All articles

Creating Widgets

TL;DR

Add a variety of widget types to dashboards, including tables, indicators, donuts, charts, graphs, and pivot charts, to visualize data effectively. You can also use special-purpose widgets such as calendars, search, files, task management, approvals, and activity streams. Chart widgets offer additional visualization options, allowing you to present data as donuts, columns, or indicators. Follow the steps to create widgets manually, or use the AI Widget Generator for a simpler creation process.

Table 7. Availability - Legacy plans


Availability: Legacy Professional, Legacy Business, Legacy Enterprise.; Unavailability: Legacy Free.;

Table 8. Availability


Availability: Team, Business, Pinnacle, Apex. ; Unavailability: Free;

Overview

All users on paid accounts except for Collaborators and Contributors have the ability to create widgets on dashboards.

Widget Customization: Dashboards empower you with tools to customize and refine your widgets. You can create tailored tables and charts, supported by a variety of table types, including pivot tables for in-depth analysis.

Diverse Widget Options: Customize your dashboard with a selection of widget types to meet your specific needs. Options include tables, indicators, donuts, column charts, stacked column charts, percentage stacked column charts, bar charts, stacked bar charts, percentage stacked bar charts, line graphs, tree maps, area charts, stacked areas, and percentage stacked areas.

Tip

Leverage the diverse widget types to visualize your data effectively, enhancing your analytical capabilities and decision-making process.

Creating_widgets_sheet_1.png

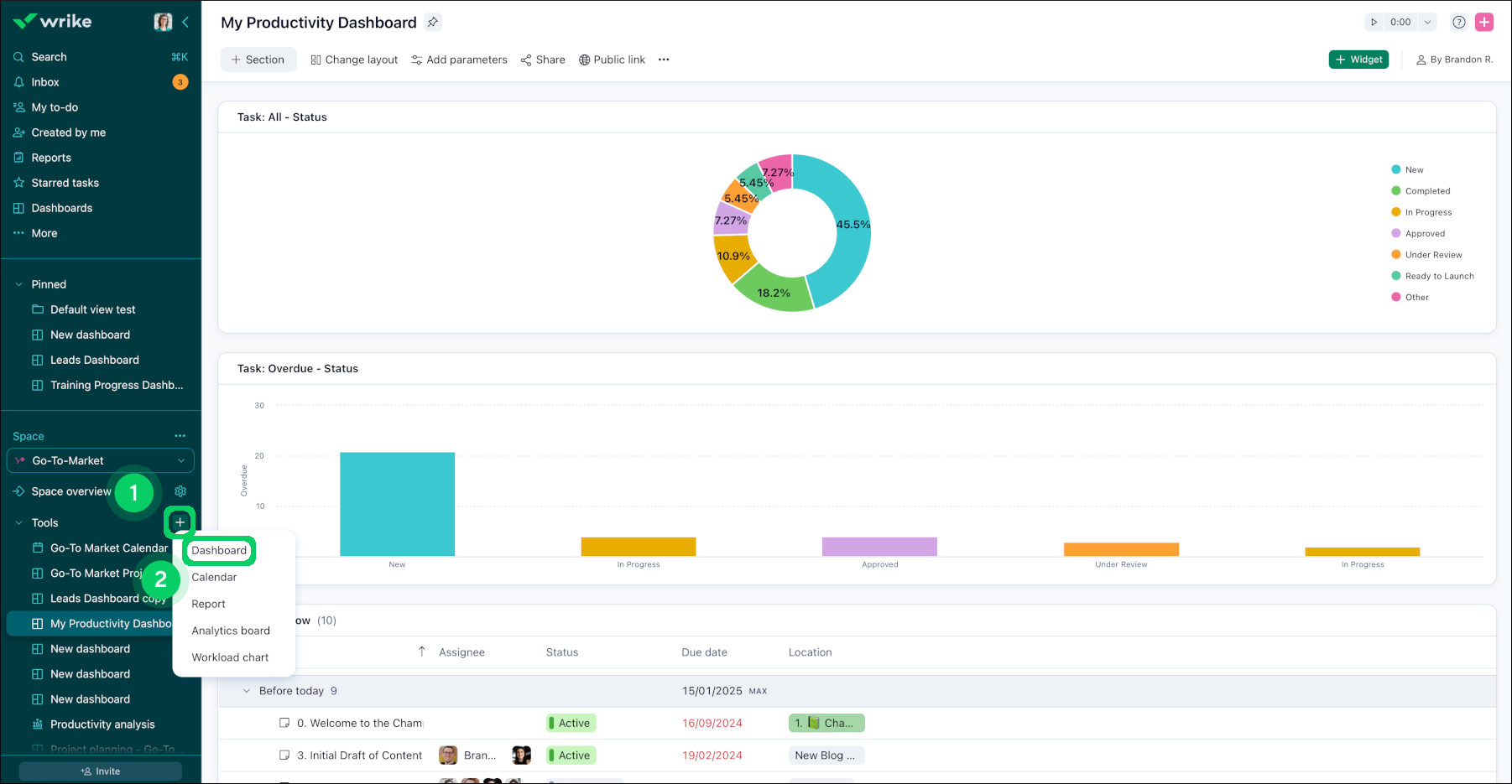
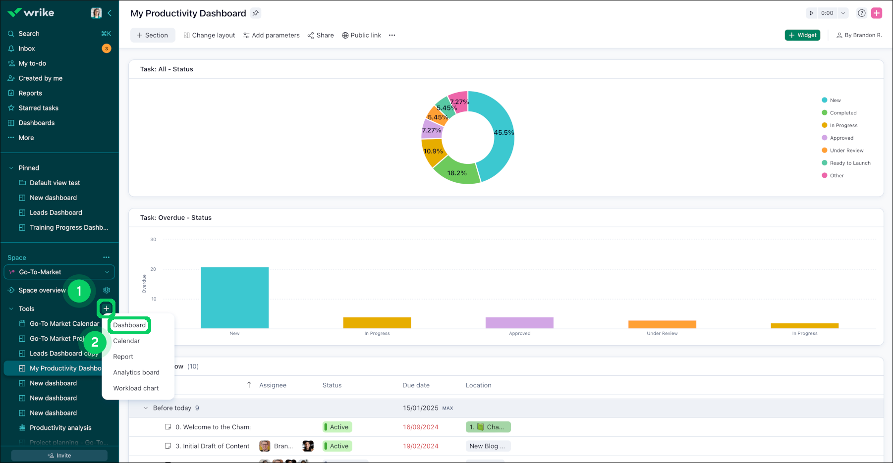
Creating widgets using tools in space

To generate your desired widget, follow these steps:

  1. Navigate to the relevant space.

  2. Locate the + button 1 adjacent to the tools in the sidebar and click on it.

  3. From the menu that appears, select Dashboard 2 .

  4. Upon selecting Dashboard, a window will appear, allowing you to create your initial widget.

  5. In the data source section, click on the + button to add data sources. Remember, you can include multiple data sources to enhance your dashboard.

  6. Choose the preferred widget and click on it to complete the process 3.

plus_sign.png
custom_widget_types.png

“+” Add Widget Button for Effortless Widget Creation

The "Add widget" button at each division line allows you to view your dashboard in the way that suits you best.. Now, you can effortlessly place widgets exactly where you want them.

To create a widget using + Add widget button:

  1. Locate the division lines on the dashboard interface.

  2. Identify the desired location for adding a widget.

  3. Look for the newly introduced feature, denoted by a + Add widget button, positioned at each division line.

  4. Click on the + Add widget button corresponding to the desired location.

  5. A widget creation prompt will appear, enabling you to specify the type and content of the widget.

  6. Customise the widget according to your preferences.

  7. Confirm the creation of the widget.

  8. The newly created widget will be placed directly at the specified location, eliminating the need for subsequent rearrangement.

Adding_widget___sheet_1.png
Adding_widget___sheet_2.png

Creating Custom Dashboard Widgets

Custom widgets can help when you wish to display complex information in a way that’s easy to understand and stays up-to-date. Please note that only items shared with you will show up in widgets.

Create a Custom Dashboard Widget

  1. Navigate to the dashboard where you want to add a widget.

  2. Click + Widget 1 in the top-right corner.

    __widget.png
  3. In the pop-up window that opens, choose either + Custom Widget 2 at the top-right or select either Table or Chart directly 3 .

    Screenshot_2025-10-01_at_7_51_19_PM.png

    Note

    Once the widget type is selected, it cannot be changed later.

  4. In the window that appears:

    • Enter the widget title 4 .

    • Select the type of chart as per your needs 5.

    • Select the data source 6 .

    • Choose the type of work item which you want to be shown from the dropdown menu under the Reporting on option 7 .

      Note

      You can only display project and task data in widgets.

    • Click on the + Metric 8 button to choose the type of metrics.

      Note

      You can add a maximum of 10 metrics to a single widget.

    • Choose the break by and the group by option as per your needs 9.

    • Click on the Filters section 10 and apply the necessary filters. The preview window in the middle shows which tasks will appear on the widget based on current filters.

      pop_up.png
  5. Click on the Create widget 11 button once you are satisfied with the settings.

AI Widget Generator

AI Widget Generator helps you create dashboard widgets in Wrike by simply typing a prompt that describes what you need, and generating it in just a few clicks.

Important

This feature is available to all Business and Enterprise accounts with Generative AI enabled.

To create a widget using AI:

  1. Navigate to the Dashboards tab 1 in the sidebar.

    Note

    If you can't see this option in the sidebar, click on the More button 2 in the sidebar and select Dashboards from the list.

    Select the dashboard created under the Tools section 3 in a specified space.

  2. Click the + Widget button 4.

    AI_highlights_1.png
  3. Type in the prompt or add the text to describe the widget you want to create in the AI widget generator tab 5.

    ex: Show me tasks by assignee. Project by status due this month.

  4. Click Create widget 6.

    AI_Widget_2.png
  5. The AI generator builds your widget 7, applying the best matching chart type, metrics, and filters.

  6. Click Add to dashboard 8 to add the widget directly or you can still manually Edit widget 9 if you want to make changes.

    AI_Widget_3.png

    Tip

    If you’re not satisfied with the widget generated by AI, you can click Try again 10 button to regenerate it.

Note

AI Widget Generator supports most chart types (bar, line, pie, etc.), treemap, pivot tables, standard Wrike metrics, and multiple filters. Custom field filters are not supported.

Available widgets for Dashboards

  • Custom widget: Create your own widget from scratch.

  • My tasks: All active tasks that are assigned to me.

  • My tasks this week: List of tasks assigned to you and scheduled for today/this week, excluding overdue tasks.

  • My overdue tasks: Active tasks that are overdue and assigned to me.

  • Overdue tasks I created: Tasks that I created that are overdue and assigned to others.

  • Followed tasks: All tasks that I’m currently following manually.

  • My backlog: All active tasks that are assigned to me without a due date.

  • Starred tasks: All tasks that I have starred.

  • My pending file reviews: Files that are waiting for my approval.

  • My overdue file reviews: Files with overdue approval dates that are waiting for my approval.

  • My pending task approvals: Tasks that are waiting for my approval.

  • My overdue task approvals: Tasks with overdue approval dates that are waiting for my approval.

  • Activity stream: Instant updates from the stream tab showing the changes and comments on all tasks, folders, and projects that you follow. The scope is limited by the data source added when creating the widget.

  • Calendar: Scheduled work from a single source on a calendar.

  • Files: Files from selected projects and folders.

  • Search: List of tasks based on a search query.

  • Text: Added notes or a link to internal Wrike items. You can learn more about text widgets in our article, Adding Text Widgets to a Dashboard.

  • Burndown by completed tasks: A progress chart that shows the number of remaining tasks on a daily basis.

  • Interrupted workflows: The number of times work statuses reverted to previous statuses.

  • Average status times: The average time work spent in specific statuses by assignee.

  • Total time active: The total duration of active project phases for each project.

FAQ

What should I check if a widget is not populating the data as expected?

Please check if the selected location is correct. When a widget is created from certain templates (e.g., Activity Stream), it's not possible to edit the location. In such cases, please try recreating the widget with the required folder/project/space selected as the data source.

How are the colors of the widget bars and sections defined?

The colors are taken from custom field settings and workflow settings. For other fields and metrics, the color is set by the system automatically and can not be changed.

What's next?

Top