All articles

Creating a Dashboard

Table 3. Availability - Legacy plans


Availability: Legacy Professional, Legacy Business, Legacy Enterprise.; Unavailability: Legacy Free.;

Table 4. Availability


Availability: Team, Business, Enterprise, Pinnacle. ; Unavailability: Free;

Overview

Users with Space Admin rights in paid accounts (except for Collaborators, Contributors and Viewers) can create new dashboards in the spaces they manage.

Users have the ability to create new dashboards within specific spaces, tailoring them as powerful, customizable tools for organizing and displaying essential data, metrics, or information relevant to particular tasks, projects, or teams.

Dashboard Customization: Users can personalize these dashboards to suit their unique needs, integrating a variety of widgets, charts, graphs, and other visualization tools. This customization facilitates improved data analysis and aids in the decision-making process within your workspace.

Tip

When designing your dashboard, consider which types of visual aids (like charts or graphs) will best represent your data and assist in your strategic planning.

Create a Dashboard Using Space Tools

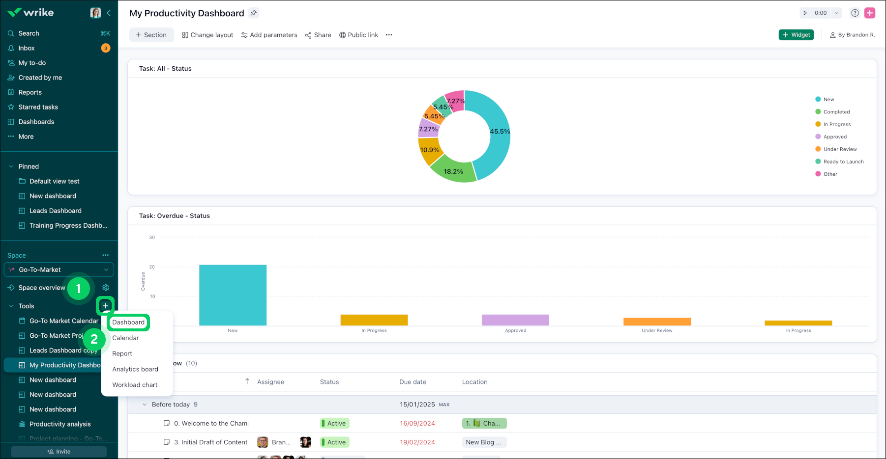
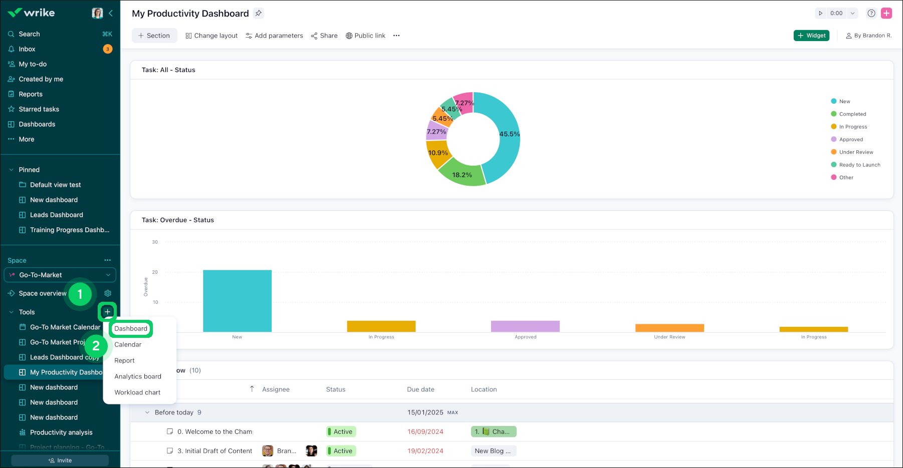
You can create Dashboards as tools in spaces. To create a new dashboard:

  1. Open the space in which you would like to create a new dashboard.

  2. Click the + 1 button next to Tools in the sidebar.

  3. Select Dashboard 2 from the list.

  4. A window opens in which you can select the type of widget you want to create 3 .

  5. Click on the type of widget you want.

  6. Your new widget is added to a newly created dashboard.

plus_sign.png
widget.png

The accessibility of the newly created Dashboard depends on the type of the space where it was created:

Public space: Any user can access the dashboard via its link or tools of the space.

Private space: Only space members get access as soon as the dashboard is created and its level is inherited from their permissions in the space. If you want to share the dashboard with users outside the space, you can still do this by giving access to the needed users by the following steps here.

Locked space: Only space members get access to the dashboard (its level is inherited from their permissions in the space). You can’t share Dashboards from locked spaces with users outside the space.

You can’t give a user a lower access role for the Dashboard than they have in the space, but you can give them higher permissions if needed.

Important

Collaborators, Contributors and Viewers can not access Dashboards due to their license restrictions regardless of the space type and their membership in it.

You can also share your Dashboard externally or with Collaborators, Contributors and Viewers via Public links.

Create a Dashboard using Templates

You can create dashboards using templates, simplifying the setup of common analytical workflows. Here's how you can make the most of dashboard templates:

  1. Open the space or tool folder in which you would like to create a new dashboard.

  2. Click the + 1 button next to Tools in the sidebar.

  3. Select Dashboard 2 from the list.

    plus_dashboard.png
  4. Select the Templates 3 section.

  5. Click on the type of template as per your requirement 4.

    templates.png
  6. Your dashboard has been created.

Top