Todos los artículos

Crear widgets

TL;DR

Añade distintos tipos de widgets a los dashboards, incluidas tablas, indicadores, donuts, gráficos y gráficos dinámicos, para visualizar los datos de forma eficaz. También puedes usar widgets de propósito especial como calendarios, búsqueda, archivos, gestión de tareas, aprobaciones y flujos de actividad. Los widgets de gráficos ofrecen opciones de visualización adicionales, permitiéndote presentar los datos como donuts, columnas o indicadores. Sigue los pasos para crear widgets manualmente o usa el Generador de widgets con IA para simplificar el proceso.

Tabla 7. Disponibilidad: planes heredados


Disponibilidad: Professional heredado, Business heredado, Enterprise heredado. No disponibilidad: Free heredado.

Tabla 8. Disponibilidad


Availability: Team, Business, Pinnacle, Apex. No disponibilidad: Free.

Descripción general

Todos los usuarios en cuentas pagadas excepto para Colaboradores y Contribuyentes tienen la capacidad de crear widgets en los paneles de control.

Personalización de widgets: los paneles de control te proporcionan herramientas para personalizar y refinar tus widgets. Puedes crear tablas y gráficos personalizados gracias a los distintos tipos de tabla disponibles, incluidas las tablas dinámicas para análisis exhaustivos.

Diversidad de opciones de widgets: personaliza tu panel de control con una selección de tipos de widgets para satisfacer tus necesidades específicas. Entre estas opciones se incluyen tablas, indicadores, gráficos de anillos, gráficos de columnas, gráficos de columnas apiladas, gráficos de columnas apiladas para porcentajes, gráficos de barras, gráficos de barras apiladas, gráficos de barras apiladas para porcentajes, gráficos de líneas, mapas de árbol, gráficos de área, gráficos de áreas apiladas y gráficos de áreas apiladas para porcentajes.

Consejo

Utiliza los distintos tipos de widgets para visualizar tus datos de forma efectiva y mejora así tus capacidades de análisis y el proceso de toma de decisiones.

Creating_widgets_sheet_1.png

Crear widgets con las herramientas del espacio

Para generar el widget que quieres, sigue estos pasos:

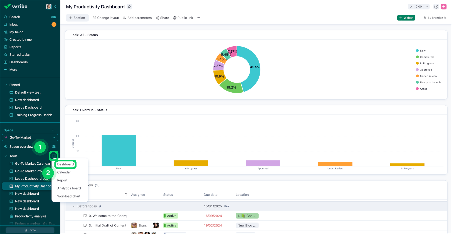
  1. Accede al espacio correspondiente.

  2. Busca el botón + 1 situado junto a la sección de herramientas en la barra lateral y haz clic en él.

  3. En el menú que aparece, selecciona Panel de control 2 .

  4. Una vez que selecciones Panel de control, se abrirá una ventana donde puedes crear tu primer widget.

  5. En la sección de la fuente de datos, haz clic en el botón + para añadir fuentes de datos. Recuerda que puedes incluir varias fuentes de datos para mejorar tu panel de control.

  6. Elige el widget preferido y haz clic en él para completar el proceso 3.

plus_sign.png
custom_widget_types.png

Botón "+ Añadir widget" para crear widgets sin ningún esfuerzo

El botón "Añadir widget" situado en cada línea divisoria te permite ver el panel de control de la forma que más te convenga. Ahora, puedes colocar widgets donde quieras sin ningún esfuerzo.

Para crear un widget con el botón "+ Añadir widget":

  1. Localiza las líneas divisorias en la interfaz del panel de control.

  2. Identifica la ubicación donde quieres añadir un widget.

  3. Busca la nueva función, identificada con el botón + Añadir widget, que se encuentra en cada línea divisoria.

  4. Haz clic en el botón + Añadir widget correspondiente a la ubicación deseada.

  5. Se abrirá un mensaje sobre la creación del widget, donde puedes especificar el tipo y el contenido.

  6. Personaliza el widget a tu gusto.

  7. Confirma la creación del widget.

  8. El widget recién creado se colocará directamente en la ubicación especificada, para que no sea necesario reorganizarlo después.

Adding_widget___sheet_1.png
Adding_widget___sheet_2.png

Creación de widgets personalizados para los paneles de control

Los widgets personalizados pueden ayudar cuando deseas mostrar información compleja de una manera fácil de entender y mantenerla actualizada. Ten en cuenta que solo aparecerán en los widgets los elementos que se hayan compartido contigo.

Crear un widget personalizado de dashboard

  1. Accede al panel de control en el que quieres agregar un widget.

  2. Haz clic en + Widget 1 en la esquina superior derecha.

    __widget.png
  3. En la ventana emergente que se abre, elige + Custom Widget 2 en la esquina superior derecha o selecciona directamente Table o Chart 3.

    Screenshot_2025-10-01_at_7_51_19_PM.png

    Nota

    Una vez que selecciones el tipo de widget, no podrás cambiarlo más tarde.

  4. En la ventana que se abre:

    • Introduce el título del widget 4 .

    • Selecciona el tipo de gráfico según tus necesidades 5.

    • Selecciona la fuente de datos 6 .

    • Elige el tipo de elemento de trabajo que quieres mostrar desde el menú desplegable bajo la opción Informar sobre 7.

      Nota

      Solo puedes mostrar datos de proyectos y tareas en los widgets.

    • Haz clic en el botón + Métrica 8 para elegir el tipo de métricas.

      Nota

      Puede añadir un máximo de 10 métricas a un único widget.

    • Selecciona las opciones de desglosar por y agrupar por según lo necesites 9.

    • Haz clic en la sección Filtros 10 y aplica los filtros necesarios. La ventana de vista previa en el medio muestra qué tareas aparecerán en el widget en función de los filtros actuales.

      pop_up.png
  5. Haz clic en el botón Crear widget 11 una vez estés satisfecho con la configuración.

Generador de widgets con IA

El Generador de widgets con IA te ayuda a crear widgets de dashboard en Wrike simplemente escribiendo un prompt que describa lo que necesitas y generándolo en solo unos clics.

Importante

Esta función está disponible para todas las cuentas Business y Enterprise con Generative AI activada.

Para crear un widget usando IA:

  1. Ve a la pestaña Dashboard 1 en la barra lateral.

    Nota

    Si no ves esta opción en la barra lateral, haz clic en el botón Más 2 en la barra lateral y selecciona Dashboard de la lista.

    Selecciona el dashboard creado en la sección Tools 3 dentro de un espacio específico.

  2. Haz clic en el botón + Widget 4.

    AI_highlights_1.png
  3. Escribe el prompt o agrega el texto que describa el widget que quieres crear en la pestaña del generador de widgets con IA 5.

    ej.: Muéstrame las tareas por responsable. Proyecto por estado con vencimiento este mes.

  4. Haz clic en Create widget 6.

    AI_Widget_2.png
  5. El generador con IA crea tu widget 7, aplicando el tipo de gráfico, métricas y filtros que mejor se ajusten.

  6. Haz clic en Add to dashboard 8 para añadir el widget directamente o todavía puedes Edit widget 9 manualmente si quieres hacer cambios.

    AI_Widget_3.png

    Consejo

    Si no estás satisfecho con el widget generado por la IA, puedes hacer clic en el botón Try again 10 para generarlo de nuevo.

Nota

El Generador de widgets con IA es compatible con la mayoría de los tipos de gráficos (barra, línea, pastel, etc.), treemap, tablas dinámicas, métricas estándar de Wrike y múltiples filtros. Los filtros de campos personalizados no son compatibles.

Widgets disponibles para los paneles de control

  • Widget personalizado: Crea tu propio widget desde cero.

  • Mis tareas: Todas las tareas activas que me tienes asignadas.

  • Mis tareas esta semana: Lista de tareas que me tienes asignadas y que están programadas para hoy o esta semana, excluyendo las tareas atrasadas.

  • Mis tareas atrasadas: Las tareas activas que están atrasadas y que tengo asignadas.

  • Tareas atrasadas que he creado: Las tareas que he creado yo, que están atrasadas y se han asignado a otros usuarios.

  • Tareas seguidas: Todas las tareas que estoy siguiendo manualmente.

  • Mi lista de pendientes: Todas las tareas activas que me tienes asignadas y que no tienen fecha de vencimiento.

  • Tareas destacadas: Todas las tareas que he marcado como favoritas.

  • Mis revisiones de archivos pendientes: los archivos que están pendientes de mi aprobación.

  • Mis revisiones de archivos atrasadas: los archivos con fechas de aprobación atrasadas y que están pendientes de mi aprobación.

  • Mis tareas pendientes de aprobación: las tareas que están pendientes de mi aprobación.

  • Mis tareas atrasadas por aprobar: las tareas con fechas de aprobación vencidas que están pendientes de mi aprobación.

  • Flujo de actividad: Actualizaciones instantáneas desde la pestaña de flujo que muestran los cambios y comentarios en todas las tareas, carpetas y proyectos que sigues. El ámbito está limitado por la fuente de datos agregada al crear el widget.

  • Calendario: el trabajo programado de una sola fuente en un calendario.

  • Archivos: archivos de los proyectos y las carpetas seleccionados.

  • Búsqueda: lista de tareas basadas en una consulta de búsqueda.

  • Texto: notas añadidas o un enlace a elementos internos de Wrike. Puedes obtener más información sobre los widgets de texto en nuestro artículo, Agregar widgets de texto a un dashboard.

  • Gráfico de tareas completadas: Un diagrama de progreso que muestra el número de tareas restantes diariamente.

  • Flujos de trabajo interrumpidos: Número de veces que el trabajo volvió a estados anteriores.

  • Tiempos promedio de estado: El tiempo promedio que el trabajo pasó en estados específicos por asignado.

  • Tiempo total activo: Duración total de las fases activas de cada proyecto.

FAQ

¿Qué debo comprobar si un widget no rellena los datos como se espera?

Comprueba si la ubicación seleccionada es correcta. Cuando se crea un widget a partir de ciertas plantillas (por ejemplo, de flujo de actividad), no es posible editar la ubicación. En esos casos, intenta volver a crear el widget con la carpeta, el proyecto o el espacio requeridos seleccionándolos como fuente de datos.

¿Cómo se definen los colores de las barras y secciones de los widgets?

Los colores se toman de la configuración de campo personalizado y la configuración de flujo de trabajo. Para otros campos y métricas, el color se asigna automáticamente por el sistema y no se puede cambiar.

¿Qué viene ahora?

Superior