All articles

Available Filters in Dashboards

Table 14. Availability - Legacy plans


Availability: Legacy Professional, Legacy Business, Legacy Enterprise.; Unavailability: Legacy Free.;

Table 15. Availability


Availability: Team, Business, Enterprise, Pinnacle. ; Unavailability: Free;

Overview

All users except for Collaborators and Contributors on paid accounts can filter tasks in dashboard widgets.

In Edit mode, you’ll see filters and settings that match your widget type. When you edit a table widget, you’ll only see options for tables, so it’s easy to refine your data. To adjust chart widgets, just create or edit a chart widget - there, you’ll find settings for charts. This way, you always have the right filters to customize your dashboard for each widget.

Classic Filters

Apply filters from widget editor

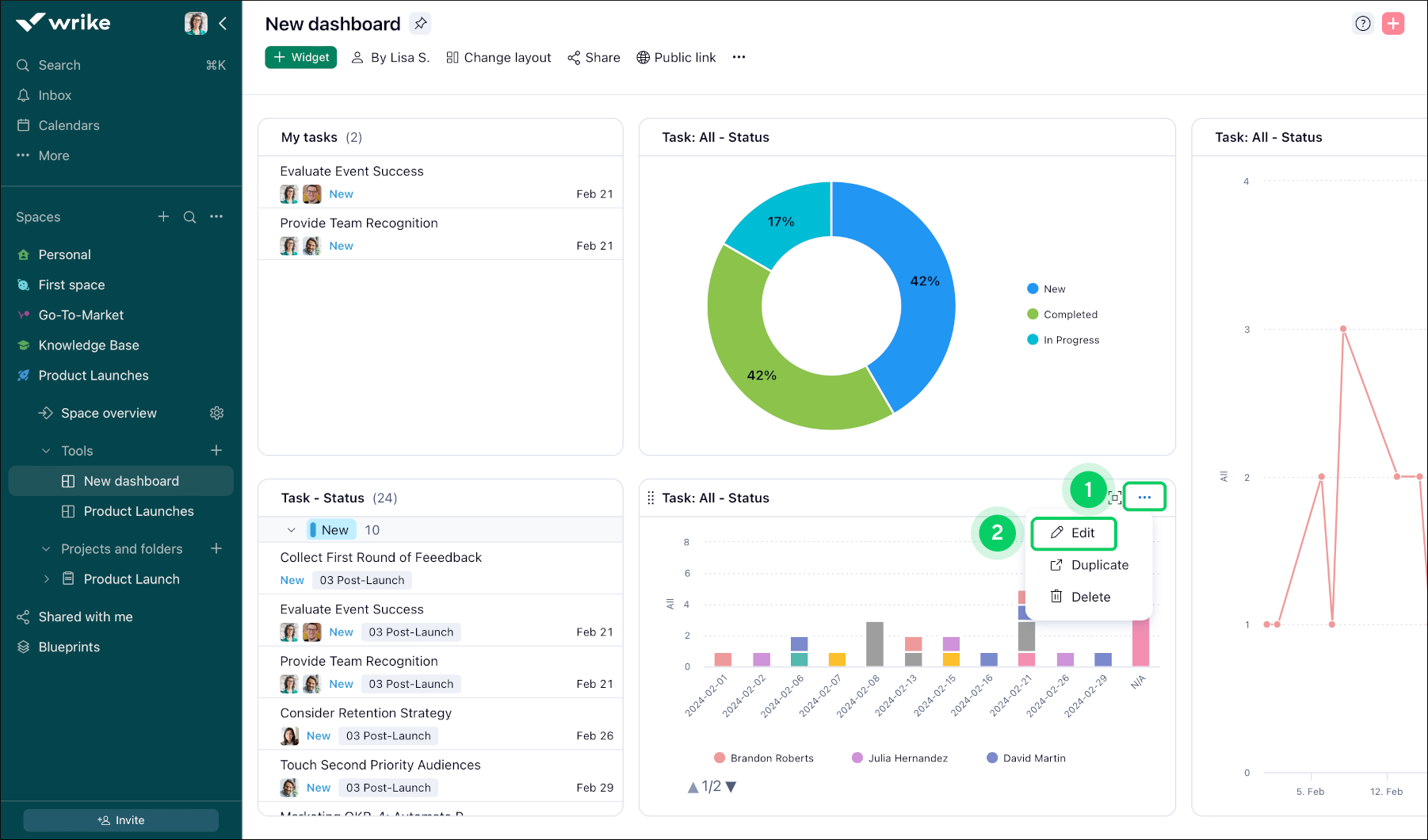
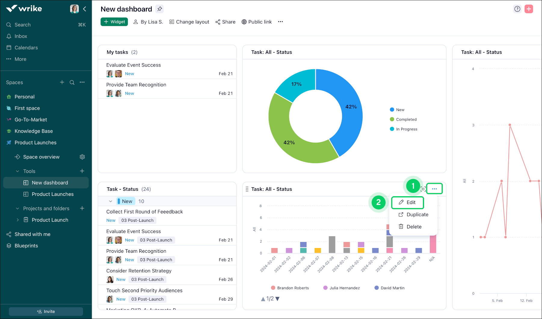
To utilize these filters, follow these steps:

  1. Click on the three-dot menu 1 in the widget’s title.

  2. Click on the Edit button 2 of the widget to access the edit mode.

  3. In the window that appears, locate the section or menu labeled Filters 3 in the upper right corner.

  4. Within the Filters section, you'll find a list of available filters displayed as checkboxes and dropdown menus.

  5. Check or select the filters you want to apply to your widget view. You can select multiple filters simultaneously if needed.

  6. After selecting the desired filters, Save changes 4 your changes to update the widget's display based on the chosen criteria.

  7. After filtering, the widget adjusts to show only items that meet chosen criteria, providing users with a personalised and focused view.

    Available_Filters__sheet_1_.png
    Available_Filters__sheet_2_.png

Note

Filter panel only shows options that are present in the selected data source of the widget. If you are missing a particular Status/Item type/etc value, please select Show all option in the corresponding menu:

NewDashboard_ShowAll.png
  • Status: Filter items based on their current status (e.g., New, In-progress, Completed).

  • Assignee: Filter items based on the person assigned to them.

    Note

    If an item has several assignees and a grouping by assignees is enabled, grouping headers will be shown for all assignees as they are not affected by filtering.

  • Status Group: Group items based on their status categories (e.g., Active, Completed, Deferred, Canceled).

  • Due Date: Filter items based on their due date.

  • Completed Date: Filter items based on their completion date.

  • Workflow: Filter items based on their current workflow stage.

  • Importance: Filter items based on their priority or importance level.

  • Author: Filter items based on the person who created them.

  • Created Date: Filter items based on their creation date.

  • Start Date: Filter items based on their start date.

  • To Do Date: Filter items based on their dates (show tasks whose start date, duration, or due date falls within the selected period).

  • Date: Filter time entries or effort time by their dates. The option is only available for widgets showing metrics.

  • Item type: Filter items based on their type (e.g., Task).

  • Task type: Filter tasks based on their specific type or category (e.g. Planned, Milestone, Backlogged).

  • Billing type: Filter items based on their billing category or method.

  • Custom field: Filter items based on any custom fields or attributes that have been defined for them.

    Note

    • If the custom field is applicable only for projects, it will only be visible in Metrics/Filters for the project-based widgets.

    • If an item has several custom field values (e.g. Multi-select custom field) and a grouping by the field is enabled, grouping headers will be shown for all custom field values as they are not affected by filtering.

    • Only custom fields added to at least one of the widget data sources will appear in the filters list.

New Filters

How to Try New Filters

  1. Click the three-dot menu 1 in your widget’s title.

    How_to_Try_New_Filters_1.png
  2. Select Edit 2 from the dropdown.

  3. In the toolbar, click the Try new filters 3 button.

    How_to_Try_New_Filters_2.png
  4. In the pop-up window, click Try new filters 4 to enable the new filter options.

    1. You can also choose Classic filters 5 if you want to keep the original filtering experience.

    2. To skip this message in the future, check Don’t show this message again 6.

  5. Click Add filters 7 to start choosing your filters.

    How_to_Try_New_Filters_3.png
  6. Select from the new filtering options 8:

    1. Name: Filter items by their name.

    2. Custom date ranges: Set specific start and end dates.

    3. Relative dates: Filter by periods like last 7 days or next month.

    4. Is not: Exclude items that match certain criteria.

    5. Explore more filter options as needed.

      Tip

      You can combine multiple filters to get even more precise results.

Available Filters

You can use a variety of new filters to find exactly what you need in your workspace. Here’s how you can make the most of these options:

  • Advanced Relative Date Filters

    Filter tasks by specific time frames, like the last or next number of days, weeks, months, or years. Choose from:

    • This/Last/Next Day: Filter by today, yesterday, or tomorrow.

    • This/Last/Next Week: See tasks from this week, last week, or next week.

    • This/Last/Next Month: Focus on tasks from the current, previous, or upcoming month.

    • This/Last/Next Year: Filter by the current, previous, or next year.

      Tip

      When you select a relative date range, Wrike shows the actual calendar dates included. For example, Last Year means the entire previous calendar year, not just the last 365 days.

      Advanced_Relative_Date_Filters.gif
  • Negative Filtering

    • Exclude tasks you don’t want to see by using the IS NOT filter.

      Negative_Filtering.gif
  • Filter by Name

    • Quickly find tasks by typing part of their name. You can use prefixes or suffixes to narrow your search.

      Filter_by_Name.gif
  • Enhanced Status Filters

    • Filter by a specific status, select a group of statuses such as Active or Completed, or search for a status by name. This allows you to focus on the workflow stage that matters most to you.

      Enhanced_Status_Filters.gif
  • Calculated Custom Fields Filtering

    • Filter tasks using calculated custom fields to get more detailed insights.

      Custom_Fields_Filtering.gif
  • Multiple Filters on a Single Field

    • Add several filters to the same field. For example, filter by multiple assignees at once.

      Multiple_Filters_on_a_Single_Field.gif
  • Parent Filters

    • Filter tasks based on the properties of their parent tasks.

      Parent_Filters.gif
  • AND/OR Logic

    • Combine filters using AND (to match all conditions) or OR (to match any). You can also group filters to organize complex searches.

      AND_OR_Logic.gif
  • Files Filter

    • Find tasks that either have files attached or no files attached.

      Files_Filter.gif

      Note

      New filters are only available in Table and Chart widgets.

Filtering Tasks in Table Widgets

When editing a widget in Table view, you can filter tasks by a range of attributes, making it easy to focus on the tasks that matter most to you and your team.

Filter Attributes

In Table view, you can filter tasks by:

  • Name

  • Assignee

    Note

    Use the Assignee filter to find tasks assigned to specific users. This filter replaces the previous separate filter for task assignees. To narrow your results further, combine this with the Item type filter.

  • Status

  • Start date

  • Due date

  • Parent

  • Task data type

  • Importance

  • Billing type

  • Effort

  • Created date

  • Completed date

  • Last modified date

  • To do date

    Note

    The To do date filter (formerly called Tasks to do) includes an overdue option, so you can quickly spot tasks that have missed their deadline.

  • Item type

  • Files

  • Author

  • Progress

  • Project risk

  • Approval

  • Custom fields

    Note

    Only custom fields added to at least one of the widget data sources will appear in the filters list.

Note

The Progress, Health, and Custom fields filters are available on Business and higher accounts only.

Filter Predicates

Each filter supports different predicates, letting you fine-tune your results. You can also use negative filtering (like is not or does not contain) to exclude tasks and keep your view focused.

Tip

Use the table below to check which predicates are available for each filter.

Filter

Available Predicates

Name

is, is not, contains, does not contain, starts with, ends with

Assignee

is any of, is all of, is exactly, is not, is empty, is not empty

Status

is, is not

Start date

is, is before, is after, is on or before, is on or after, is empty, is not empty

Due date

is, is before, is after, is on or before, is on or after, is empty, is not empty

Parent

Direct parent, Any parent

Task data type

is, is not

Importance

is, is not

Billing type

billable, not billable

Effort

empty, not empty

Created date

is, is before, is after, is on or before, is on or after

Completed date

is, is before, is after, is on or before, is on or after, is empty, is not empty

Last modified date

is, is before, is after, is on or before, is on or after

To do date

is, is before, is after, is on or before, is on or after, is empty, is not empty

Item type

is, is not

Files

empty, not empty

Author

is, is not

Progress

equals, does not equal, is greater than, is less than, is greater or equal to, is less or equal to, is between, is empty, is not empty

Project risk

is, is not, empty, not empty

Approval

is, is not

Filtering Tasks in Chart Widgets

You can customize your chart widget using filters that are specific to charts. For example, filter your chart by assignee, item type, status, or user custom fields to focus on the data you care about most. Select the filters you need when editing your chart widget, and your chart will update automatically to reflect your choices.

Note

Not all filters for charts are currently supported in the new filters. We’re working on closing this gap, and you’ll see more information about filter availability directly in the product soon.

Filtering_Tasks_in_Chart_Widgets.gif

Tip

Use multiple filters together to get a more detailed view of your team’s work or project progress.

Fields and Metrics in Widget editor

Fields_and_Metric.png

Distinguishing Between Fields Options and Metrics/Breakdowns Functionalities

Fields Options: This feature is designed to enhance data presentation within a table format. By enabling you to add or customize columns, Fields options allow for personalized table views, improving data organization and analysis within tables.

Note

  • Only custom fields that are added to the space/folder/project selected as a data source will be available in the immediate list under the Fields option. To find other fields, you can use searching functionality. However, only custom fields belonging to the entire account or the space the widget is created for can be found and added as columns.

  • If the Overdue option is selected, it will override the date range filter for Due dates.

Metrics and Breakdowns: These functionalities extend beyond mere tabular data presentation. They empower users to:

  • Visualize complex data sets using charts and pivot tables for a more dynamic and intuitive display.

  • Identify trends, patterns, and relationships within data, aiding in comprehensive analysis.

  • Create widgets that integrate multiple data sources, offering enhanced versatility in the analytics workflow.

  • Categorize and analyze data with greater specificity, allowing for more detailed and granular insights.

  • While Fields options focus on customizing table views, Metrics and Breakdowns provide a wider array of tools for advanced visualization and deeper data analysis, supporting more informed decision-making.

Tip

Leverage Metrics and Breakdowns to transform complex data into visually compelling and easily interpretable insights, facilitating better strategic planning and decision-making.

Top