Todos los artículos

Filtros disponibles en los dashboards

Tabla 14. Disponibilidad: planes heredados


Disponibilidad: Professional heredado, Business heredado, Enterprise heredado. No disponibilidad: Free heredado.

Tabla 15. Disponibilidad


Disponibilidad: Team, Business, Pinnacle, Ápice. No disponibilidad: Free.

Descripción general

Todos los usuarios excepto los colaboradores y contribuyentes en cuentas de pago pueden filtrar tareas en los widgets de los paneles de control.

En el modo de edición, verás filtros y ajustes que coinciden con el tipo de widget. Al editar un widget de tabla, solo verás opciones para tablas, así que es fácil depurar tus datos. Para ajustar widgets de gráfico, simplemente crea o edita un widget de gráfico; allí encontrarás los ajustes para gráficos. De esta manera, siempre tendrás los filtros adecuados para personalizar tu dashboard para cada widget.

Filtros clásicos

Aplicar filtros desde el editor de widgets

Para utilizar estos filtros, aplica los pasos siguientes:

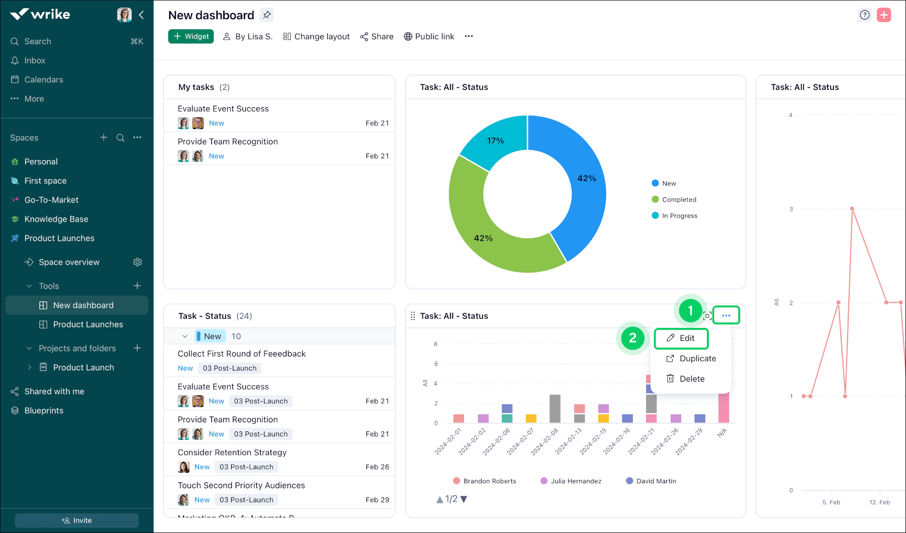
  1. Haz clic en el menú de los tres puntos 1 que está la barra de nombre del widget.

  2. Haz clic en el botón Editar 2 del widget para acceder al modo de edición.

  3. En el menú que aparece, busca la sección o el menú con la etiqueta Filtros 3 en la esquina superior derecha.

  4. En la sección Filtros, encontrarás una lista de los filtros disponibles con casillas de verificación y menús desplegables.

  5. Marca o selecciona los filtros que quieras aplicar a la vista de tu widget. Puedes seleccionar varios filtros al mismo tiempo si es necesario.

  6. Después de seleccionar los filtros correspondientes, haz clic en Guardar cambios 4 para actualizar la visualización del widget según los criterios seleccionados.

  7. Después de filtrar, el widget se actualiza para mostrar solo los elementos que cumplen los criterios elegidos, lo que permite ofrecer a los usuarios una vista personalizada y enfocada.

    Available_Filters__sheet_1_.png
    Available_Filters__sheet_2_.png

Nota

En el panel de filtros solo se muestran las opciones existentes en la fuente de datos seleccionada para el widget. Si te falta un valor concreto de estado, tipo de elemento, etc., selecciona la opción Mostrar todo en el menú correspondiente:

NewDashboard_ShowAll.png
  • Estado: filtra los elementos según su estado actual (p. ej., "Nuevo", "En curso" o "Completado").

  • Asignado: filtra los elementos según la persona a la que se han asignado.

    Nota

    Si un elemento tiene varios asignados y está activada la agrupación por asignados, los encabezados de agrupación se mostrarán para todos los asignados, ya que no se ven afectados por el filtro.

  • Grupo de estados: agrupa los elementos en función de las categorías de estados (p. ej., "Activo", "Completado", "Aplazado" o "Cancelado").

  • Fecha de vencimiento: filtra los elementos por su fecha de vencimiento.

  • Fecha de finalización: filtra los elementos por su fecha de finalización.

  • Flujo de trabajo: filtra los elementos según su fase actual en el flujo de trabajo.

  • Importancia: filtra los elementos en función de su prioridad e importancia.

  • Autor: filtra los elementos por la persona que los creó.

  • Fecha de creación: filtra los elementos por su fecha de creación.

  • Fecha de inicio: filtra los elementos por su fecha de inicio.

  • Fecha de tareas pendientes: filtra los elementos por sus fechas (mostrar las tareas cuya fecha de inicio, duración o fecha de vencimiento está dentro del período seleccionado).

  • Fecha: filtra las entradas de tiempo o el tiempo de esfuerzo por sus fechas. La opción sólo está disponible en widgets que muestran métricas.

  • Tipo de elemento: filtra los elementos según su tipo (p. ej., "Tarea").

  • Tipo de tarea: filtra las tareas según su tipo o categoría específicos (p. ej., "Planificada", "Hito" o "Aplazada").

  • Tipo de facturación: filtra los elementos por su categoría o método de facturación.

  • Campo personalizado: filtra los elementos por cualquier atributo o campo personalizado que se hayan definido para ellos.

    Nota

    • Si el campo personalizado solo es aplicable a los proyectos, solo aparecerá en las métricas o los filtros de los widgets basados en proyectos.

    • Si un elemento tiene varios valores de campo personalizados (por ejemplo, campo personalizado de selección múltiple) y está activada la agrupación por el campo, se mostrarán encabezados de agrupación para todos los valores de campo personalizados, ya que no se ven afectados por el filtro.

    • Solo los campos personalizados añadidos a al menos una de las fuentes de datos del widget aparecerán en la lista de filtros.

Filtros nuevos

Cómo probar los filtros nuevos

  1. Haz clic en el menú de tres puntos 1 en el título de tu widget.

    How_to_Try_New_Filters_1.png
  2. Selecciona Editar 2 en el menú desplegable.

  3. En la barra de herramientas, haz clic en el botón Probar filtros nuevos 3.

    How_to_Try_New_Filters_2.png
  4. En la ventana emergente, haz clic en Probar filtros nuevos 4 para activar las nuevas opciones de filtro.

    1. También puedes elegir Filtros clásicos 5 si quieres mantener la experiencia de filtrado original.

    2. Para omitir este mensaje en el futuro, marca No volver a mostrar este mensaje 6.

  5. Haz clic en Añadir filtros 7 para empezar a elegir tus filtros.

    How_to_Try_New_Filters_3.png
  6. Elige entre las nuevas opciones de filtrado 8:

    1. Nombre: Filtra elementos por su nombre.

    2. Rangos de fechas personalizados: Define fechas de inicio y fin específicas.

    3. Fechas relativas: Filtra por periodos como últimos 7 días o próximo mes.

    4. No es: Excluye los elementos que cumplan ciertos criterios.

    5. Explora más opciones de filtro según lo necesites.

      Consejo

      Puedes combinar varios filtros para obtener resultados aún más precisos.

Filtros disponibles

Puedes usar una variedad de filtros nuevos para encontrar exactamente lo que necesitas en tu espacio de trabajo. Así es como puedes sacarles el máximo partido a estas opciones:

  • Filtros avanzados de fechas relativas

    Filtra tareas por periodos específicos, como los últimos o los próximos días, semanas, meses o años. Elige entre:

    • Este/Día anterior/Próximo día: Filtra por hoy, ayer o mañana.

    • Esta/Última/Próxima semana: Ve las tareas de esta semana, la semana pasada o la próxima semana.

    • Este/Último/Próximo mes: Enfócate en las tareas del mes actual, anterior o próximo.

    • Este/Último/Próximo año: Filtra por el año actual, anterior o próximo.

      Consejo

      Cuando seleccionas un rango de fechas relativo, Wrike muestra las fechas de calendario reales incluidas. Por ejemplo, Año pasado significa el año calendario completo anterior, no solo los últimos 365 días.

      Advanced_Relative_Date_Filters.gif
  • Filtrado negativo

    • Excluye las tareas que no quieras ver usando el filtro NO ES.

      Negative_Filtering.gif
  • Filtrar por nombre

    • Encuentra tareas rápidamente escribiendo parte de su nombre. Puedes usar prefijos o sufijos para acotar tu búsqueda.

      Filter_by_Name.gif
  • Filtros de estado mejorados

    • Filtra por un estado específico, selecciona un grupo de estados como Activo o Completado, o busca un estado por nombre. Esto te permite concentrarte en la etapa del flujo de trabajo que más te interese.

      Enhanced_Status_Filters.gif
  • Filtrado por campos personalizados calculados

    • Filtra tareas usando campos personalizados calculados para obtener información más detallada.

      Custom_Fields_Filtering.gif
  • Varios filtros en un mismo campo

    • Añade varios filtros al mismo campo. Por ejemplo, filtra por varios responsables a la vez.

      Multiple_Filters_on_a_Single_Field.gif
  • Filtros padre

    • Filtra tareas según las propiedades de sus tareas padre.

      Parent_Filters.gif
  • Lógica AND/OR

    • Combina filtros usando AND (para cumplir todas las condiciones) u OR (para cumplir cualquiera). También puedes agrupar filtros para organizar búsquedas complejas.

      AND_OR_Logic.gif
  • Filtro de archivos

    • Encuentra tareas que tengan archivos adjuntos o que no tengan archivos adjuntos.

      Files_Filter.gif

      Nota

      Los filtros nuevos solo están disponibles en los widgets de Tabla y Gráfico.

Filtrar tareas en widgets de tabla

Al editar un widget en vista Tabla, puedes filtrar tareas por una variedad de atributos, lo que facilita enfocarte en las tareas que más importan a ti y a tu equipo.

Atributos de filtro

En Vista de tabla, puedes filtrar tareas por:

  • Nombre

  • Cesionario

    Nota

    Usa el filtro de Responsable para encontrar tareas asignadas a usuarios específicos. Este filtro reemplaza el filtro independiente anterior para responsables de tareas. Para acotar aún más tus resultados, combínalo con el filtro Tipo de elemento.

  • Estado

  • Fecha de inicio

  • Fecha de vencimiento

  • Padre

  • Tipo de datos de tarea

  • Importancia

  • Tipo de facturación

  • Esfuerzo

  • Fecha de creación

  • Fecha de finalización

  • Fecha de última modificación

  • Fecha por hacer

    Nota

    El filtro Fecha por hacer (antes llamado Tareas por hacer) incluye una opción de Atrasado, para que puedas detectar rápidamente las tareas que han superado su fecha límite.

  • Tipo de elemento

  • Archivos

  • Autor

  • Progreso

  • Riesgo del proyecto

  • Aprobación

  • Campos personalizados

    Nota

    Solo los campos personalizados añadidos a al menos una de las fuentes de datos del widget aparecerán en la lista de filtros.

Importante

Los filtros de Progreso, Salud y Campos personalizados solo están disponibles en cuentas Business y superiores.

Predicados de filtro

Cada filtro admite predicados diferentes, lo que te permite afinar tus resultados. También puedes usar filtrado negativo (como no es o no contiene) para excluir tareas y mantener tu vista enfocada.

Consejo

Usa la tabla siguiente para comprobar qué predicados están disponibles para cada filtro.

Filtro

Predicados disponibles

Nombre

es, no es, contiene, no contiene, comienza con, termina con

Cesionario

es alguno de, son todos, es exactamente, no es, está vacío, no está vacío

Estado

es, no es

Fecha de inicio

es, es antes, es después, es en o antes, es en o después, está vacío, no está vacío

Fecha de vencimiento

es, es antes, es después, es en o antes, es en o después, está vacío, no está vacío

Padre

Padre directo, Cualquier padre

Tipo de datos de tarea

es, no es

Importancia

es, no es

Tipo de facturación

facturable, no facturable

Esfuerzo

vacío, no vacío

Fecha de creación

es, es antes, es después, es en o antes, es en o después

Fecha de finalización

es, es antes, es después, es en o antes, es en o después, está vacío, no está vacío

Fecha de última modificación

es, es antes, es después, es en o antes, es en o después

Fecha por hacer

es, es antes, es después, es en o antes, es en o después, está vacío, no está vacío

Tipo de elemento

es, no es

Archivos

vacío, no vacío

Autor

es, no es

Progreso

es igual, no es igual, es mayor que, es menor que, es mayor o igual a, es menor o igual a, está entre, está vacío, no está vacío

Riesgo del proyecto

es, no es, está vacío, no está vacío

Aprobación

es, no es

Filtrar tareas en widgets de gráfico

Puedes personalizar tu widget de gráfico usando filtros específicos para gráficos. Por ejemplo, filtra tu gráfico por responsable, tipo de elemento, estado o campos personalizados de usuario para centrarte en los datos que más te interesan. Selecciona los filtros que necesites al editar tu widget de gráfico y este se actualizará automáticamente para reflejar tus elecciones.

Nota

Actualmente, no todos los filtros para gráficos están disponibles en los filtros nuevos. Estamos trabajando para cerrar esta brecha y pronto verás más información sobre la disponibilidad de filtros directamente en el producto.

Filtering_Tasks_in_Chart_Widgets.gif

Consejo

Usa varios filtros juntos para obtener una vista más detallada del trabajo de tu equipo o del progreso del proyecto.

Campos y métricas del editor de widgets

Fields_and_Metric.png

Distinguir entre opciones de campos y funcionalidades de métricas/desgloses

Opciones de campos: esta función está diseñada para mejorar la presentación de los datos en un formato de tabla. Al ofrecerte la posibilidad de añadir o personalizar las columnas, las opciones de campos permiten personalizar las vistas de las tablas para mejorar la organización y el análisis de los datos dentro de las tablas.

Nota

  • Solo los campos personalizados que se agregan al espacio/carpeta/proyecto seleccionados como fuente de datos estarán disponibles en la lista inmediata bajo la opción de Campos. Para encontrar otros campos, puedes usar la funcionalidad de búsqueda. Sin embargo, solo los campos personalizados que pertenecen a toda la cuenta o al espacio para el que se crea el widget pueden encontrarse y añadirse como columnas.

  • Si se selecciona la opción Atrasado, anulará el filtro del rango de fechas para las fechas de vencimiento.

Métricas y desgloses: estas funcionalidades van más allá de la mera presentación tabular de los datos. Permiten a los usuarios hacer lo siguiente:

  • Visualizar conjuntos de datos complejos en diagramas y tablas dinámicas para disfrutar de una presentación más dinámica e intuitiva.

  • Identificar tendencias, patrones y relaciones en los datos para facilitar análisis completos.

  • Crear widgets que integren varias fuentes de datos para ofrecer mayor versatilidad en el flujo de trabajo de análisis.

  • Clasificar y analizar los datos con mayor precisión para que la información sea más detallada y concreta.

  • Mientras que las opciones de campos se centran en personalizar las vistas de tablas, las métricas y los desgloses ofrecen un conjunto más amplio de herramientas para propiciar visualizaciones más avanzadas y análisis de datos más exhaustivos, lo que respalda una toma de decisiones más informada.

Consejo

Utiliza las métricas y los desgloses para transformar datos complejos en información visualmente atractiva y fácil de interpretar, lo que facilita la planificación estratégica y la toma de decisiones.

Superior