Todos los artículos

Arrastrar y soltar

Tabla 19. Disponibilidad: planes heredados


Disponibilidad: Professional heredado, Business heredado, Enterprise heredado. No disponibilidad: Free heredado.

Tabla 20. Disponibilidad


Disponibilidad: Team, Business, Enterprise, Pinnacle. No disponibilidad: Gratis.

Descripción general

Todos los usuarios, excepto los Collaborators, Contributors y Viewers de cuentas de pago, tienen acceso a utilizar la función de arrastrar y soltar en los widgets dentro de los dashboards.

Gracias a la función de arrastrar y soltar de los widgets de panel de control, los usuarios pueden interactuar con tareas, proyectos y tipos de elementos personalizados de forma flexible e intuitiva.

Nota

Aunque esta funcionalidad está disponible con carácter general para todos los tipos de elementos, su disponibilidad y comportamiento pueden variar en función de la configuración del panel de control, los permisos de los usuarios y la compatibilidad con los filtros aplicados.

Descripción de las advertencias de los paneles de control a mover elementos

Los usuarios pueden recibir advertencias al intentar colocar un elemento en un widget de panel de control. Estas advertencias pretenden que no haya incoherencias en los datos y se muestran en las siguientes circunstancias:

Filtros no coincidentes: si los filtros del widget o las propiedades del elemento no coinciden, el sistema te avisará. Por ejemplo, si tratas de soltar una tarea marcada como completada en un widget configurado para mostrar solo las tareas nuevas o en curso, se emitirá una advertencia.

Nota

Estas advertencias ayudan a mantener la integridad y pertinencia de los datos de tu panel de control, lo que garantiza que toda la información mostrada sea coherente con los criterios establecidos.

Advertencias cuando no se pueden mover los elementos

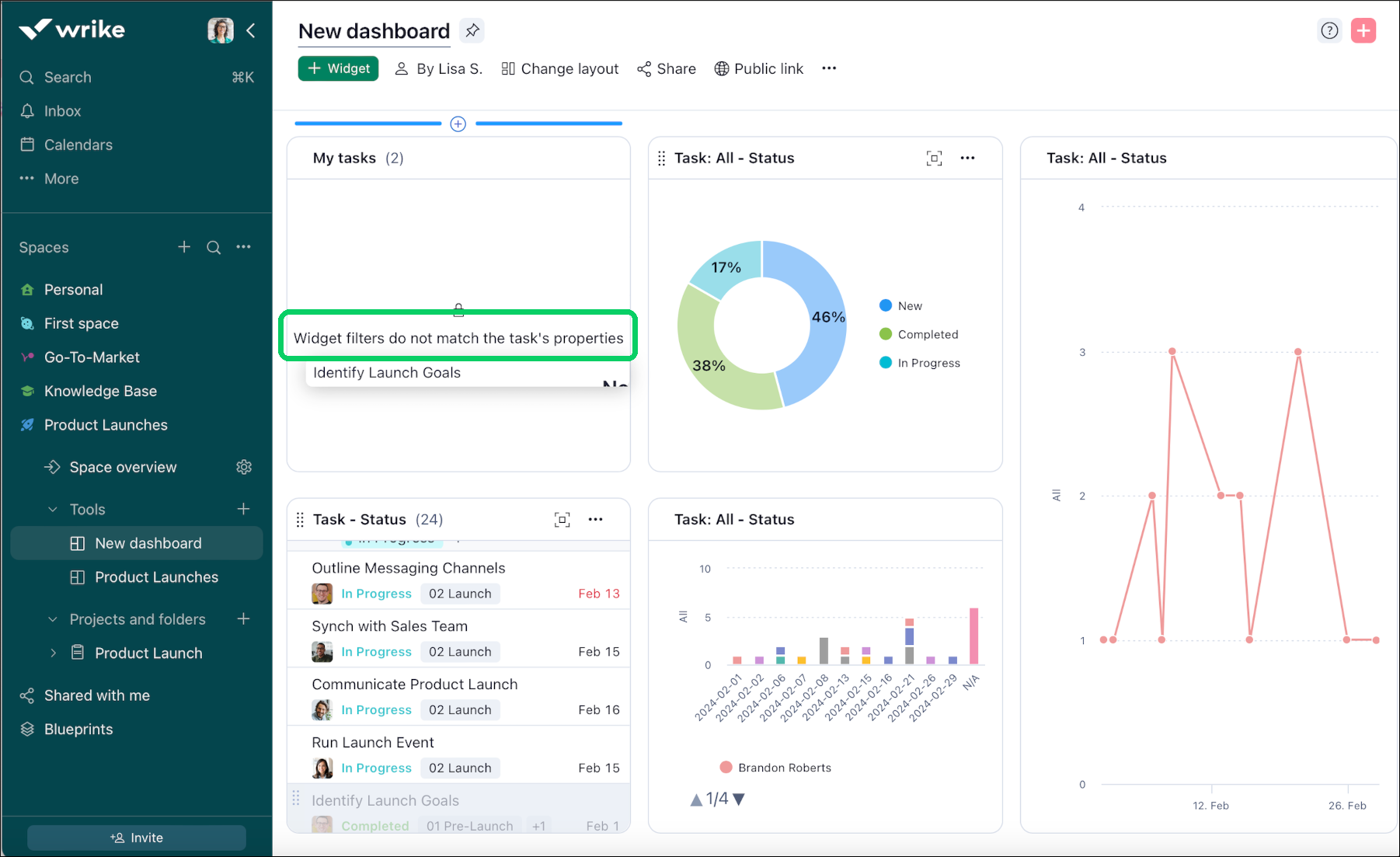
Drag_and_Drop_warning.png

Los usuarios pueden recibir advertencias que indican que no pueden soltar un elemento en una ubicación concreta dentro del panel de control. Estas advertencias suelen emitirse cuando los filtros aplicados en el widget o en la ubicación de destino no coinciden con las propiedades o los criterios del elemento que se va a mover. Por ejemplo, si una tarea tiene un estado específico ("Completada", por ejemplo) e intentas soltarla en un widget del panel de control que tenga un filtro aplicado para mostrar solo las tareas cuyo estado sea "Nuevo" o "En curso", se emitirá una advertencia para evitar incoherencias o discrepancias en los datos.

Mover tareas entre widgets

Los paneles de control te permiten mover tareas entre widgets. Para ello, sigue estos pasos:

  1. Accede al widget donde se encuentra la tarea que quieres mover.

  2. Coloca el cursor a la izquierda de la tarea.

  3. Cuando el cursor adopte la forma de una mano, mantén pulsado el botón del ratón sobre la tarea.

  4. Arrastra la tarea a la ubicación deseada dentro del widget.

  5. Suelta el cursor para mover la tarea a la nueva ubicación dentro del widget.

Superior