All articles

Drag-and-Drop

Table 19. Availability - Legacy plans


Availability: Legacy Professional, Legacy Business, Legacy Enterprise.; Unavailability: Legacy Free.;

Table 20. Availability


Availability: Team, Business, Enterprise, Pinnacle. ; Unavailability: Free;

Overview

All users except for Collaborators, Contributors and Viewers on paid accounts have access to utilize the drag-and-drop feature across widgets within dashboards.

The drag and drop feature in a dashboard widget offers a flexible and intuitive way for users to interact with tasks, projects, and custom item types.

Note

While this functionality is generally available for all item types, its availability and behaviour may vary based on the dashboard configuration, user permissions, and compatibility with applied filters.

Understanding Dashboard Warnings When Moving Items

Users might encounter warnings when attempting to place an item into a dashboard widget. These warnings serve as safeguards against data inconsistency and occur under the following circumstances:

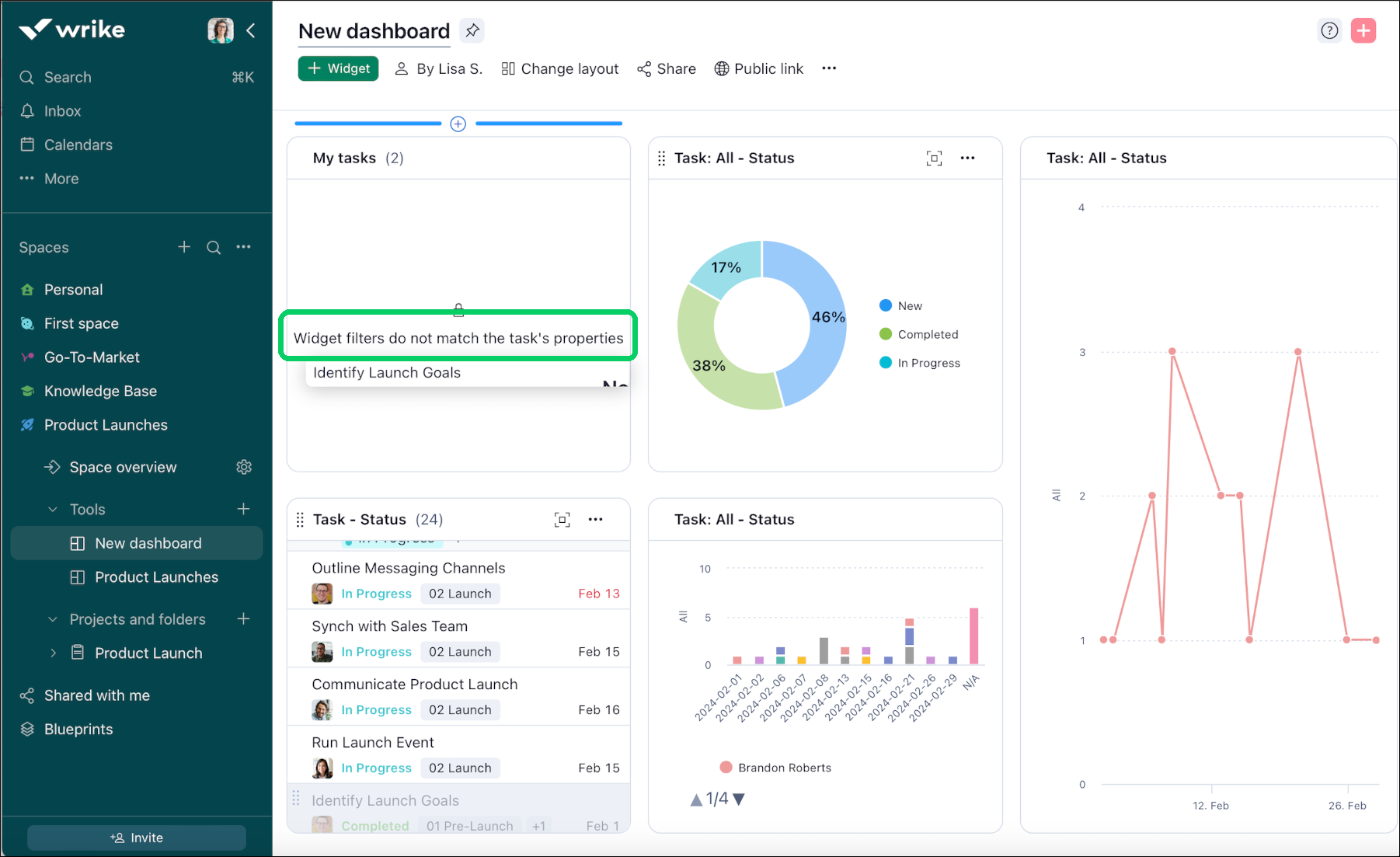
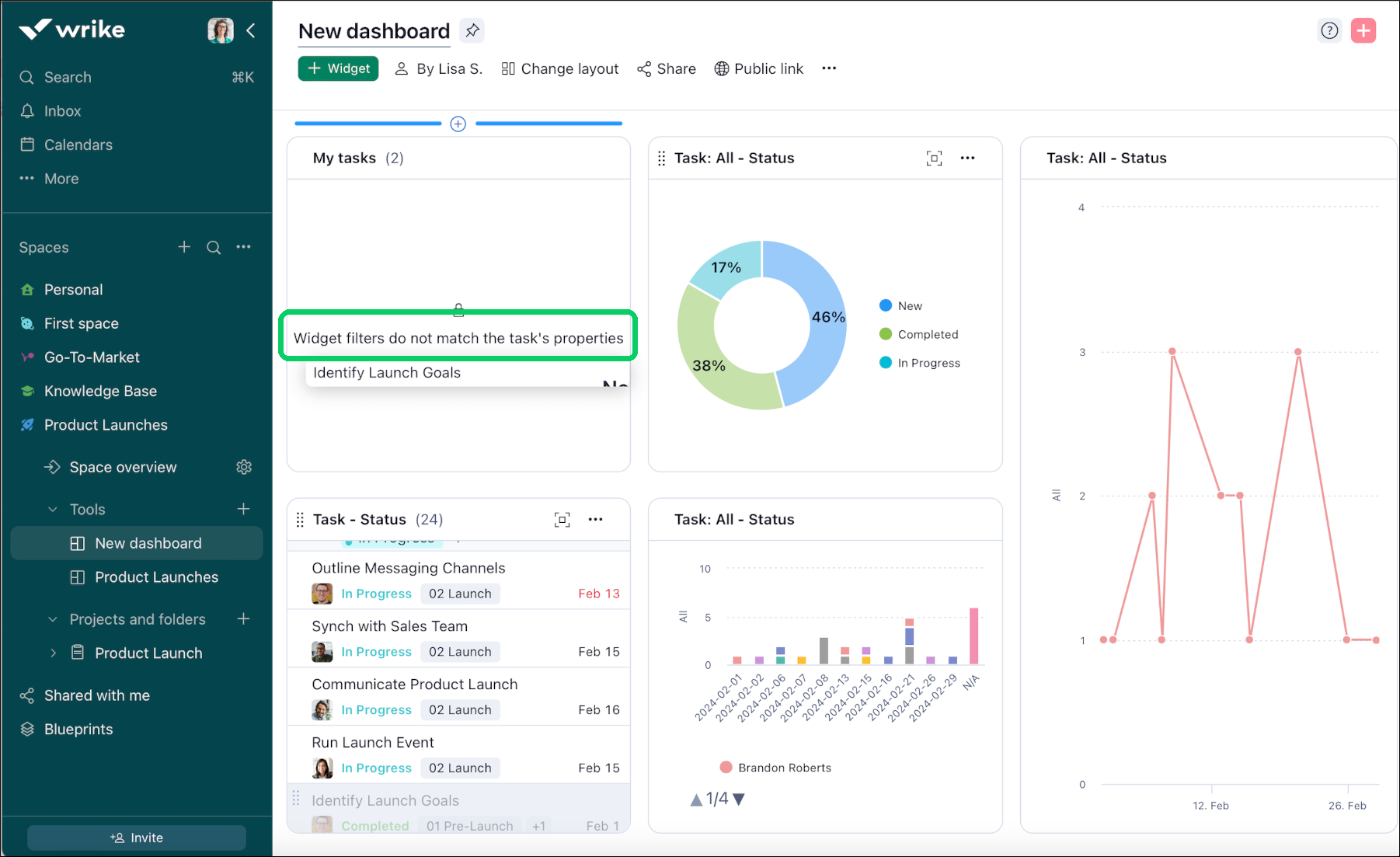
Mismatched Filters: If the widget's filters or the item's properties don't align, the system will alert you. For instance, trying to drop a task marked as completed into a widget set to show only 'New' or 'In-progress' tasks will trigger a warning.

Note

These warnings help maintain the integrity and relevance of your dashboard data, ensuring that all information displayed is consistent with your set criteria.

Warnings for Incompatible Drops

Drag_and_Drop_warning.png

Users may receive warnings indicating that they cannot drop an item into a particular location within the dashboard. These warnings usually occur when the filters applied to the widget or the target destination do not match the properties or criteria of the item being dragged. For example, if a task is linked to a specific status (such as completed) and an attempt is made to drop it into a widget on the dashboard filtered to display only tasks in the New or In-progress state, a warning will be triggered to prevent data inconsistency or misalignment.

Move tasks between widgets

Dashboards enable you to move tasks between widgets. Here's how you can accomplish this:

  1. Navigate to the widget where the task you want to relocate is located.

  2. Position your cursor to the left of the task.

  3. When the cursor changes to a hand symbol, click and hold on the task.

  4. Drag the task to the desired location within the widget.

  5. Release the cursor to transfer the task to the new location within the widget.

Top