All articles

Widget Duplication for Dashboards

Table 21. Availability - Legacy plans


Availability: Legacy Professional, Legacy Business, Legacy Enterprise.; Unavailability: Legacy Free.;

Table 22. Availability


Availability: Team, Business, Enterprise, Pinnacle. ; Unavailability: Free;

Overview

All users except for Collaborators, Contributors and Viewers on all paid accounts have the ability to duplicate widgets.

Quickly replicate a widget within your dashboard without having to recreate it from scratch.

Duplicating dashboard widgets

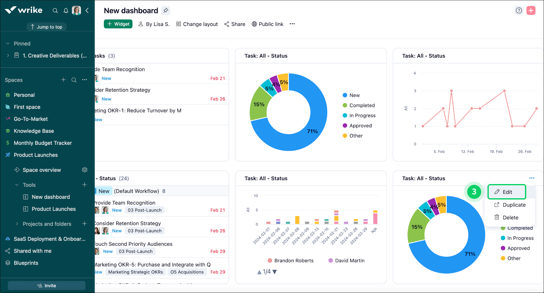
To duplicate a widget in a dashboard, follow these steps:

  1. Navigate to the dashboard containing the widget you want to duplicate.

  2. Locate the widget you wish to duplicate on the dashboard.

  3. Click on the three-dot menu button 1 on the right side of the widget's title.

  4. In the dropdown menu, choose Duplicate 2 to start duplicating.

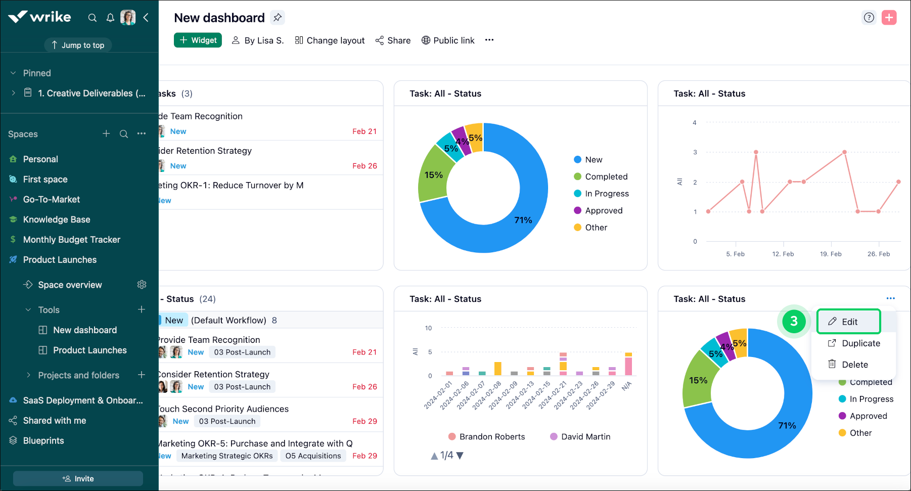
  5. A duplicate widget is created for you to customize as needed.

  6. Click on the edit button 3 to open the widget's editor window.

  7. Consider renaming 4 it if you have multiple similar widgets.

  8. Click on save changes 5 to apply your modifications.

Widget_duplication_sheet_1.png
Widget_duplication_sheet_2.png
Widget_duplication_sheet_3.png
Top