All articles

Choosing the Display Format

Table 27. Availability - Legacy plans


Availability: Legacy Professional, Legacy Business, Legacy Enterprise.; Unavailability: Legacy Free.;

Table 28. Availability


Availability: Team, Business, Enterprise, Pinnacle. ; Unavailability: Free;

Overview

All users except for Collaborators, Contributors and Viewers on all paid accounts can use dashboards.

Dashboards allow users to customize the display format according to their preferences, enabling efficient organization of data within each widget.

Choosing the Display Format (Table Mode, List Mode, or Auto Mode)

To update:

  1. Choose the widget for which you wish to specify the display mode.

  2. Find the three-dot menu button 1 located in the widget's title.

  3. Select the Display mode 2 option from the dropdown menu.

  4. Upon clicking the display mode option, a menu will appear with choices including Auto, List, and Table 3 .

  5. Opt for Table mode to present your data in a horizontal format across columns and to see new columns beyond the standard set that you wish to include.

  6. Determine the desired number of columns visible in your widget.

  7. If you prefer a concise, vertical layout, switch to List mode as it displays a standardized preselection of fields.

  8. Click on Auto mode to automatically select the most suitable display mode for your widget.

Choosing_display_format.png

Hierarchy and Flat list views of Table widgets

In Table widgets, you have the option to display tasks in two different formats: Hierarchy or Flat List. These options provide flexibility in how you view and manage your tasks, allowing you to choose the format that best fits your workflow and preferences.

Show as Hierarchy This feature enables you to view tasks in a structured, hierarchical format, where tasks and their subtasks are displayed in a nested arrangement, highlighting their parent-child relationships. It’s particularly useful for understanding the context of tasks within their projects or folders. To switch to this view, click the three-dot 1 menu on the widget and choose the Show as hierarchy 2 option.

Hierarchy_and_Flat_list_views_of_Table_widgets_1.png

Show as Flat List This option displays all tasks and subtasks in a single, flat list without any nesting. This can be particularly useful if you want to ensure that no subtasks are missed during your review, as it presents all tasks at the same level, making it easier to scan through them quickly. To enable this view, you can click on the three-dot 1 menu of the widget and select the Show as flat list 2 option.

Hierarchy_and_Flat_list_views_of_Table_widgets_2.png

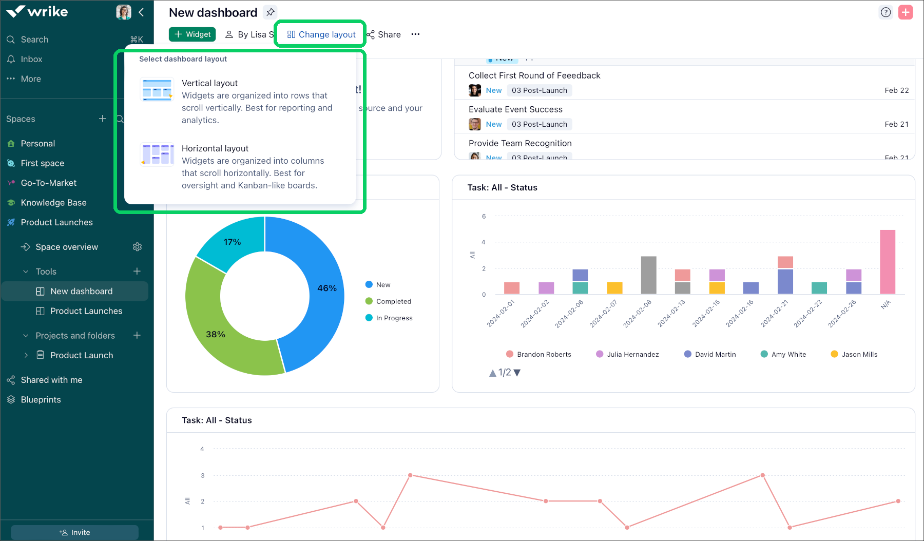
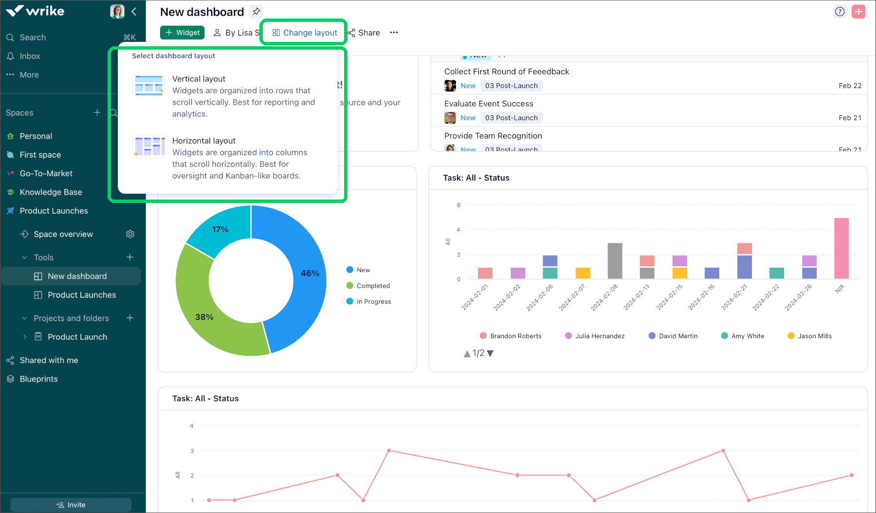
Changing Dashboard Layout

With the Dashboard layout selector you can now effortlessly customize your dashboard's layout to suit your preferences with just a few clicks.

Changing_Dashboard_layout__sheet_1_.png

In a Vertical layout 1 , widgets are arranged in rows that you can scroll, making it ideal for tasks where data is best presented in a sequential manner. In a Horizontal layout 2 , widgets are structured in columns that can be scrolled from left to right, making it well-suited for easy oversight and Kanban-style boards where a broad view of information across categories or stages is necessary.

Changing_Dashboard_layout__sheet_3_.png
Changing_Dashboard_layout__sheet_2_.png
Top