すべての記事

ドラッグ&ドロップ

テーブル 19. 利用可能 - 従来のプラン


利用可能:従来のProfessional、Business、Enterprise。利用不可:従来のFree。

テーブル 20. 利用可能


利用可能: Team, Business, Pinnacle, Apex. ;利用不可:Free。

概要

コラボレーター貢献者、およびビューアー以外の有料アカウントのすべてのユーザーは、ダッシュボード内のウィジェット間でドラッグ&ドロップ機能を利用できます。

ダッシュボードウィジェットのドラッグ&ドロップ機能により、ユーザーはタスク、プロジェクト、カスタム項目タイプを柔軟に操作できます。

補足事項

この機能は通常、すべての項目タイプで使用できますが、ダッシュボードの設定、ユーザー権限、適用されたフィルターとの互換性によって、可用性と動作が異なる場合があります。

項目を移動する際のダッシュボード警告を理解する

ダッシュボードウィジェットに項目を配置しようとすると、警告が表示されることがあります。 これらの警告は、データの不整合を防ぐための保護機能であり、次のような状況で発生します。

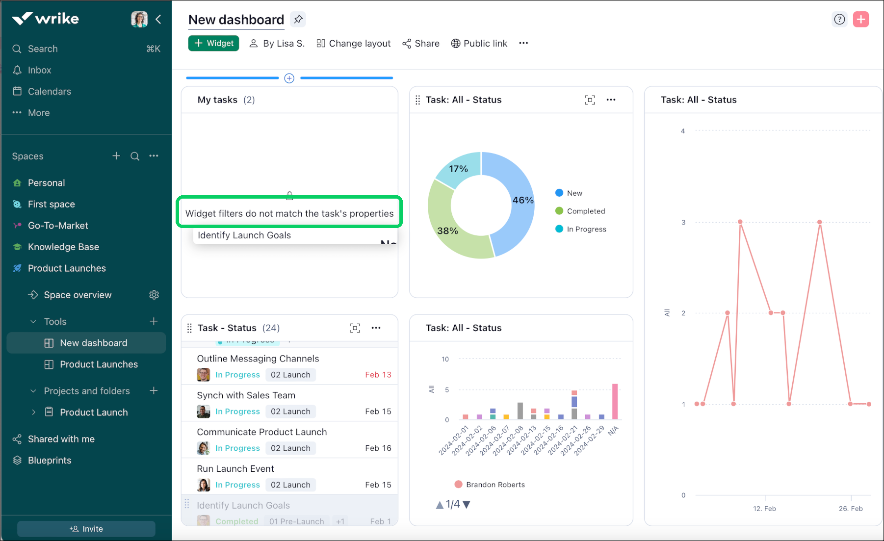
一致しないフィルター:ウィジェットのフィルターまたは項目のプロパティが一致しない場合、警告が表示されます。 例えば、「新規」または「処理中」のタスクのみを表示するように設定されたウィジェットに、完了したタスクをドロップしようとすると、警告が表示されます。

補足事項

これらの警告は、ダッシュボードデータの整合性と関連性を維持し、表示されるすべての情報が設定した基準と一致するよう機能します。

互換性のないドロップに対する警告

Drag_and_Drop_warning.png

ダッシュボード内の特定の場所に項目をドロップできないことを示す警告を受け取る場合があります。 これらの警告は通常、ウィジェットまたはドロップ先に適用されたフィルターが、ドラッグされている項目のプロパティまたは条件と一致しない場合に発生します。 例えば、特定のステータス(完了など)にリンクされているタスクを、[新規] または [処理中] ステータスのタスクのみを表示するようにフィルタリングされたダッシュボード上のウィジェットにドロップしようとすると、データの不整合や配置ミスを防ぐために警告が表示されます。

ウィジェット間でタスクを移動する

ダッシュボードでは、ウィジェット間でタスクを移動することができます。 操作方法は次の通りです:

  1. 移動したいタスクが配置されているウィジェットに移動します。

  2. タスクの左側にカーソルを置きます。

  3. カーソルが手のマークに変わったら、タスクをクリックしたままにします。

  4. ウィジェット内の目的の場所にタスクをドラッグします。

  5. カーソルを離すと、タスクがウィジェット内の新しい場所に移動します。

トップ