すべての記事

ダッシュボードのウィジェットの複製

テーブル 21. 可用性 - レガシープラン


利用可能:従来のProfessional、Business、Enterprise。利用不可:従来のFree。


提供状況: Team, Business, Pinnacle, Apex. ;利用不可:Free。

概要

すべての有料アカウントのユーザーは、コラボレーター寄与者、および閲覧者を除き、ウィジェットを複製できます。

最初から再作成することなく、ダッシュボード内でウィジェットをすばやく複製できます。

ダッシュボードのウィジェットを複製する

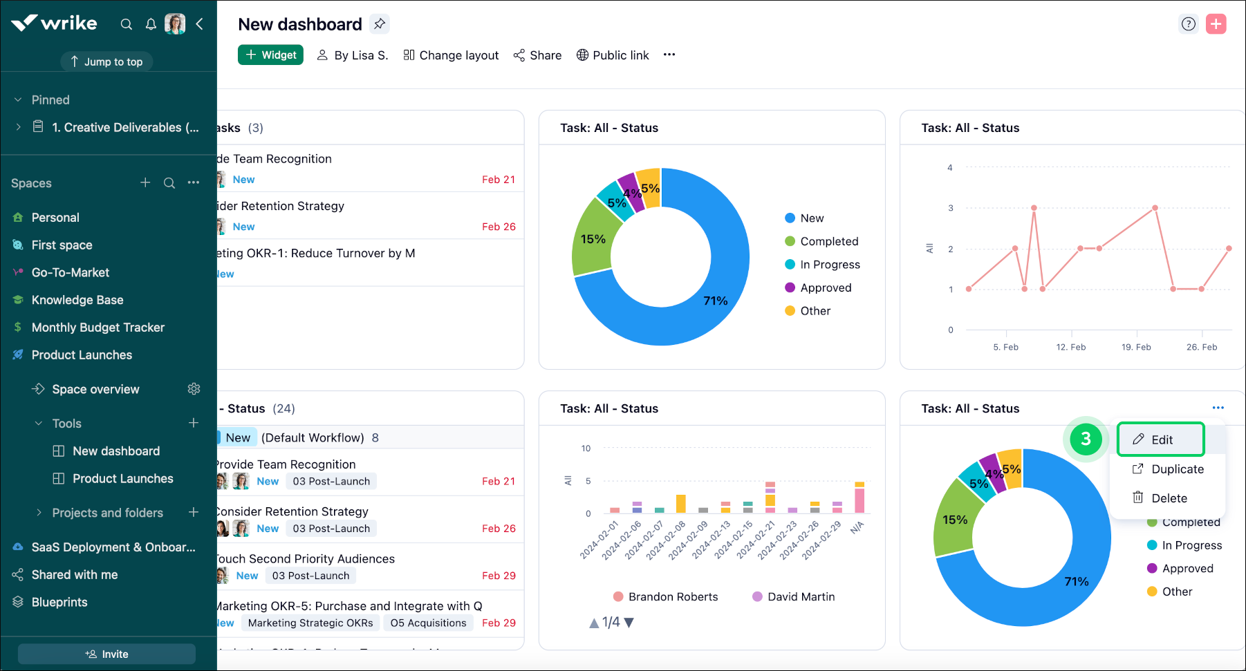
ダッシュボードでウィジェットを複製するには、次の手順を行います。

  1. 複製するウィジェットを含むダッシュボードに移動します。

  2. ダッシュボードで複製するウィジェットを見つけます。

  3. ウィジェットタイトルの右側にある3ドットメニューボタン 1 をクリックします。

  4. ドロップダウンメニューで複製 2 を選択し、複製を開始します。

  5. ウィジェットの複製が作成され、必要に応じてカスタマイズすることができます。

  6. [編集] ボタン 3 をクリックして、ウィジェットのエディターウィンドウを開きます。

  7. 同じようなウィジェットが複数ある場合は、名前の変更を検討してください 4

  8. 変更内容を保存 5 をクリックして、変更を適用します。

Widget_duplication_sheet_1.png
Widget_duplication_sheet_2.png
Widget_duplication_sheet_3.png
トップ