Todos los artículos

Editor de widgets

Tabla 9. Disponibilidad: planes heredados


Disponibilidad: Professional heredado, Business heredado, Enterprise heredado. No disponibilidad: Free heredado.

Tabla 10. Disponibilidad


Disponibilidad: Team, Business, Enterprise, Pinnacle. No disponibilidad: Free.

Descripción general

Todos los usuarios de cuentas de pago, salvo los colaboradores y contribuyentes tienen acceso al editor de widgets.

Los usuarios pueden incorporar varias métricas a los widgets para mejorarlos, lo que les permitirá hacer análisis minuciosos de los datos cuantitativos elegidos. Estas métricas pueden reflejar varios aspectos de la gestión de tareas y proyectos:

Indicadores de estado: incluye métricas como "Activa", "Completada" y "Atrasada" para controlar el progreso de una tarea. Métricas relacionadas con las aprobaciones: analiza las aprobaciones con métricas como "Total", "Máx." y "Duración media de la aprobación", junto con las métricas de aprobaciones pendientes, completadas y atrasadas.

Métricas temporales y financieras: integra métricas relacionadas con el tiempo (p. ej., tiempo empleado, esfuerzo, facturable o no facturable) y las finanzas (p. ej., tarifas y costes reales o planificados) para ofrecer una vista completa del estado financiero y la rentabilidad de un proyecto.

Nota

  • Si seleccionas métricas relevantes para tu widget, podrás obtener información más detallada sobre tus proyectos, aparte de mejorar la toma de decisiones y la eficacia de la gestión de proyectos.

  • Cuando se informe sobre Tipos de Elementos Personalizados, la Lista de métricas mostrará solo aquellos Campos Personalizados que se agregan directamente en la configuración del Tipo de Elemento Personalizado.

Selecciona el alcance del widget o actualiza los elementos sobre los que quieres informar

En el menú desplegable Informar sobre, puedes seleccionar si quieres tener en cuenta todos los elementos basados en proyectos, los elementos basados en tareas o elementos personalizados concretos. Ten en cuenta que en este menú solo aparecerán los elementos personalizados que pertenecen a las ubicaciones de origen seleccionadas.

SS_WidgetScope.png

Modificar widgets

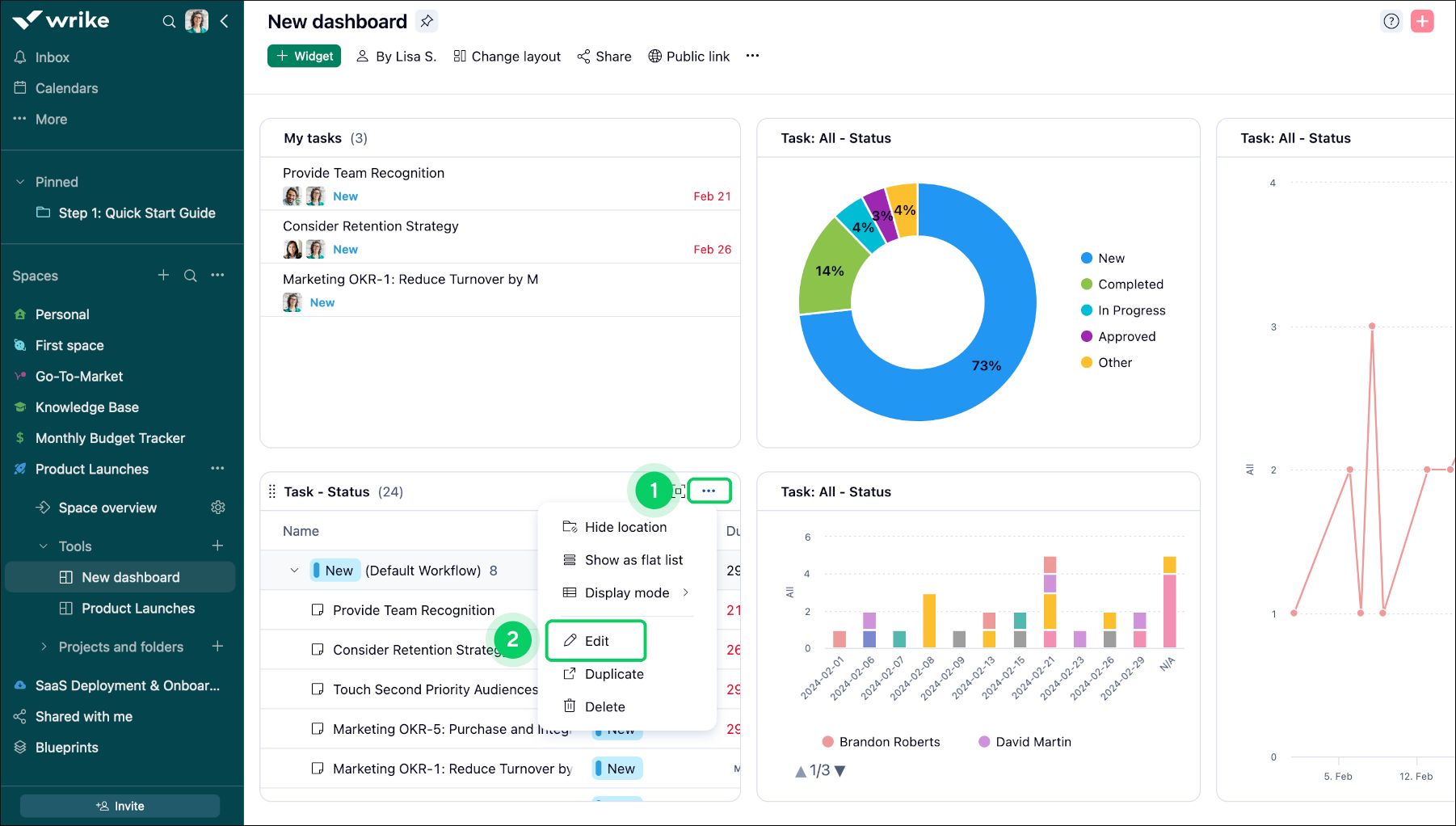
Para modificar un widget:

  1. Accede al widget que quieres modificar.

  2. Ubica el menú de tres puntos 1 situado en el título del widget.

  3. Selecciona la opción de edición 2 en el menú desplegable.

  4. Navega a la herramienta Datos 3 ubicada en el lado derecho de la pantalla.

  5. Dentro de la sección Datos, encuentra la opción Métricas 4 .

  6. Haz clic en el botón + 5 para añadir la métrica deseada.

  7. Selecciona el tipo de métrica en la lista proporcionada.

  8. Finalmente, haz clic en Guardar cambios 6 para confirmar tus modificaciones.

Widget_Editor_sheet_2.png
Widget_Editor_sheet_3.png

Nota

Una vez que creas un widget (ya sea de tabla o de gráfico), no puedes cambiar su tipo. Por ejemplo, si creas un widget de tabla, no se puede convertir en un widget de gráfico (y viceversa). Si necesitas otro tipo de widget, tendrás que crear uno nuevo.

Añadir desgloses

Los desgloses añaden capas útiles al análisis de datos en paneles de control, lo que permite a los usuarios examinar sus datos desde varias dimensiones:

Desglose principal: utiliza la función "Separar por" para definir la categoría principal para tus análisis de datos, como "Asignado" o "Proyecto".

Desglose secundario: añade profundidad con una opción "Agrupar por", para ofrecer una segunda capa, como "Estado" o "Prioridad", a fin de segmentar más tus datos.

Por ejemplo, si desglosas los datos por "Asignado" y, después, por "Estado", obtendrás información detallada sobre quién está trabajando en qué y sobre el progreso de estas tareas, lo que te permite llevar un control más minucioso de la distribución de la carga de trabajo y la finalización de las tareas.

Consejo

Utiliza los desgloses para analizar tus datos con exhaustividad gracias al conocimiento de detalles intrincados que facilitan la toma de decisiones y la planificación estratégica.

Widget_Editor_sheet_4.png

Desglosar por selección

Para aplicar el desglose de fechas a un widget particular:

  1. Accede al widget que quieres modificar 1.

  2. Haz clic en el botón del menú de los tres puntos 2 que está en la barra de nombre del widget.

  3. Selecciona la opción Editar 3 en el menú que se abre.

  4. En el modo de edición, busca la sección Separar por 4 en el lado derecho de la pantalla.

  5. Haz clic en el menú desplegable y elige el estado Fecha de finalización 5.

  6. Una vez que selecciones Fecha de finalización, aparecerá un período.

  7. Selecciona una de las opciones disponibles (Día, Mes, Trimestre o Año) 6 para ver los resultados segmentados según proceda.

  8. Haz clic en Guardar cambios 7 para aplicar tus cambios.

Widget_Editor_sheet_5.png
Widget_Editor_sheet_6.png

Nota

En la sección "Desagregar por", el menú desplegable ofrece varias opciones como Fecha de vencimiento, Fecha de finalización, Flujo de trabajo, Importancia, Autor, Fecha de creación, Fecha de inicio, Tipo de elemento, Tipo de tarea, Tipo de facturación, Ubicación, Proyecto, y campos personalizados (texto, selección única, selección múltiple, casilla de verificación, fecha, usuario y campos personalizados vinculados a datahub).

Agrupar por selección

La función Agrupar por te permite clasificar y estructurar fácilmente los datos específicos del widget, lo que mejora las funcionalidades de análisis.

Organización personalizada: ordena y agrupa tus datos según criterios específicos para adaptar tus análisis y obtener información más detallada.

Gestión Eficiente de Datos: Esta característica optimiza los datos, ayudándote a organizar e interpretar tu información de manera más efectiva.

Consejo

Utiliza la función "Agrupar por" para identificar patrones y tendencias en tus datos que faciliten una toma de decisiones más informada y la planificación estratégica.

Para aplicar la selección Agrupar por:

  1. Accede al widget que contiene los datos que quieres organizar.

  2. Haz clic en el botón del menú de los tres puntos 1 que está en la barra de nombre del widget.

  3. Haz clic en Editar 2 en el menú que aparece.

  4. Baja hasta que encuentres la opción Agrupar por 3 en las opciones de edición disponibles en la esquina inferior derecha de la pantalla que aparece.

  5. Elige los criterios con los que deseas agrupar los datos.

  6. Haz clic en Guardar cambios 4 para guardar tus datos.

Widget_Editor_sheet_7.png
Widget_Editor_sheet_8.png

Ordenar widgets de diagrama

  1. Accede al widget de diagrama.

  2. Cambia a la pestaña Diseño 1.

  3. Selecciona la opción de ordenación que más te convenga.

  4. Según el tipo de diagrama seleccionado, puedes ordenar 2 los datos según estos criterios:

    • Valor

    • Alfabeto

    • Orden de campos

  5. Aquí puedes establecer la posición de la leyenda 3 o eliminarla por completo.

    chart.png
  6. Las opciones que aparecen en Mostrar como 4 determinan el formato de los valores al pasar el puntero del ratón por encima de cada sección del gráfico circular.

  7. Selecciona cuántos decimales se mostrarán para los valores 5.

    Nota

    Si seleccionas "Automático", solo se mostrarán los tres primeros dígitos significativos. Por ejemplo, 9,999 se mostraría como 9,99 k, y 3,141 se mostraría como 3,14.

  8. Marca la casilla para mostrar etiquetas de datos 6 en la pestaña "Diseño".

    Nota

    De forma predeterminada, esta opción está activada para los gráficos de anilo y desactivada para otros tipos de gráficos, con objeto de garantizar la compatibilidad.

Ordenar widgets de tabla

El widget de tabla se puede ordenar según cualquier campo del sistema o por campos personalizados. Haz clic en Ordenar para seleccionar la opción de ordenación que quieras:

SS_TableWidget_1.png

Para ordenar según un campo personalizado, selecciona el campo que proceda en el menú Campos y haz clic en la columna del campo para aplicarlo como opción de ordenación.

SS_Table_Widget_2.png

¿Qué viene ahora?

Superior