All articles

Widget Editor

Table 9. Availability - Legacy plans


Availability: Legacy Professional, Legacy Business, Legacy Enterprise.; Unavailability: Legacy Free.;

Table 10. Availability


Availability: Team, Business, Enterprise, Pinnacle. ; Unavailability: Free;

Overview

All users except for Collaborators and Contributors on paid accounts have access to the widget editor.

Users can enhance their widgets by incorporating a range of metrics, enabling detailed analysis of chosen quantitative data. These metrics can reflect various aspects of task and project management:

Status Indicators: Include metrics like Active, Completed, and Overdue to track task progress.Approval-Related Metrics: Analyze approvals with metrics such as Total, Max, and Average Approval Duration, along with Pending, Completed, and Overdue Approvals.

Time and Financial Metrics: Integrate metrics related to time (e.g., spent, effort, billable/non-billable) and financials (e.g., actual/planned fees and costs), providing a comprehensive view of project efficiency and financial status.

Note

  • Selecting relevant metrics for your widget can provide deeper insights into your projects, enhancing decision-making and project management effectiveness.

  • When reporting on Custom Item Types, the Metrics list will show only those Custom Fields that are added directly in the Custom Item Type settings.

Select widget scope or update items to report on

Under the Reporting On dropdown menu, you can select to pull all project-based items, task-based items, or particular custom items. Please note that only custom items that belong to the selected source location(s) will be visible in this menu.

SS_WidgetScope.png

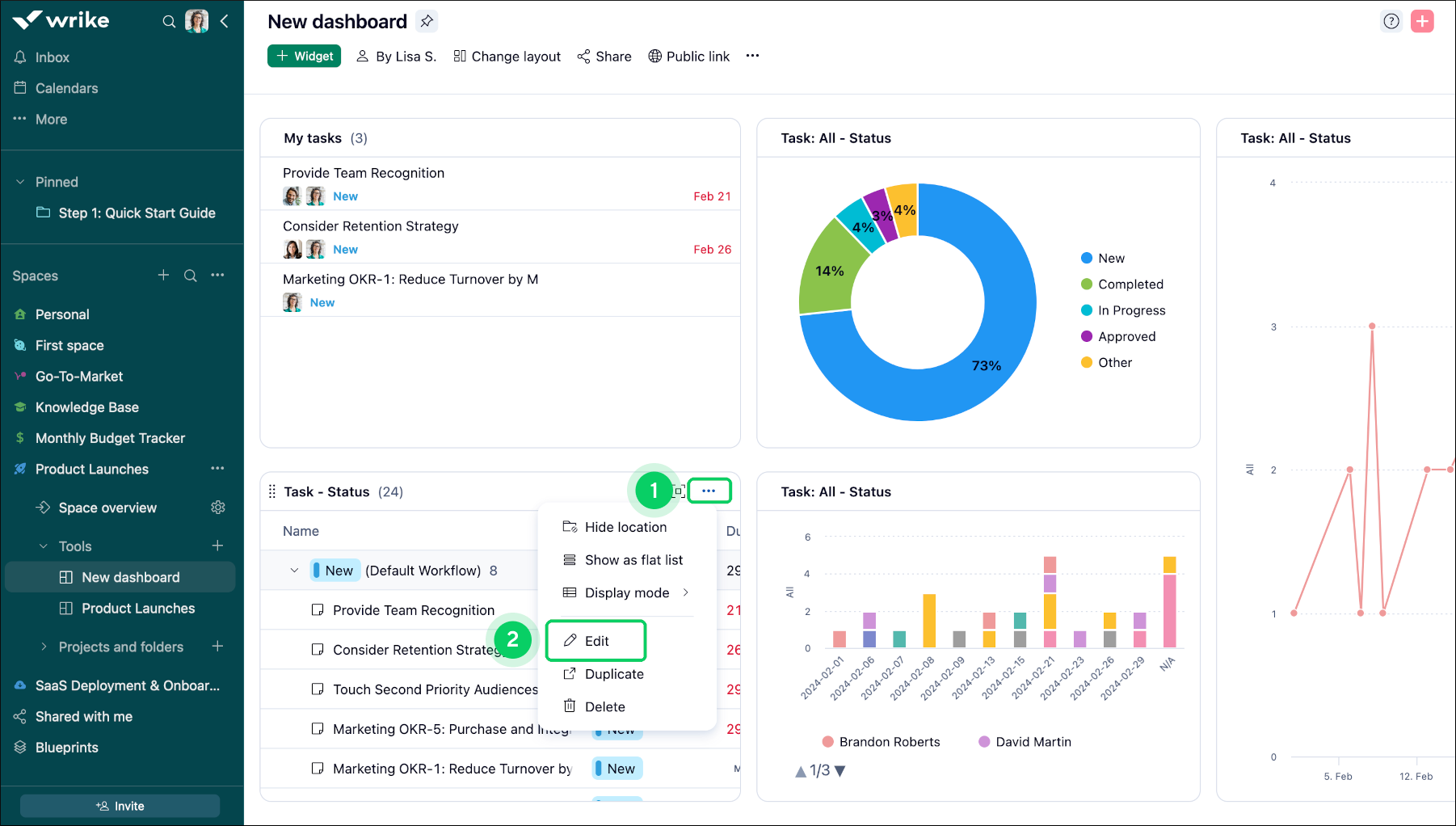
Modify Widget

To modify a widget:

  1. Access the widget you wish to adjust.

  2. Locate the three-dot menu 1 situated in the widget's title.

  3. Choose the edit option 2 from the dropdown menu.

  4. Navigate to the Data tool 3 positioned on the right side of the screen.

  5. Within the Data section, locate the Metrics option 4 .

  6. Click on the + button 5 to add the desired metric.

  7. Select the metric type from the provided list.

  8. Finally, click on Save changes 6 to confirm your modifications.

Widget_Editor_sheet_2.png
Widget_Editor_sheet_3.png

Note

Once you create a widget (either table or chart), you cannot change its type. For example, if you create a table widget, it cannot be converted into a chart widget (and vice versa). For a different widget type, you'll need to create a new widget.

Breakdowns Inclusion

Breakdowns add valuable layers to data analysis in Dashboards, allowing users to examine their data from multiple dimensions:

Primary Breakdown: Use the 'Break By' feature to define the main category for your data analysis, such as Assignee or Project.

Secondary Breakdown: Add depth with a 'Group By' option, providing a secondary layer, like Status or Priority, to further segment your data.

For instance, breaking down data by Assignee and then by Status offers insights into who is working on what and the progress of these tasks, facilitating a more granular understanding of workload distribution and task completion.

Tip

Utilize breakdowns to dissect your data comprehensively, unveiling intricate details that aid informed decision-making and strategic planning.

Widget_Editor_sheet_4.png

Break By Selection

To apply date breakdown to a specific widget:

  1. Navigate to the widget you wish to modify 1 .

  2. Click the three-dot menu 2 button within the widget's title.

  3. Choose the Edit option 3 from the menu that appears.

  4. Once in edit mode, locate the Break by section 4 on the right side of the screen.

  5. Click on the dropdown menu and choose the Complete Date status 5 .

  6. Upon selecting Completed Date, a timeframe will be displayed.

  7. Select one of the available options (Day, Month, Quarter, Year) 6 to view segmented results accordingly.

  8. Click on Save changes 7 to apply your changes.

Widget_Editor_sheet_5.png
Widget_Editor_sheet_6.png

Note

In the "Break by" section, the dropdown menu offers various options such as Due Date, Completion Date, Workflow, Importance, Author, Creation Date, Start Date, Item Type, Task Type, Billing Type, Location, Project, and custom fields (text, single-select, multiple-select, checkbox, date, user and datahub-linked custom fields).

Group By Selection

The Group By feature allows you to categorize and structure widget-specific data effortlessly, enhancing your analytical capabilities.

Customized Organization: Sort and group your data based on specific criteria to tailor your analysis and gain deeper insights.

Efficient Data Management: This feature streamlines data, helping you to organize and interpret your information more effectively.

Tip

Use the Group By function to uncover patterns and trends within your data, facilitating more informed decision-making and strategic planning.

To apply the Group By selection:

  1. Navigate to the widget containing the data you wish to organise.

  2. Click on the three-dot menu button 1 situated in the widget's title bar.

  3. Click on Edit 2 from the menu list that appears.

  4. Scroll down for the Group By option 3 in the edit options available in the lower right corner of the screen that appears.

  5. Choose your desired criteria for grouping the data.

  6. Click on the Save changes 4 button to save your data.

Widget_Editor_sheet_7.png
Widget_Editor_sheet_8.png

Chart widget sorting

  1. Navigate to chart widget

  2. Switch to the Design 1 tab.

  3. Select the sorting option that works best for you.

  4. Depending on the selected chart type, you can sort 2 data by:

    • Value

    • Alphabet

    • Field order

  5. Here you can set the Legend position 3 or get rid of it completely.

    chart.png
  6. The options under Display as 4 determine how the values are formatted when you hover your mouse over each slice of the pie chart.

  7. Select how many decimal places will be shown for values 5.

    Note

    Selecting Automatic will show only the first three significant digits. For example, 9,999 would show as 9.99k, and 3.141 would show as 3.14.

  8. Check the box to display data labels 6 in the Design Tab.

    Note

    By default, this option is enabled for donut charts and disabled for other chart types to ensure compatibility.

Table widget sorting

Table Widget can be sorted by any system or custom field. Click on Sorting to select the required sorting option:

SS_TableWidget_1.png

To sort by a custom field, select the required field under the Fields menu first, and then click on the field column to apply it as the sorting option.

SS_Table_Widget_2.png

What's next?

Top