Alle Artikel

Verfügbare Filter in Dashboards

Tabelle 14. Verfügbarkeit — Legacy Tarife


Verfügbarkeit: Legacy Professional, Legacy Business, Legacy Enterprise.; Nichtverfügbarkeit: Legacy Free.;

Tabelle 15. Verfügbarkeit


Verfügbarkeit: Team, Business, Enterprise, Pinnacle. ; Nichtverfügbarkeit: Free;

Überblick

Alle Benutzer außer Collaborators und Contributors auf kostenpflichtigen Accounts können Aufgaben in Dashboard-Widgets filtern.

Im Bearbeitungsmodus sehen Sie Filter und Einstellungen, die zu Ihrem Widget-Typ passen. Wenn Sie ein Tabellen-Widget bearbeiten, sehen Sie nur Optionen für Tabellen, sodass Sie Ihre Daten einfach verfeinern können. Um Diagramm-Widgets anzupassen, erstellen oder bearbeiten Sie einfach ein Diagramm-Widget – dort finden Sie die entsprechenden Einstellungen. So haben Sie stets die passenden Filter, um Ihr Dashboard für jedes Widget anzupassen.

Klassische Filter

Filter aus dem Widget-Editor anwenden

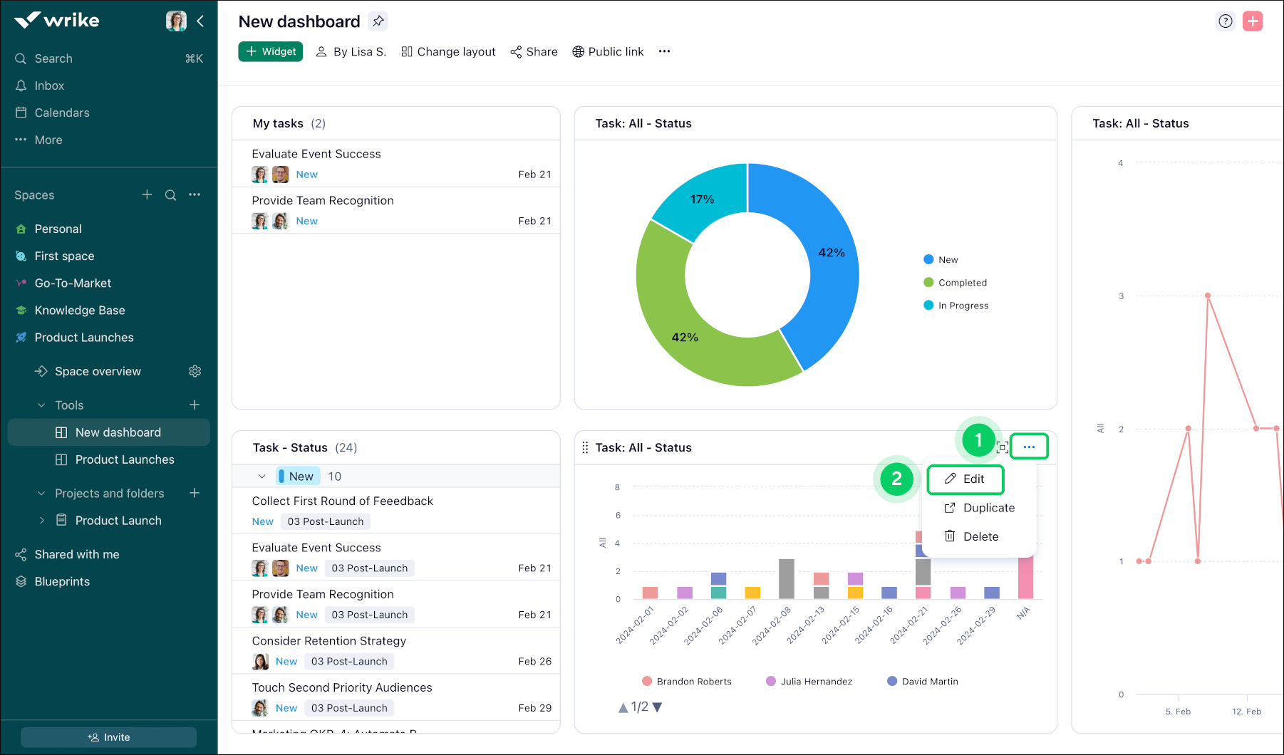
Um diese Filter zu verwenden, gehen Sie wie folgt vor:

  1. Im Titel des Widgets auf das Drei-Punkte-Menü 1 klicken.

  2. Auf die Schaltfläche Bearbeiten 2 des Widgets klicken, um auf den Bearbeitungsmodus zuzugreifen.

  3. Im eingeblendeten Fenster in der oberen rechten Ecke den Bereich oder das Menü mit der Bezeichnung Filter 3 finden.

  4. Im Bereich Filter befindet sich eine Liste der verfügbaren Filter, die als Kontrollkästchen und Dropdown-Menüs angezeigt werden.

  5. Ticken oder wählen Sie die Filter, die Sie auf Ihre Widget-Ansicht anwenden möchten. Bei Bedarf können mehrere Filter gleichzeitig gewählt werden.

  6. Nachdem Sie die gewünschten Filter gewählt haben, Speichern 4 Sie Ihre Änderungen, um die Anzeige des Widgets basierend auf den gewählten Kriterien zu aktualisieren.

  7. Nach dem Filtern wird das Widget so angepasst, dass nur die Elemente angezeigt werden, die den gewählten Kriterien entsprechen, sodass Nutzer eine personalisierte und fokussierte Ansicht erhalten.

    Available_Filters__sheet_1_.png
    Available_Filters__sheet_2_.png

Hinweis

Das Filter-Panel zeigt nur Optionen, die in der gewählten Datenquelle des Widgets vorhanden sind. Sollte Ihnen ein bestimmter Wert Status/Element-Typ/usw. fehlen, wählen Sie bitte im entsprechenden Menü die Option Alle anzeigen:

NewDashboard_ShowAll.png
  • Status: Elemente filtern auf der Grundlage ihres aktuellen Status (z. B. Neu, In Arbeit, Erledigt).

  • Verantwortlicher: Elemente filtern nach der ihnen zugewiesenen Person.

    Hinweis

    Wenn ein Element mehrere Verantwortliche hat und eine Gruppierung nach Verantwortlichen aktiviert ist, werden Gruppierungsüberschriften für alle Verantwortlichen angezeigt, da sie nicht von der Filterung betroffen sind.

  • Statusgruppe: Elemente gruppieren auf der Grundlage ihrer Statuskategorien (z. B. Aktiv, Erledigt, Zurückgestellt, Abgebrochen).

  • Fälligkeitsdatum: Elemente filtern auf der Grundlage ihres Fälligkeitsdatums.

  • Fertigstellungsdatum: Elemente filtern auf der Grundlage ihres Fertigstellungsdatums.

  • Arbeitsablauf: Elemente filtern auf der Grundlage ihrer aktuellen Arbeitsablauf-Phase.

  • Wichtigkeit: Elemente filtern nach ihrer Priorität oder Wichtigkeitsstufe.

  • Autor: Elemente filtern nach der Person, von der sie erstellt wurden.

  • Erstellungsdatum: Elemente filtern auf der Grundlage ihres Erstellungsdatums.

  • Anfangsdatum: Elemente filtern auf der Grundlage ihres Anfangsdatums.

  • To-do-Datum: Elemente filtern auf der Grundlage ihres Datums (Aufgaben zeigen, deren Anfangsdatum, Dauer oder Fälligkeitsdatum in den ausgewählten Zeitraum fällt).

  • Datum: Zeiteinträge oder Aufwandszeiten nach ihren Daten filtern. Die Option ist nur für Widgets verfügbar, die Metriken anzeigen.

  • Element-Typ: Elemente filtern auf der Grundlage ihres Typs (z. B. Aufgabe).

  • Aufgaben-Typ: Aufgaben filtern auf der Grundlage ihres spezifischen Typs oder ihrer Kategorie (z. B. Geplant, Meilenstein, Zurückgeblieben).

  • Abrechnungsart: Elemente filtern auf der Grundlage ihrer Abrechnungskategorie oder -methode.

  • Benutzerdefiniertes Feld: Elemente filtern auf der Grundlage von benutzerdefinierten Feldern oder Attributen, die für sie definiert wurden.

    Hinweis

    • Wenn das benutzerdefinierte Feld nur für Projekte gilt, ist es nur in Metriken/Filtern für die projektbasierten Widgets sichtbar.

    • Wenn ein Element mehrere benutzerdefinierte Feldwerte (z. B. ein Mehrfachauswahl-basiertes benutzerdefiniertes Feld) hat und eine Gruppierung nach dem Feld aktiviert ist, werden Gruppierungsüberschriften für alle benutzerdefinierten Feldwerte angezeigt, da sie nicht von der Filterung betroffen sind.

    • Nur benutzerdefinierte Felder, die mindestens einer der Widget-Datenquellen hinzugefügt wurden, werden in der Filterliste angezeigt.

Neue Filter

So testen Sie die neuen Filter

  1. Klicken Sie im Titel Ihres Widgets auf das Dreipunkt-Menü 1.

    How_to_Try_New_Filters_1.png
  2. Wählen Sie im Dropdown Bearbeiten 2.

  3. Klicken Sie in der Symbolleiste auf Neue Filter testen 3.

    How_to_Try_New_Filters_2.png
  4. Klicken Sie im Pop-up-Fenster auf Neue Filter testen 4, um die neuen Filteroptionen zu aktivieren.

    1. Sie können auch Klassische Filter 5 auswählen, wenn Sie beim ursprünglichen Filtererlebnis bleiben möchten.

    2. Aktivieren Sie Diese Meldung nicht mehr anzeigen 6, um diese Nachricht künftig zu überspringen.

  5. Klicken Sie auf Filter hinzufügen 7, um Ihre Filter auszuwählen.

    How_to_Try_New_Filters_3.png
  6. Wählen Sie aus den neuen Filteroptionen 8:

    1. Name: Elemente nach ihrem Namen filtern.

    2. Benutzerdefinierte Datumsbereiche: Legen Sie bestimmte Start- und Enddaten fest.

    3. Relative Daten: Filtern Sie nach Zeiträumen wie letzte 7 Tage oder nächster Monat.

    4. Ist nicht: Element ausschließen, die bestimmten Kriterien entsprechen.

    5. Entdecken Sie bei Bedarf weitere Filteroptionen.

      Tipp

      Sie können mehrere Filter kombinieren, um noch präzisere Ergebnisse zu erhalten.

Verfügbare Filter

Mit einer Vielzahl neuer Filter finden Sie genau das, was Sie in Ihrem Workspace benötigen. So nutzen Sie diese Optionen optimal:

  • Erweiterte relative Datumsfilter

    Filtern Sie Aufgaben nach bestimmten Zeitspannen, z. B. nach der letzten oder nächsten Anzahl von Tagen, Wochen, Monaten oder Jahren. Wählen Sie aus:

    • Dieser/Vorheriger/Nächster Tag: Filtern Sie nach heute, gestern oder morgen.

    • Diese/Vorherige/Nächste Woche: Zeigt Aufgaben aus dieser, der vorherigen oder der nächsten Woche.

    • Diesen/Vorherigen/Nächsten Monat: Konzentrieren Sie sich auf Aufgaben aus dem aktuellen, vorherigen oder kommenden Monat.

    • Dieses/Vorheriges/Nächstes Jahr: Filtern Sie nach dem aktuellen, vorherigen oder nächsten Jahr.

      Tipp

      Wenn Sie einen relativen Datumsbereich auswählen, zeigt Wrike die tatsächlichen Kalendertage an, die enthalten sind. Zum Beispiel umfasst Vorheriges Jahr das gesamte vorherige Kalenderjahr und nicht nur die letzten 365 Tage.

      Advanced_Relative_Date_Filters.gif
  • Negatives Filtern

    • Schließen Sie Aufgaben, die Sie nicht sehen möchten, mit dem Filter IST NICHT aus.

      Negative_Filtering.gif
  • Nach Name filtern

    • Finden Sie Aufgaben schnell, indem Sie einen Teil ihres Namens eingeben. Sie können Präfixe oder Suffixe verwenden, um Ihre Suche einzuschränken.

      Filter_by_Name.gif
  • Verbesserte Statusfilter

    • Filtern Sie nach einem spezifischen Status, wählen Sie eine Statusgruppe wie Aktiv oder Abgeschlossen aus oder suchen Sie einen Status nach Name. So können Sie sich auf die für Sie wichtigste Workflow-Phase konzentrieren.

      Enhanced_Status_Filters.gif
  • Filtern nach berechneten benutzerdefinierten Feldern

    • Filtern Sie Aufgaben mithilfe berechneter benutzerdefinierter Felder, um detailliertere Einblicke zu erhalten.

      Custom_Fields_Filtering.gif
  • Mehrere Filter für ein einziges Feld

    • Fügen Sie demselben Feld mehrere Filter hinzu. Filtern Sie beispielsweise gleichzeitig nach mehreren Verantwortlichen.

      Multiple_Filters_on_a_Single_Field.gif
  • Parent-Filter

    • Filtern Sie Aufgaben anhand der Eigenschaften ihrer übergeordneten Aufgaben.

      Parent_Filters.gif
  • UND-/ODER-Logik

    • Kombinieren Sie Filter mit UND (alle Bedingungen müssen zutreffen) oder ODER (eine beliebige Bedingung genügt). Sie können Filter auch gruppieren, um komplexe Suchen zu organisieren.

      AND_OR_Logic.gif
  • Datei-Filter

    • Finden Sie Aufgaben, die entweder Dateien angehängt haben oder keine Dateien angehängt haben.

      Files_Filter.gif

      Hinweis

      Neue Filter sind nur in Tabellen- und Diagramm-Widgets verfügbar.

Aufgaben in Tabellen-Widgets filtern

Wenn Sie ein Widget in der Tabellenansicht bearbeiten, können Sie Aufgaben nach verschiedenen Attributen filtern und so den Fokus auf die für Sie und Ihr Team wichtigsten Aufgaben legen.

Filterattribute

In der Tabellenansicht können Sie Aufgaben filtern nach:

  • Name

  • Verantwortlicher

    Note

    Verwenden Sie den Filter „Zugewiesen an“, um Aufgaben zu finden, die bestimmten Nutzern zugewiesen sind. Dieser Filter ersetzt den bisherigen separaten Filter für Aufgabenverantwortliche. Um die Ergebnisse weiter einzugrenzen, kombinieren Sie ihn mit dem Filter „Elementtyp“.

  • Status

  • Anfangsdatum

  • Fälligkeitsdatum

  • Übergeordnetes Element

  • Aufgaben-Datentyp

  • Wichtigkeit

  • Verrechnungsart

  • Aufwand

  • Erstellungsdatum

  • Fertigstellungsdatum

  • Datum der letzten Bearbeitung

  • To-do-Datum

    Note

    Der Filter „To-do-Datum“ (früher „Aufgaben zu erledigen“) enthält eine Option „Überfällig“, mit der Sie Aufgaben, die ihre Frist verpasst haben, schnell erkennen.

  • Elementtyp

  • Dateien

  • Autor

  • Fortschritt

  • Projektrisiko

  • Freigabe

  • Benutzerdefinierte Felder

    Note

    Nur benutzerdefinierte Felder, die mindestens einer der Widget-Datenquellen hinzugefügt wurden, werden in der Filterliste angezeigt.

Note

Die Filter Fortschritt, Gesundheit und Benutzerdefinierte Felder sind nur in Business- und höheren Accounts verfügbar.

Filterprädikate

Jeder Filter unterstützt unterschiedliche Prädikate, mit denen Sie Ihre Ergebnisse verfeinern können. Sie können außerdem negative Filterungen verwenden (wie ist nicht oder enthält nicht), um Aufgaben auszuschließen und Ihre Ansicht fokussiert zu halten.

Tipp

Nutzen Sie die folgende Tabelle, um zu prüfen, welche Prädikate für jeden Filter verfügbar sind.

Filter

Verfügbare Prädikate

Name

ist, ist nicht, enthält, enthält nicht, beginnt mit, endet mit

Verantwortlicher

ist eines von, sind alle von, ist genau, ist nicht, ist leer, ist nicht leer

Status

ist, ist nicht

Anfangsdatum

ist, ist vorher, ist nachher, ist an oder vor, ist an oder nach, ist leer, ist nicht leer

Fälligkeitsdatum

ist, ist vorher, ist nachher, ist an oder vor, ist an oder nach, ist leer, ist nicht leer

Übergeordnetes Element

Direkter Elternteil, Jeder Elternteil

Aufgaben-Datentyp

ist, ist nicht

Wichtigkeit

ist, ist nicht

Verrechnungsart

verrechenbar, nicht verrechenbar

Aufwand

leer, nicht leer

Erstellungsdatum

ist, ist vorher, ist nachher, ist an oder vor, ist an oder nach

Fertigstellungsdatum

ist, ist vorher, ist nachher, ist an oder vor, ist an oder nach, ist leer, ist nicht leer

Datum der letzten Bearbeitung

ist, ist vorher, ist nachher, ist an oder vor, ist an oder nach

To-do-Datum

ist, ist vorher, ist nachher, ist an oder vor, ist an oder nach, ist leer, ist nicht leer

Elementtyp

ist, ist nicht

Dateien

leer, nicht leer

Autor

ist, ist nicht

Fortschritt

gleich, ungleich, ist größer als, ist kleiner als, ist größer oder gleich, ist kleiner oder gleich, liegt zwischen, ist leer, ist nicht leer

Projektrisiko

ist, ist nicht, leer, nicht leer

Freigabe

ist, ist nicht

Aufgaben in Diagramm-Widgets filtern

Sie können Ihr Diagramm-Widget mit diagrammspezifischen Filtern anpassen. Filtern Sie Ihr Diagramm beispielsweise nach Verantwortlichem, Elementtyp, Status oder benutzerdefinierten Feldern, um sich auf die für Sie wichtigsten Daten zu konzentrieren. Wählen Sie beim Bearbeiten Ihres Diagramm-Widgets die benötigten Filter aus; Ihr Diagramm wird automatisch entsprechend aktualisiert.

Hinweis

Nicht alle Diagrammfilter werden derzeit von den neuen Filtern unterstützt. Wir arbeiten daran, diese Lücke zu schließen, und bald finden Sie direkt im Produkt weitere Informationen zur Filterverfügbarkeit.

Filtering_Tasks_in_Chart_Widgets.gif

Tipp

Verwenden Sie mehrere Filter gleichzeitig, um eine detailliertere Ansicht der Arbeit Ihres Teams oder des Projektfortschritts zu erhalten.

Felder und Metriken im Widget-Editor

Fields_and_Metric.png

Unterscheiden zwischen den Funktionen von Feld-Optionen und Metriken/Aufschlüsselungen

Feld-Optionen: Diese Funktion wurde entwickelt, um die Datendarstellung in einem Tabellenformat zu verbessern. Durch die Möglichkeit, Spalten hinzuzufügen oder anzupassen, kann man in personalisierten Tabellen-Ansichten mit den Feld-Optionen die Datenorganisation und -analyse verbessern.

Hinweis

  • Nur benutzerdefinierte Felder, die dem als Datenquelle ausgewählten Space/Ordner/Projekt hinzugefügt wurden, sind in der unmittelbaren Liste unter der Option „Felder“ verfügbar. Um andere Felder zu finden, können Sie die Suchfunktion verwenden. Allerdings können nur benutzerdefinierte Felder, die dem gesamten Account oder dem Space, für den das Widget erstellt wurde, gehören, gefunden und als Spalten hinzugefügt werden.

  • Falls die Option überfällig ausgewählt ist, wird sie den Datumsbereichsfilter für Fälligkeitsdaten überschreiben.

Metriken und Aufschlüsselungen: Diese Funktionalitäten gehen über die reine tabellarische Datenpräsentation hinaus. Nutzer haben dadurch folgende Möglichkeiten:

  • Komplexe Datensätze mithilfe von Diagrammen und Pivot-Tabellen visualisieren, um eine dynamischere und intuitivere Anzeige zu schaffen.

  • Trends, Muster und Beziehungen innerhalb von Daten identifizieren und so eine umfassende Analyse unterstützen.

  • Widgets erstellen, die mehrere Datenquellen integrieren und eine verbesserte Vielseitigkeit im Analyse-Arbeitsablauf bieten.

  • Daten mit höherer Spezifität kategorisieren und analysieren, um detailliertere und ausführlichere Einblicke zu ermöglichen.

  • Während sich die Feld-Optionen auf die Anpassung von Tabellen-Ansichten konzentrieren, bieten Metriken und Aufschlüsselungen eine breitere Palette von Tools für erweiterte Visualisierungen und tiefere Datenanalysen, die eine fundiertere Entscheidungsfindung unterstützen.

Tipp

Mit Metriken und Aufschlüsselungen lassen sich komplexe Daten in visuell überzeugende und leicht interpretierbare Erkenntnisse umwandeln, sodass eine bessere strategische Planung und Entscheidungsfindung ermöglicht wird.

Was kommt als Nächstes?

Oben