Alle Artikel

Drag-and-drop

Tabelle 19. Verfügbarkeit — Legacy Tarife


Verfügbarkeit: Legacy Professional, Legacy Business, Legacy Enterprise.; Nichtverfügbarkeit: Legacy Free.;

Tabelle 20. Verfügbarkeit


Verfügbarkeit: Team, Business, Enterprise, Pinnacle. ; Nichtverfügbarkeit: Free;

Überblick

Alle Benutzer außer Collaborators, Contributors und Viewers auf kostenpflichtigen Accounts haben Zugriff auf die Drag-and-Drop-Funktion über Widgets in Dashboards.

In einem Dashboard-Widget bietet die Drag-and-drop-Funktion Nutzern eine flexible und intuitive Möglichkeit, mit Aufgaben, Projekten und benutzerdefinierten Elementtypen zu interagieren.

Hinweis

Obwohl diese Funktionalität im Allgemeinen für alle Element-Typen verfügbar ist, können ihre Verfügbarkeit und ihr Verhalten je nach Dashboard-Konfiguration, Nutzerberechtigungen und Kompatibilität mit angewendeten Filtern variieren.

Dashboard-Warnungen beim Verschieben von Elementen verstehen

Beim Versuch, ein Element in einem Dashboard-Widget zu platzieren, kann es zu Warnmeldungen kommen. Diese Warnungen dienen als Schutz vor Dateninkonsistenzen und treten unter den folgenden Umständen auf:

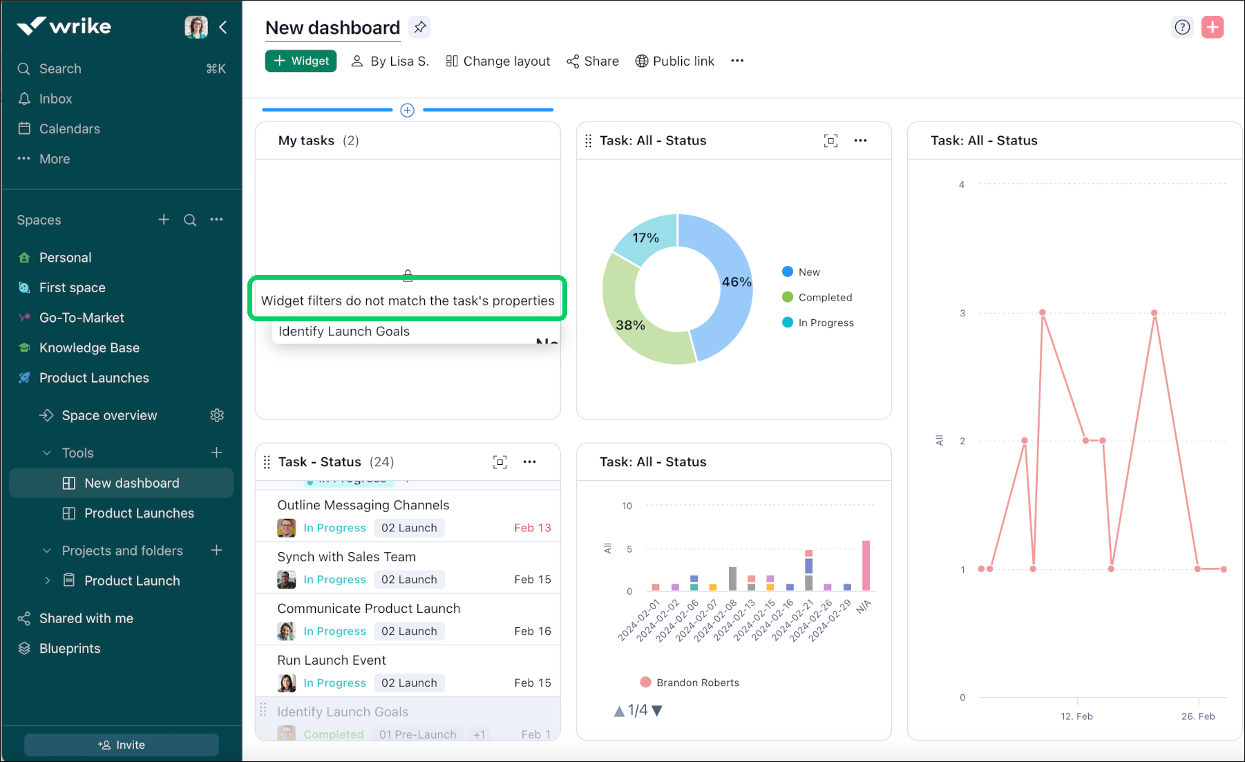
Nicht übereinstimmende Filter: Wenn die Filter des Widgets oder die Eigenschaften des Elements nicht übereinstimmen, warnt Sie das System. Wenn Sie beispielsweise versuchen, eine als erledigt markierte Aufgabe in einem Widget abzulegen, das nur dazu eingerichtet ist, Aufgaben anzuzeigen, die „Neu“ oder „In Arbeit“ sind, wird eine Warnung ausgelöst.

Hinweis

Diese Warnungen tragen dazu bei, die Integrität und Relevanz Ihrer Dashboard-Daten aufrechtzuerhalten und sicherzustellen, dass alle angezeigten Informationen Ihren festgelegten Kriterien entsprechen.

Warnhinweise beim inkompatiblem Ablegen

Drag_and_Drop_warning.png

Nutzer können Warnungen erhalten, die sie darauf hinweisen, dass ein bestimmtes Element nicht an einem bestimmten Ort innerhalb des Dashboards abgelegt werden kann. Diese Warnungen treten normalerweise auf, wenn die auf das Widget oder das Ziel angewendeten Filter nicht mit den Eigenschaften oder Kriterien des per Drag-and-drop gezogenen Elements übereinstimmen. Ein Beispiel: Wenn eine Aufgabe mit einem bestimmten Status verknüpft ist (z. B. „erledigt“) und versucht wird, sie in einem Widget auf dem Dashboard abzulegen, das so gefiltert ist, dass nur Aufgaben im Status „Neu“ oder „In Arbeit“ angezeigt werden, wird eine Warnung ausgelöst, um Dateninkonsistenz oder -fehlanpassung zu vermeiden.

Aufgaben zwischen Widgets verschieben

Dashboards ermöglichen es Ihnen, Aufgaben zwischen Widgets zu verschieben. Dazu geht man wie folgt vor:

  1. Navigieren Sie zu dem Widget, in dem sich die Aufgabe befindet, die Sie verschieben möchten.

  2. Positionieren Sie den Cursor links von der Aufgabe.

  3. Wenn sich der Cursor in ein Handsymbol verwandelt, klicken Sie auf die Aufgabe und halten Sie die Maustaste gedrückt.

  4. Ziehen Sie die Aufgabe an die gewünschte Stelle im Widget.

  5. Lassen Sie den Cursor los, um die Aufgabe an die neue Stelle im Widget zu übertragen.

Was kommt als Nächstes?

Oben