Alle Artikel

Widget-Duplizierung für Dashboards

Tabelle 21. Verfügbarkeit — Legacy Tarife


Verfügbarkeit: Legacy Professional, Legacy Business, Legacy Enterprise.; Nichtverfügbarkeit: Legacy Free.;

Tabelle 22. Verfügbarkeit


Verfügbarkeit: Team, Business, Enterprise, Pinnacle. ; Nichtverfügbarkeit: Kostenlos;

Überblick

Alle Nutzer mit Ausnahme von Mitwirkenden, Beitragenden und Zuschauern auf allen kostenpflichtigen Accounts haben die Möglichkeit, Widgets zu duplizieren.

In Ihrem Dashboard können Sie schnell ein Widget replizieren, ohne es von Grund auf neu erstellen zu müssen.

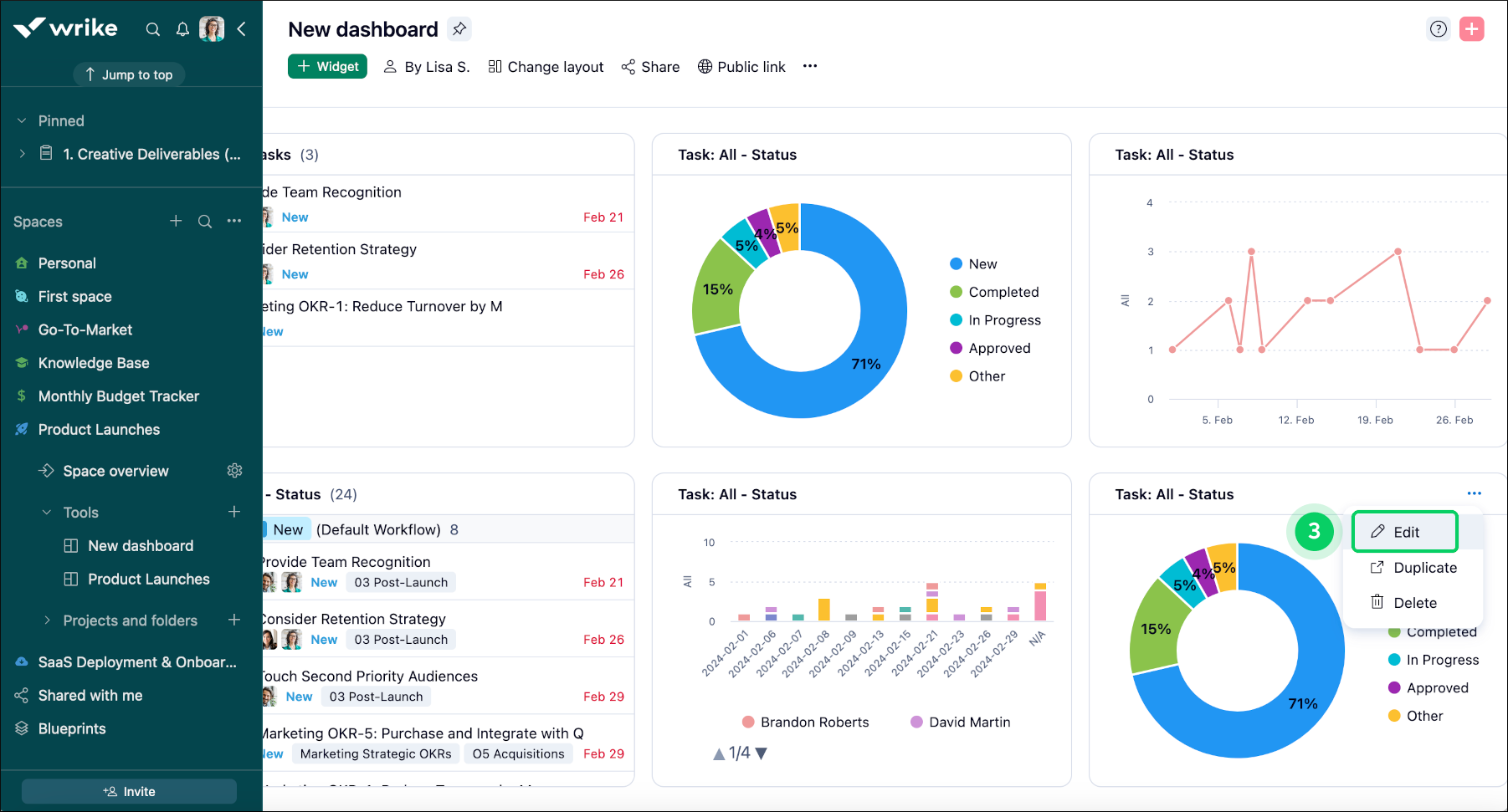
Dashboard-Widgets duplizieren

Um in einem Dashboard ein Widget zu duplizieren, gehen Sie wie folgt vor:

  1. Navigieren Sie zu dem Dashboard, wo sich das zu duplizierende Widget befindet.

  2. Suchen Sie im Dashboard das Widget, das Sie duplizieren möchten.

  3. Auf der rechten Seite des Widget-Titels, klicken Sie auf die Drei-Punkte-Menü-Schaltfläche 1.

  4. Im Dropdown-Menü, wählen Sie Duplizieren 2, um den Dupliziervorgang zu beginnen.

  5. Es wird ein dupliziertes Widget erstellt, das sich nach Bedarf anpassen lässt.

  6. Klicken Sie auf die Schaltfläche Bearbeiten 3, um das Editor-Fenster des Widgets zu öffnen.

  7. Falls Sie mehrere ähnliche Widgets haben, könnte es nützlich sein, das Widget umzubenennen 4.

  8. Klicken Sie auf Änderungen speichern 5, um die Modifikationen zu übernehmen.

Widget_duplication_sheet_1.png
Widget_duplication_sheet_2.png
Widget_duplication_sheet_3.png

Was kommt als Nächstes?

Oben