すべての記事

ウィジェットエディター

テーブル 9. 利用可能 - 従来のプラン


利用可能:従来のProfessional、従来のBusiness、従来のEnterprise。利用不可:従来のFree。

テーブル 10. 利用可能


利用可能: Team、Business、Enterprise、Pinnacle。 ;利用不可:Free。

概要

有料アカウントのすべてのユーザー(コラボレーターおよび貢献者を除く)はウィジェットエディターにアクセスできます。

さまざまな指標を組み込むことでウィジェットを強化でき、選択した定量的データの詳細な分析が可能になります。 これらの指標は、タスクおよびプロジェクト管理のさまざまな側面を反映しています。

ステータスインジケータ:タスクの進捗状況を追跡するための指標として、「有効」、「完了」、「期限切れ」などが含まれます。承認関連の指標:「合計承認期間」、「最大承認期間」、「平均承認期間」、「保留中の承認」、「完了済みの承認」、「期限切れの承認」などを使用して承認を分析します。

時間と財務に関する指標:時間(例:実績時間、予定時間、請求可能/不可)および財務(例:実際/計画済の請求額および費用)に関する指標を統合し、プロジェクトの効率性と財務状況を包括的に把握できます。

補足事項

  • ウィジェットに関連する指標を選択することで、プロジェクトに関するより深い分析情報が得られ、意思決定やプロジェクト管理の効率性が向上します。

  • カスタム項目タイプのレポートを行う際、リストにはカスタム項目タイプ設定に直接追加されているカスタムフィールドのみが表示されます。

ウィジェットのスコープを選択するか、レポート対象の項目を更新する

レポート作成対象ドロップダウンメニューでは、すべてのプロジェクトベースの項目、タスクベースの項目、または特定のカスタム項目を取得するかを選択できます。 このメニューには、選択したソースの場所に属するカスタム項目のみが表示されます。

SS_WidgetScope.png

ウィジェットを変更する

ウィジェットを変更する手順:

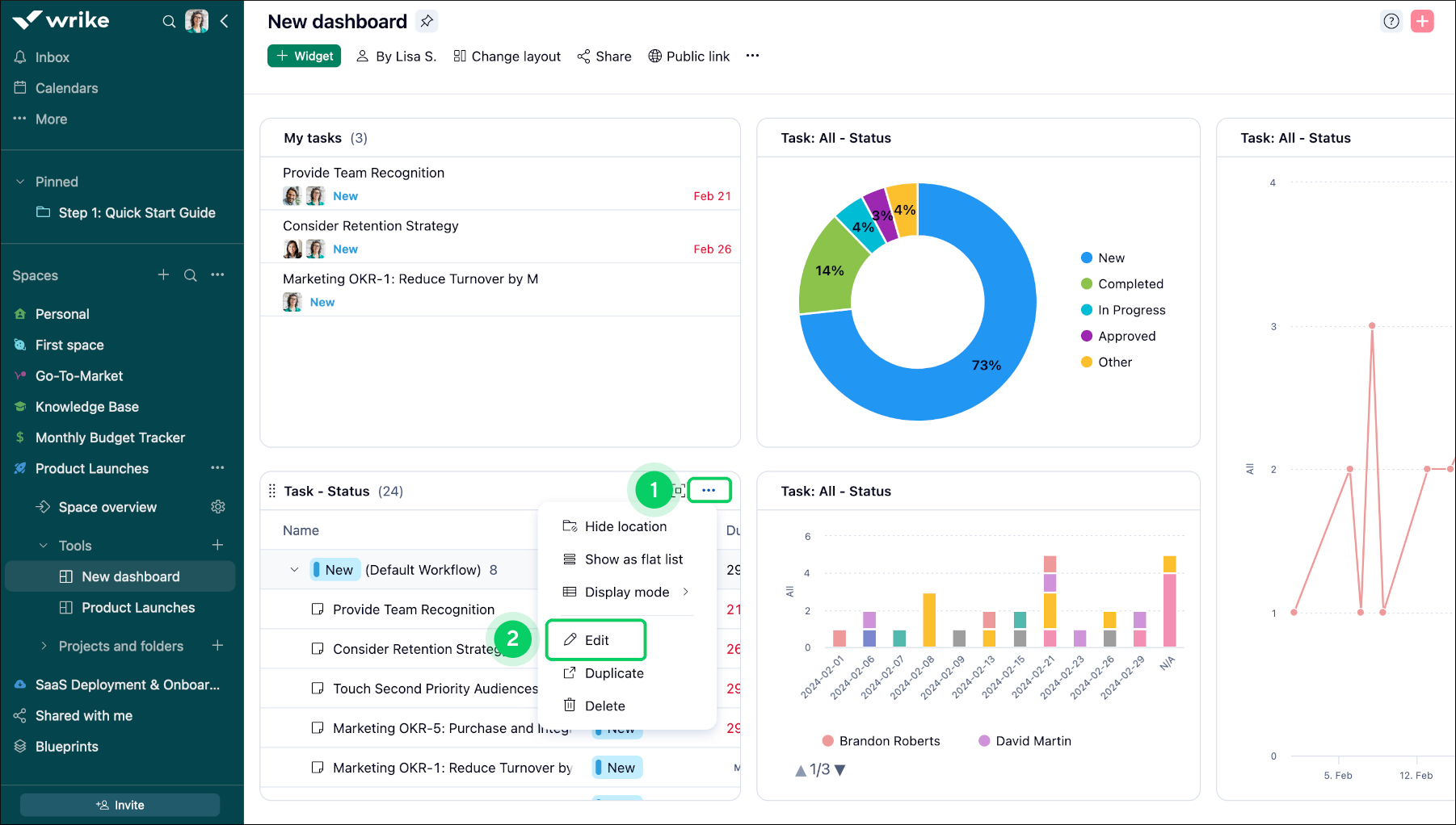
  1. 調整するウィジェットにアクセスします。

  2. ウィジェットのタイトルにある三点リーダーメニュー1を見つけます。

  3. ドロップダウンメニューから編集オプション 2 を選択します。

  4. 画面の右側にあるデータツール3に移動します。

  5. データセクションで指標オプション4を見つけます。

  6. +ボタン 5 をクリックして、目的の指標を追加します。

  7. 表示されたリストから指標タイプを選択します。

  8. 最後に、変更を保存 6 をクリックして、変更を確認します。

Widget_Editor_sheet_2.png
Widget_Editor_sheet_3.png

補足事項

ウィジェット(テーブルまたはチャート)を作成すると、その種類は変更できません。 たとえば、テーブルウィジェットを作成した場合、それをチャートウィジェットに変換することはできません(その逆も同様です)。 別の種類のウィジェットが必要な場合は、新しくウィジェットを作成してください。

内訳を含める

内訳により貴重なレイヤーがダッシュボードのデータ分析に追加され、ユーザーは複数の視点からデータを検証できるようになります:

主要内訳:「分割基準」機能を使用して、担当者やプロジェクトなど、データ分析のメインカテゴリーを定義します。

2次内訳:「分割基準」オプションで深さを追加し、ステータスや優先度などの2次レイヤーを提供することで、データをさらに細分化します。

例えば、データを担当者別、さらにステータス別に分類することで、誰が何に取り組んでいるのか、またそれらのタスクの進捗状況についての分析情報を取得でき、作業負荷の配分やタスクの完了状況をより詳細に理解することができます。

ヒント

内訳を使用してデータを包括的に分析し、情報に基づいた意思決定や戦略計画に役立つ複雑な詳細情報を明らかにします。

Widget_Editor_sheet_4.png

[分割基準] の選択

特定のウィジェットに日付の内訳を適用する手順:

  1. 変更するウィジェットに移動します 1

  2. ウィジェットのタイトルにある3ドットメニューボタン 2 をクリックします。

  3. 表示されるメニューから編集オプション 3 を選択します。

  4. 編集モードになったら、画面の右側にある分割基準セクション 4 を探します。

  5. ドロップダウンメニューをクリックし、完了日ステータス 5 を選択します。

  6. 完了日を選択すると、時間枠が表示されます。

  7. 利用可能なオプション(日、週、月、四半期、年)6 のいずれかを選択し、それに応じてセグメント分けされた結果を表示します。

  8. 変更内容を保存 7 をクリックして変更を適用します。

Widget_Editor_sheet_5.png
Widget_Editor_sheet_6.png

補足事項

区分け」セクションでは、ドロップダウンメニューに期日、完了日、ワークフロー、重要度、作成者、作成日、開始日、アイテムタイプ、タスクタイプ、請求タイプ、場所、プロジェクト、カスタムフィールド(テキスト、シングル選択、複数選択、チェックボックス、日付、ユーザー、データハブリンク付きカスタムフィールド)などのさまざまなオプションが提供されます。

[グループ化基準] の選択

グループ化機能を使用すると、ウィジェット固有のデータを簡単に分類・構造化し、分析能力を強化できます。

カスタム編成:分析を調整し、より詳細なインサイトを取得するために、特定の基準に基づいてデータを並べ替え、グループ化します。

効率的なデータ管理: この機能はデータを整理し、情報をより効果的に解釈するのに役立ちます。

ヒント

[グループ化] 機能を使用してデータ内のパターンや傾向を明らかにすることで、より多くの情報に基づいた意思決定と戦略計画を促進します。

グループ化基準の選択を適用する手順:

  1. 整理するデータを含むウィジェットに移動します。

  2. ウィジェットのタイトルバーにある3ドットメニューボタン 1 をクリックします。

  3. 表示されるメニューリストから編集 2 をクリックします。

  4. 表示される画面右下隅の編集オプションで、グループ化基準オプション 3 までスクロールします。

  5. データをグループ化する条件を選択します。

  6. 変更内容を保存 4 ボタンをクリックして、データを保存します。

Widget_Editor_sheet_7.png
Widget_Editor_sheet_8.png

チャートウィジェットの並べ替え

  1. チャートウィジェットに移動します。

  2. デザイン 1 タブに切り替えます。

  3. 最適な並べ替えオプションを選択します。

  4. 選択したチャートの種類に応じて、次の基準でデータを並べ替える 2 ことができます:

    • アルファベット

    • フィールド順

  5. ここでは、凡例の位置 3 を設定したり、完全に削除したりすることができます。

    chart.png
  6. 表示形式 4 のオプションは、円グラフの各セグメントにマウスを置いた際に値が表示される形式を指定します。

  7. 5 に表示する小数点以下の桁数を選択します。

    注記

    [自動] を選択すると、最初の3桁の有効数字のみが表示されます。 例えば、9,999は9.99kと、3.141は3.14と表示されます。

  8. このボックスにチェックを入れると、[デザイン] タブにデータラベル 6 が表示されます。

    補足事項

    互換性を確保するために、このオプションはドーナツグラフではデフォルトで有効になっており、他のチャートタイプでは無効になっています。

テーブルウィジェットの並べ替え

テーブルウィジェットは、任意のシステムフィールドまたはカスタムフィールドで並べ替えできます。 並べ替えをクリックして、必要な並べ替えオプションを選択します。

SS_TableWidget_1.png

カスタムフィールドで並べ替えるには、まずフィールドメニューで目的のフィールドを選択し、フィールド列をクリックして並べ替えオプションとして適用します。

SS_Table_Widget_2.png
トップ