すべての記事

ダッシュボード

要約

Wrike のダッシュボードは、プロジェクトのパフォーマンスや主要指標を追跡できるカスタマイズ可能なビューを提供します。 ウィジェットを作成・整理し、複数ソースのデータを分析してインサイトを共有することで、作業全体の可視性と意思決定を向上させます。

テーブル 1. 利用可能 - 従来のプラン


利用可能:従来のProfessional、Business、Enterprise。利用不可:従来のFree。


利用可能: Team, Business, Pinnacle, Apex. ;利用不可:Free。

概要

ダッシュボードは、コラボレータ貢献者 および ビューアを除く有料アカウントのすべてのユーザーが利用可能です。

ダッシュボードは、プロジェクトのKPIとタスクの進捗をより深く理解するためのカスタマイズ機能を強化します。

手軽なカスタマイズ:様々なチャートをウィジェットとして作成、カスタマイズ、保存することで、業務や分析目的に合わせたパーソナライズされたビューを実現します。ユーザーを支援する強固な機能:ウィジェットの複製、直感的なドラッグ&ドロップによる整理、効果的なグループ化、革新的なナビゲーション、公開リンクの作成などの機能を利用できます。

分析機能の強化:日付の内訳、複数のメトリクスの同時分析、詳細な承認レポートなどの包括的な機能を利用できます。

チャートビューの強化:ダッシュボードと同じビジュアル化エンジンを活用した専門のチャートビューは、グラフィカルなデータ表現に注力します。 スペース、フォルダ、またはプロジェクトレベルで利用可能なこの機能は、複数のスペースでデータを集約せず、ダッシュボード体験を補完します。

意思決定の強化:多様なユーザー要件に応えるように設計されたダッシュボードは、広範なカスタマイズ、適応性、協力機能を通じて意思決定を強化し、ユーザーがプロジェクトデータの潜在能力を最大限に引き出せるようにします。

ダッシュボードは、多様なユーザーのニーズに応じ、柔軟性、カスタマイズオプション、協力機能を通じて意思決定プロセスを強化するように設計されています。 主な特長は次のとおりです:

  • データソース: フォルダー、プロジェクト、スペースなど複数の場所からデータを引き出すことができます。 これを行うには、これらの場所にアクセスするために必要な権限が必要です。 つまり、これらのフォルダー、プロジェクト、スペースに直接アクセスできる、またはこれらの場所を共有しておく必要があります。

  • レイアウトオプション:フラットリストか階層式レイアウトのいずれかを選択してデータを整理でき、必要に応じて可視化や入れ子も選択できます。

  • ウィジェットのサイズ変更: ウィジェットはサイズ変更可能なので、好みや表示する情報量に応じてサイズを調整できます。

  • 共有ダッシュボード:ダッシュボードを作成するとプライベートとなり、自分だけが閲覧できますが、共有することでコラボレーションを開始できます。

  • 新規フィールドの追加:ウィジェットに新規のフィールドやデータポイントを追加することで、進化するビジネスニーズに合わせてカスタマイズできます。

  • グループ化:グループ化機能により、ウィジェット内のデータを整理・分類し、分析と理解を促進します。

  • 公開リンク: チーム間、プラン間、さらには組織外でも、公開リンクを使用してダッシュボードを簡単に共有できます。 このリンクを使用すると誰でもこのダッシュボードを見ることができますが、編集したり、項目を開いて詳細を表示したりすることはできません。

ダッシュボードは、顧客が加入しているプランで利用できるフィールドとデータ要素のみにアクセスします。

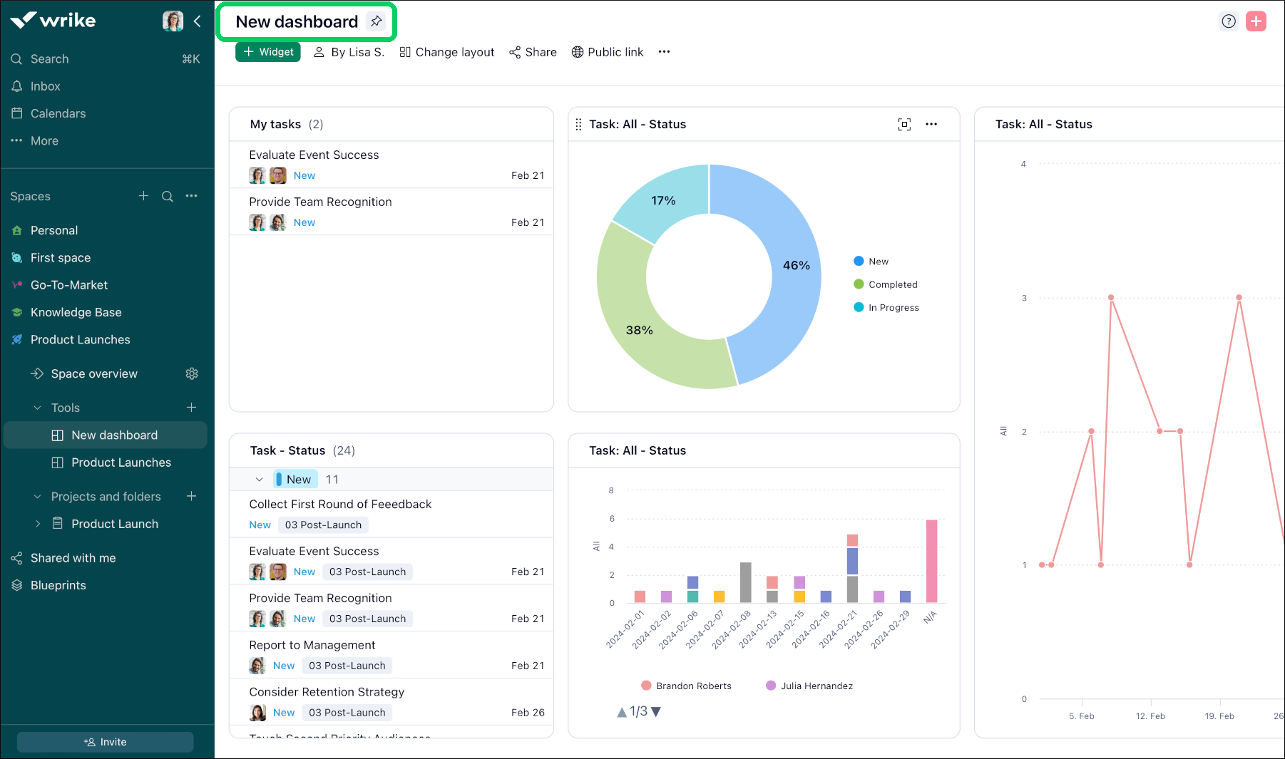
New_dashboard_Sheet_1_.png

ダッシュボードにアクセス

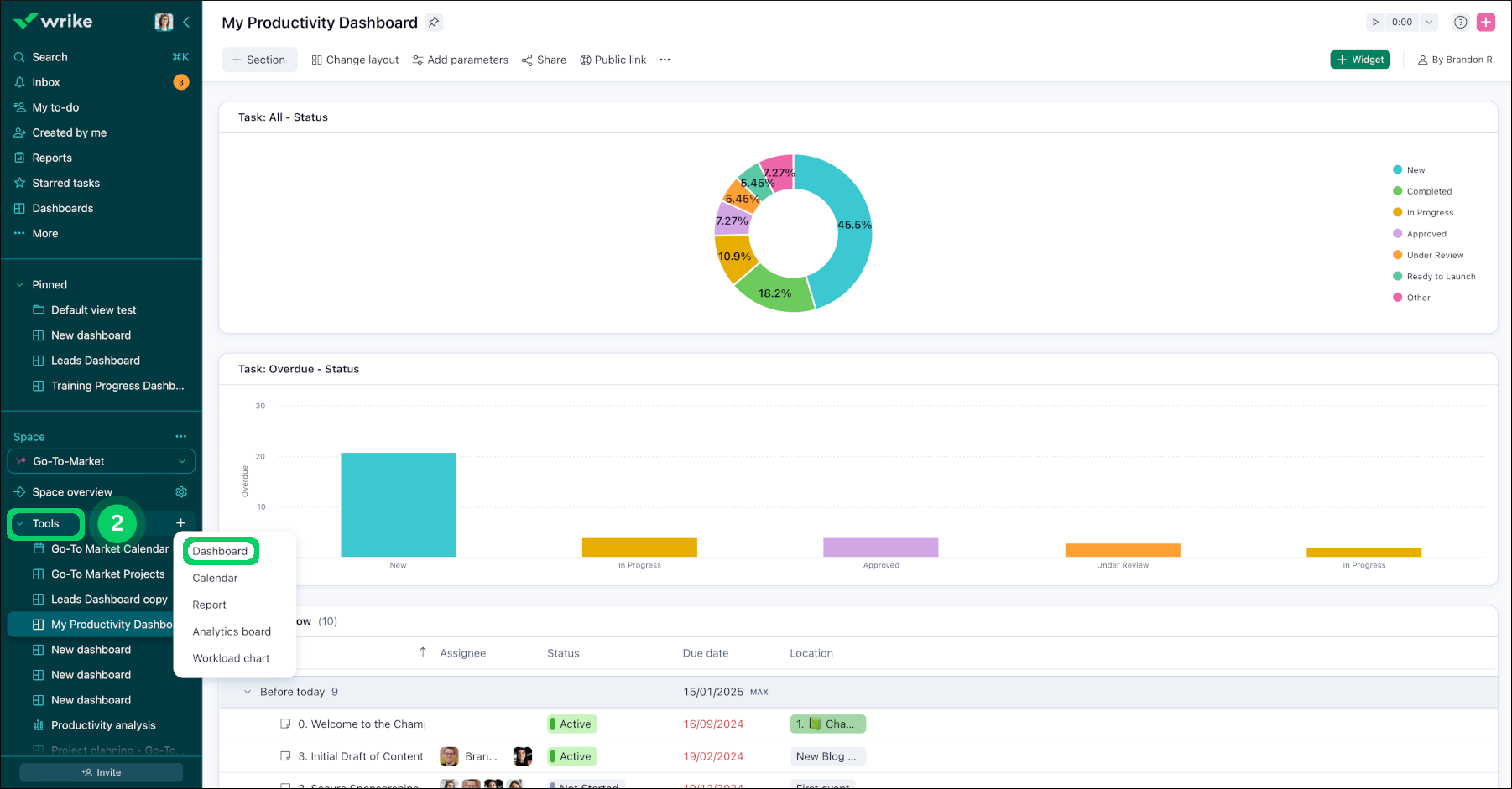
ダッシュボードには、サイドバーのその他ボタン 1 からアクセスできます。 また、Wrikeのダッシュボードはすべて、1つの特定のスペースに属しているので、サイドバーにあるツール 2 からもアクセスできます。 各ダッシュボードは1つのスペースにのみ属することができますが、他のフォルダー、プロジェクト、スペースのデータをいくつでも含めることができます。

スペース管理者であれば、管理するスペース内でダッシュボードとウィジェットを作成することができるようになりました。 スペース管理者でない場合、アクセスできるスペースで作成されたダッシュボードを表示することができます。

Access_dashboard_sheet_1.png
tools.png

FAQ

ダッシュボードを共有した場合、チームメイトには何が表示されるのでしょうか?

アカウント全体のタスクに基づく共有ウィジェット:アカウント全体のタスクをまとめたウィジェットを作成すると、チームメイトは自身と共有されているタスクのみを表示できます。 これにより、各ユーザーのビューをアクセス権に基づいてカスタマイズできます。

非共有フォルダーに基づくウィジェット:ユーザーと共有されていないフォルダーのタスクを表示するようにウィジェットが設定されている場合、そのウィジェットは該当ユーザーに空欄として表示されます。 ユーザーがそのフォルダー内の一部のタスクやサブ項目にアクセスできる場合でも、このルールが適用されます。

チームメイトに対して意図した情報がダッシュボードに表示されるように、フォルダーやタスクの共有設定を常に確認してください。

自分のアカウントでダッシュボードはいくつ作成できますか?

Team プランのユーザーは、共有スペース内のダッシュボードを 1 つだけ利用できます。

Business ユーザーは最大 50 個作成でき、Legacy EnterprisePinnacle および Apex アカウントのユーザーは最大 200 個作成できます。 この上限は、自分で作成したダッシュボードのみに適用されます。 また、アカウントの他のメンバーが共有した追加のダッシュボードにもアクセスできます。

数式[期日] - [開始日]に基づいて期間を追跡するためのカスタムフィールドを作成しています。 CFの値がシステムの期間フィールドの値と異なるのはなぜですか?

システムの「期間」フィールドは勤務日のみを計算しますが、カスタム作成された[期間]フィールドは、週末や祝日などの非稼働日を含むカレンダー日数を計算します。

サブタスクを単独のタスクとしてテーブルウィジェットに表示するにはどうすればよいですか?

ウィジェット内でサブタスクをすべて個別に表示できるため、レビュー時に見落としが発生しません:

  • ウィジェットの上部にある3ドットメニューをクリックします。

  • ドロップダウンメニューから[フラットリストとして表示]オプションを選択します。

ヒント

[フラットリストとして表示]機能を使用すると、すべてのタスクとサブタスクの可視性が大幅に向上し、タスクの管理と追跡により効果的なダッシュボードを作成できます。

次は何ですか?

トップ