All articles

Dashboards

TL;DR

Dashboards in Wrike provide customizable views to track project performance and key metrics. Create and organize widgets, analyze data from multiple sources, and share insights to support better visibility and decision-making across your work.

Table 1. Availability - Legacy plans


Availability: Legacy Professional, Legacy Business, Legacy Enterprise.; Unavailability: Legacy Free.;

Table 2. Availability


Availability: Team, Business, Pinnacle, Apex. ; Unavailability: Free;

Overview

Dashboards are available to all users on paid accounts except for Collaborators, Contributors and Viewers.

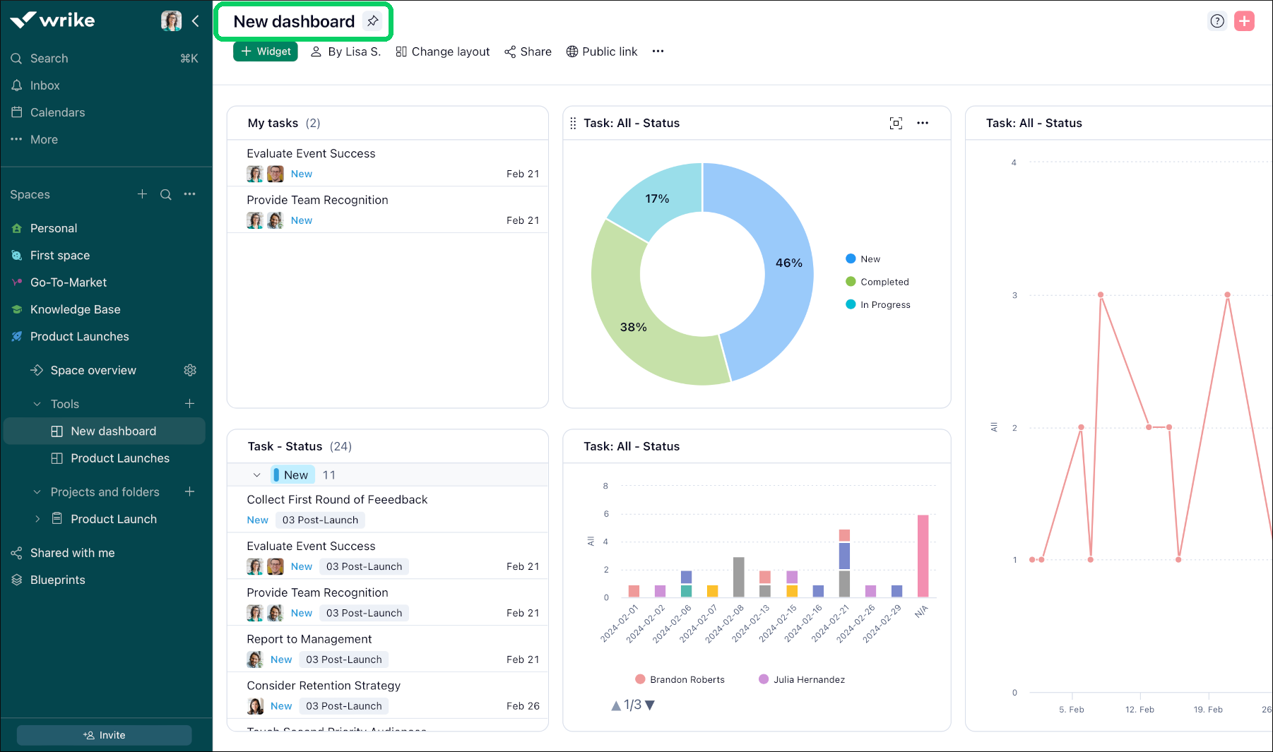
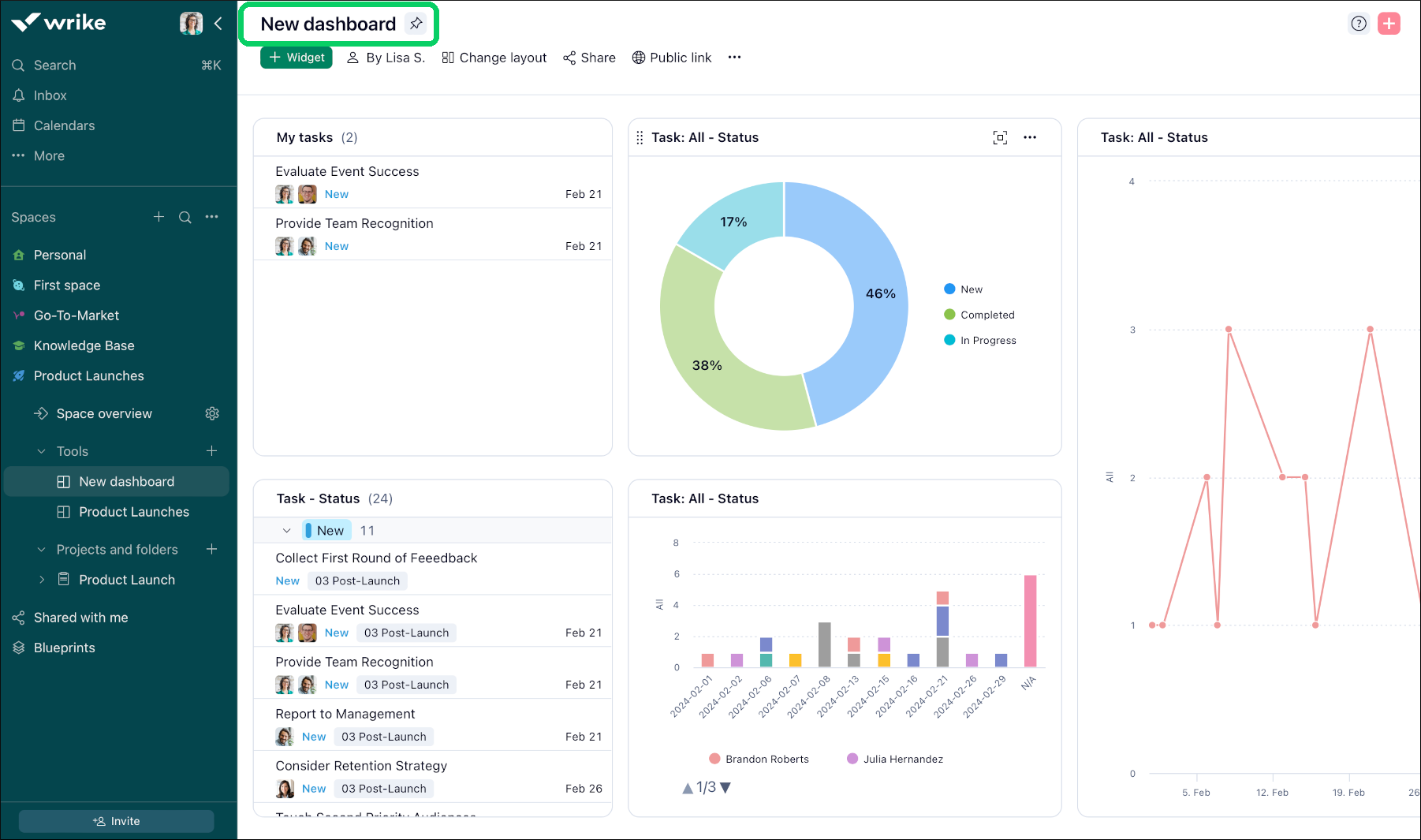
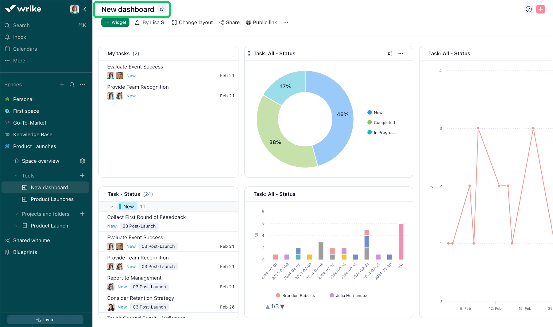
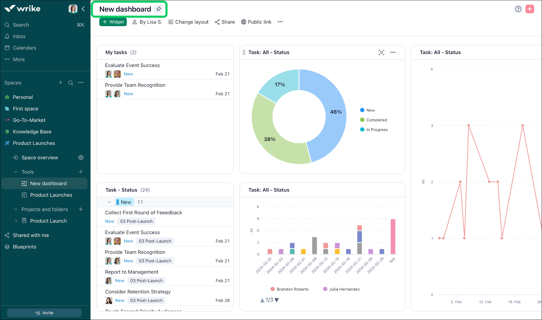
Dashboards offer enhanced customization for a deeper understanding of project KPIs and task progress.

Customization at Your Fingertips: Create, customize, and save various charts as widgets, enabling personalized views for operational and analytical purposes.Robust Features for User Empowerment: Engage with capabilities like widget duplication, intuitive drag-and-drop organization, effective grouping, innovative navigation, and public link creation.

Analytical Enhancements: Utilize comprehensive features such as date breakdowns, simultaneous multiple metrics analysis, and detailed approvals reporting.

Chart View Enhancement: A specialized chart view, leveraging the same visualization engine as Dashboards, focuses on graphical data representation. Available at the space, folder, or project level, it complements the dashboard experience without aggregating data across spaces, a feature unique to Dashboards.

Empowering Decision-Making: Designed to meet diverse user requirements, Dashboards facilitate enhanced decision-making through extensive customization, adaptability, and collaborative functionalities, ensuring users can harness the full potential of their project data.

Dashboards have been designed to cater to diverse user needs and enhance decision-making processes through flexibility, customization options, and collaborative features. Key highlights include:

  • Data Source: You will have the ability to pull data from multiple locations like folders, projects, and spaces. To do this, you must have the necessary permissions to access these locations. In other words, you must have direct access to these locations or these folders, projects, and spaces need to be shared with you.

  • Layout Options: You can choose between a flat list or hierarchical layout for organizing data, providing visibility or nesting as required.

  • Widget Resizing: Widgets are resizable, allowing you to adjust their size based on preferences and the amount of information displayed.

  • Sharing Dashboards: When you create a dashboard it will be private and visible only to you until you choose to share it and start collaborating.

  • Adding New Fields: You can add new fields or data points to widgets, enabling customization to meet evolving business needs.

  • Groupings: Grouping functionality helps organise and categorise data within widgets, facilitating analysis and understanding.

  • Public Links: Now, you can easily share a dashboard via public links outside of your team, plan, or even organization. Anyone with the link can view this dashboard, but they cannot edit or open items to see more detail.

Note

Dashboards will only have access to fields and data elements that are available in the plan that customers are subscribed to.

New_dashboard_Sheet_1_.png

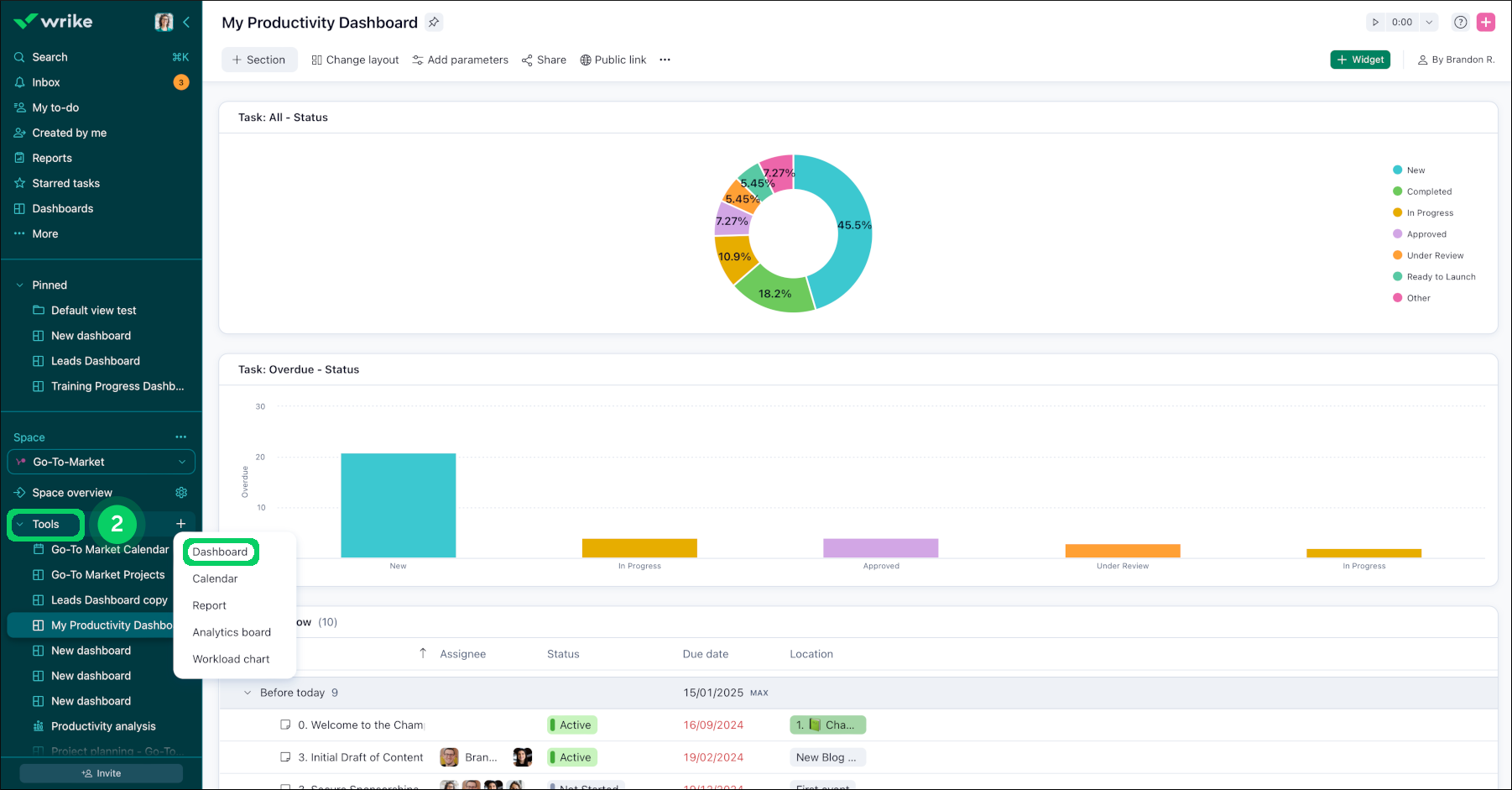
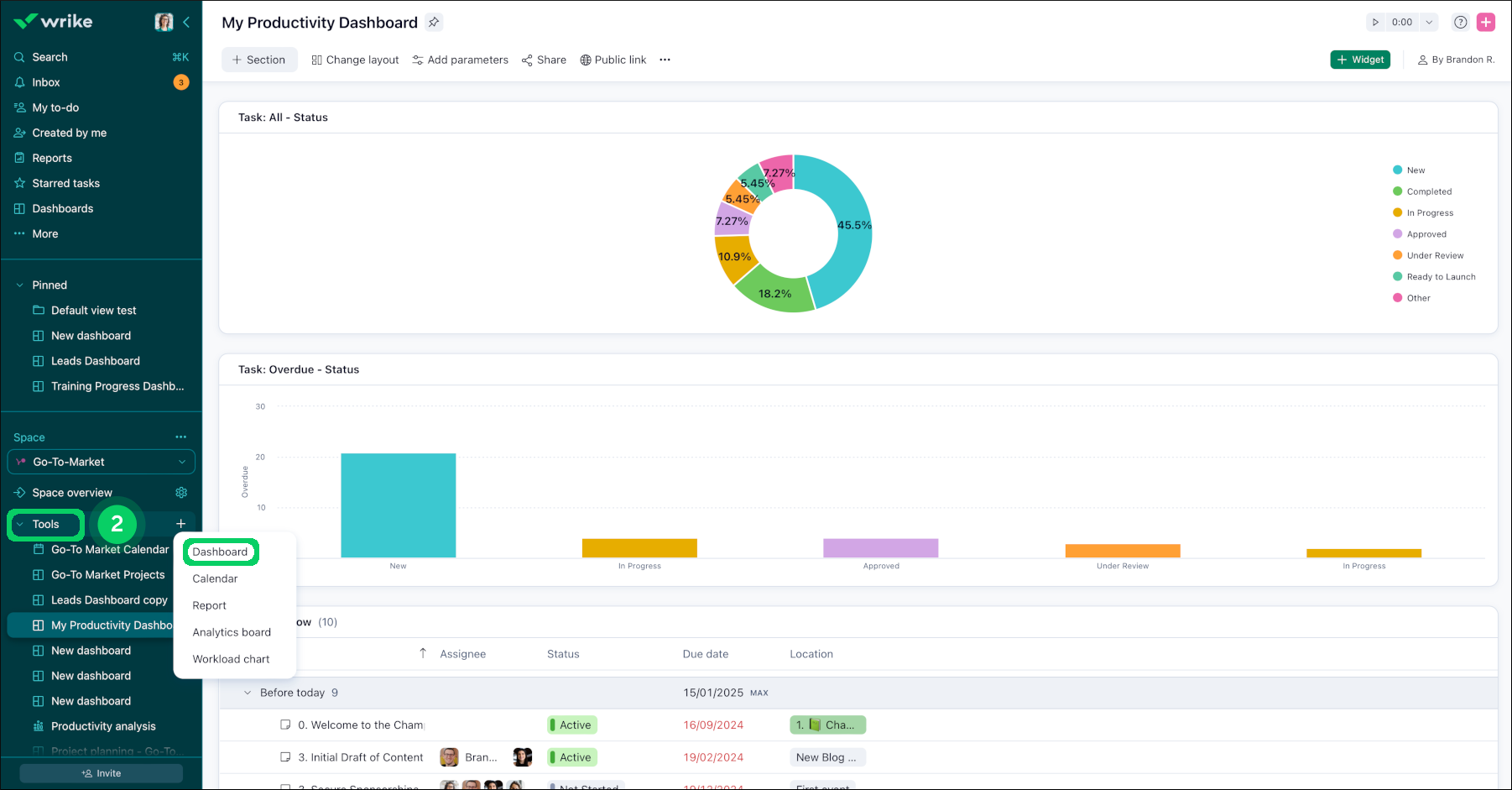
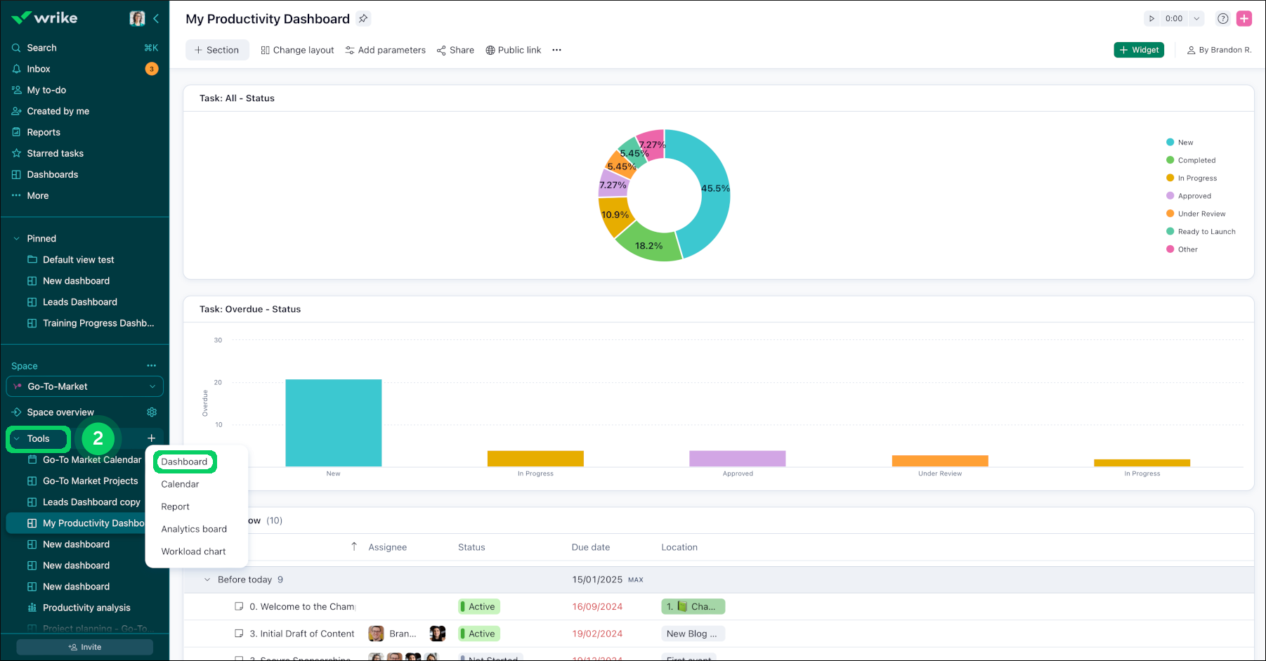
Access Dashboards

You can access your dashboards from the sidebar under the More button 1 . In addition, all dashboards in Wrike belong to one particular space, so they can also be accessed under Tools  2 in the sidebar. While each dashboard can belong to only one space, they can contain data from any number of other folders, projects, and spaces.

If you're a space admin, now you'll be able to create dashboards and widgets in the space that you manage. If you're not a space admin, you'll be able to view dashboards created in spaces that you have access to.

Access_dashboard_sheet_1.png
tools.png

FAQ

If I share a dashboard, what can my teammates see?

Shared Widgets Based on Account-wide Tasks: If you create a widget that compiles tasks from across the entire account, teammates can only view the tasks that are shared with them. This ensures that each user's view is customized based on their access permissions.

Widgets Based on Unshared Folders: When a widget is configured to display tasks from a folder that isn't shared with a user, that widget will appear empty for them. This applies even if the user has access to some tasks or subitems within that folder.

Note

Always verify the sharing settings of your folders and tasks to ensure that your dashboard displays the intended information to your teammates.

How many Dashboards can I create in my account?

Team plan users can access only one dashboard in a shared space.

Business users can create up to 50, Legacy Enterprise, Pinnacle and Apex account users can create up to 200. This limit only applies to the Dashboards you create. You can also access additional Dashboards shared by other members of your account.

I have a formula custom field to track duration based on the formula [Due date] - [Start date]. Why are the values in my CF different from the system Duration field?

The system "Duration" field calculates only working days, while a custom-created duration field accounts for calendar days including non-working days such as weekends, holidays, etc.

How do I show subtasks as standalone tasks in a Table widget?

You can display all subtasks separately within the widget, ensuring none are missed during your review:

  • Click on the three-dot menu at the upper corner of the widget.

  • Select the 'Show as a flat list' option from the dropdown menu.

Tip

Utilizing the 'Show as a flat list' feature can significantly enhance the visibility of all tasks and subtasks, making your dashboard more effective for task management and tracking.

Top