Alle Artikel

Widget-Editor

Tabelle 9. Verfügbarkeit — Legacy Tarife


Verfügbarkeit: Legacy Professional, Legacy Business, Legacy Enterprise.; Nichtverfügbarkeit: Legacy Free.;

Tabelle 10. Verfügbarkeit


Verfügbarkeit: Team, Business, Enterprise, Pinnacle. ; Nichtverfügbarkeit: Kostenlos;

Übersicht

Alle Benutzer außer Mitwirkenden und Beitragenden auf kostenpflichtigen Konten haben Zugriff auf den Widget-Editor.

Nutzer können ihre Widgets durch eine Reihe von Metriken erweitern, die eine detaillierte Analyse der ausgewählten quantitativen Daten ermöglichen. Diese Metriken können verschiedene Aspekte des Aufgaben- und Projektmanagements widerspiegeln:

Statusindikatoren: Beinhalten Metriken wie Aktiv, Erledigt und Überfällig, um den Aufgabenfortschritt zu verfolgen. Freigabenbezogene Kennzahlen: Freigaben analysieren, mit Metriken wie Gesamt-, Maximal- und Durchschnittsdauer des Freigabevorgangs, sowie ausstehende, abgeschlossene und überfällige Freigaben.

Zeit- und Finanzmetriken: Integrieren Sie zeitbezogene Metriken (z. B. Zeiteinsatz, Aufwand, verrechenbar/nicht verrechenbar) und Finanzen (z. B. tatsächliche/geplante Gebühren und Kosten), um einen umfassenden Überblick über die Projekteffizienz und den Finanzstatus zu erhalten.

Hinweis

  • Durch die Auswahl relevanter Kennzahlen für Ihr Widget erhalten Sie tiefere Einblicke in Ihre Projekte und verbessern so die Entscheidungsfindung und die Effektivität des Projektmanagements.

  • Beim Reporting über benutzerdefinierte Element-Typen zeigt die Metrikliste nur die Custom Fields an, die direkt in den Einstellungen des benutzerdefinierten Element-Typs hinzugefügt wurden.

Wählen Sie den Widget-Umfang oder aktualisieren Sie Elemente, über die berichtet werden soll

Im Dropdown-Menü Berichterstattung über können Sie wählen, ob Sie alle projektbasierten Elemente, aufgabenbasierten Elemente oder bestimmte benutzerdefinierte Elemente abrufen möchten. Beachten Sie bitte, dass in diesem Menü nur benutzerdefinierte Elemente angezeigt werden, die zu den gewählten Quell-Speicherplätzen gehören.

SS_WidgetScope.png

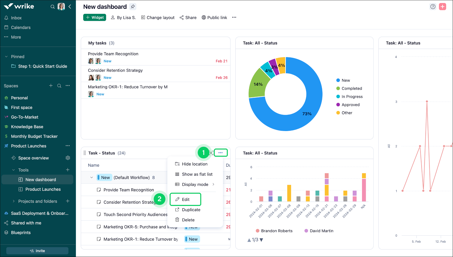
Widget modifizieren

Vorgehensweise, um ein Widget zu modifizieren:

  1. Rufen Sie das Widget auf, das Sie anpassen möchten.

  2. Suchen Sie das Drei-Punkte-Symbol 1 im Titel des Widgets.

  3. Wählen Sie im Dropdown-Menü die Option Bearbeiten 2.

  4. Navigieren Sie zum Daten Tool 3 auf der rechten Seite des Bildschirms.

  5. Suchen Sie im Daten Abschnitt die Metriken Option 4 .

  6. Klicken Sie auf die Schaltfläche + 5, um die gewünschte Metrik hinzuzufügen.

  7. Wählen Sie aus der bereitgestellten Liste den Metrik-Typ.

  8. Klicken Sie abschließend auf Änderungen speichern 6, um Ihre Änderungen zu bestätigen.

Widget_Editor_sheet_2.png
Widget_Editor_sheet_3.png

Hinweis

Sobald Sie ein Widget (Tabelle oder Diagramm) erstellt haben, können Sie dessen Typ nicht mehr ändern. Wenn Sie beispielsweise ein Tabellen-Widget erstellen, kann es nicht in ein Diagramm-Widget umgewandelt werden (und umgekehrt). Für einen anderen Widget-Typ müssen Sie ein neues Widget erstellen.

Inklusion von Aufschlüsselungen

Aufschlüsselungen fügen wertvolle Ebenen zur Datenanalyse in Dashboards hinzu und ermöglichen es den Benutzern, ihre Daten aus mehreren Dimensionen zu untersuchen:

Primäre Aufschlüsselung: Mit der Funktion „Aufschlüsseln nach“ wird die Hauptkategorie Ihrer Datenanalyse definiert, z. B. Verantwortlicher oder Projekt.

Sekundäre Aufschlüsselung: Mit der Option „Gruppieren nach“ fügen Sie Tiefe hinzu und stellen eine sekundäre Ebene wie Status oder Priorität bereit, um Ihre Daten weiter zu segmentieren.

Die Aufschlüsselung der Daten nach Verantwortlichem und dann nach Status gibt beispielsweise Aufschluss darüber, wer an welchen Aufgaben arbeitet und wie weit diese fortgeschritten sind, was ein genaueres Verständnis der Arbeitslastverteilung und der Aufgabenerledigung ermöglicht.

Tipp

Durch Aufschlüsselungen können Sie Ihre Daten umfassend analysieren und komplizierte Details enthüllen, die eine fundierte Entscheidungsfindung und strategische Planung unterstützen.

Widget_Editor_sheet_4.png

Aufschlüsseln nach Auswahl

Um die Datumsaufschlüsselung auf ein bestimmtes Widget anzuwenden, gehen Sie wie folgt vor:

  1. Navigieren Sie zu dem Widget, das Sie modifizieren wollen 1.

  2. Klicken Sie im Titel des Widgets auf die Schaltfläche Drei-Punkte-Menü 2.

  3. Wählen Sie aus der eingeblendeten Menüliste die Option Bearbeiten 3.

  4. Wenn Sie sich im Bearbeitungsmodus befinden, suchen Sie auf der rechten Seite des Bildschirms den Bereich Aufschlüsseln nach 4.

  5. Klicken Sie auf das Dropdown-Menü und wählen Sie den Status Fertigstellungsdatum 5.

  6. Nachdem Sie Fertigstellungsdatum gewählt haben, wird ein Zeitrahmen eingeblendet.

  7. Wählen Sie eine der verfügbaren Optionen (Tag, Monat, Quartal, Jahr) 6, um die segmentierten Ergebnisse entsprechend anzuzeigen.

  8. Klicken Sie auf Änderungen speichern 7, um die Änderungen zu übernehmen.

Widget_Editor_sheet_5.png
Widget_Editor_sheet_6.png

Hinweis

Im Bereich „Aufschlüsseln nach“ bietet das Dropdown-Menü verschiedene Optionen wie Fälligkeitsdatum, Fertigstellungsdatum, Arbeitsablauf, Wichtigkeit, Autor, Erstellungsdatum, Startdatum, Element-Typ, Aufgaben-Typ, Verrechnungsart, Standort, Projekt und benutzerdefinierte Felder (Text, Einzelauswahl, Mehrfachauswahl, Kontrollkästchen, Datum, Benutzer und mit Datahub verknüpfte benutzerdefinierte Felder).

Gruppieren nach Auswahl

Die Funktion Gruppieren nach ermöglicht es Ihnen, Widget-spezifische Daten bequem zu kategorisieren und zu strukturieren und so Ihre analytischen Fähigkeiten zu verbessern.

Maßgeschneiderte Organisation: Sortieren und gruppieren Sie Ihre Daten nach bestimmten Kriterien, um Ihre Analysen anzupassen und tiefere Einblicke zu gewinnen.

Effizientes Datenmanagement: Diese Funktion hilft Ihnen, Ihre Informationen effektiver zu organisieren und zu interpretieren.

Tipp

Mit der Funktion Gruppieren Nach lassen sich Muster und Trends in Ihren Daten aufzeigen, sodass eine fundiertere Entscheidungsfindung und strategische Planung ermöglicht werden.

Die Auswahl Gruppieren Nach wird wie folgt angewendet:

  1. Navigieren Sie zu dem Widget, in dem sich die Daten befinden, die Sie organisieren möchten.

  2. Klicken Sie auf die im Widget-Titel befindliche Schaltfläche Drei-Punkte-Menü 1.

  3. Klicken Sie in der eingeblendeten Menüliste auf Bearbeiten 2.

  4. In den Bearbeitungsoptionen in der unteren rechten Ecke des eingeblendeten Fensters, scrollen Sie runter zur Option Gruppieren Nach 3.

  5. Wählen Sie die gewünschten Kriterien, nach denen die Daten gruppiert werden sollen.

  6. Klicken Sie auf die Schaltfläche Änderungen speichern 4, um Ihre Daten zu speichern.

Widget_Editor_sheet_7.png
Widget_Editor_sheet_8.png

Sortierung von Diagramm-Widgets

  1. Navigieren Sie zum Diagramm-Widget

  2. Wechseln Sie zur Registerkarte Design 1.

  3. Wählen Sie die Sortieroption, die sich am besten für Sie eignet.

  4. Je nach gewähltem Diagramm-Typ lassen sich die Daten sortieren 2 nach:

    • Wert

    • Alphabet

    • Feld-Reihenfolge

  5. Hier können Sie die Legenden-Position 3 festlegen oder komplett löschen.

    chart.png
  6. Die Optionen unter Anzeigen als 4 bestimmen, wie die Werte formatiert werden, während Sie mit der Maus über die einzelnen Segmente des Kreisdiagramms fahren.

  7. Wählen Sie, wie viele Nachkommastellen für die Werte angezeigt werden sollen 5.

    Note

    Wenn Sie „Automatisch“ wählen, werden nur die ersten drei signifikanten Ziffern angezeigt. Zum Beispiel würde 9.999 als 9,99k und 3,141 als 3,14 angezeigt.

  8. Ticken Sie das Kontrollkästchen, um die Datenbeschriftungen 6 in der Registerkarte Design anzuzeigen.

    Hinweis

    Standardmäßig ist diese Option für Donut-Diagramme aktiviert und für andere Diagrammtypen deaktiviert, um die Kompatibilität zu gewährleisten.

Sortierung von Tabellen-Widgets

Das Tabellen-Widget kann nach jedem System oder benutzerdefinierten Feld sortiert werden. Klicken Sie auf Sortieren, um die erforderliche Sortieroption zu wählen:

SS_TableWidget_1.png

Um nach einem benutzerdefinierten Feld zu sortieren, wählen Sie zunächst das gewünschte Feld im Menü Felder, und klicken Sie dann auf die Feldspalte, um sie als Sortieroption anzuwenden.

SS_Table_Widget_2.png

Was kommt als Nächstes?

Oben