Todos los artículos

Uso de secciones para organizar tus widgets

Tabla 12. Disponibilidad: planes heredados


Disponibilidad: Legacy Professional, Legacy Business, Legacy Enterprise. No disponibilidad: Legacy Free.

Tabla 13. Disponibilidad


Disponibilidad: Team, Business, Enterprise, Pinnacle. ; Unavailability: Free;

Descripción general

Los Dashboards están disponibles para todos los usuarios, excepto para los Collaborators y los Viewers, en todos los planes de pago. Los Contributors pueden ver los Dashboards que se compartan con ellos.

Usa las secciones para organizar tus widgets en los Dashboards. Esta funcionalidad se encuentra en la barra de herramientas de Dashboards en la parte superior, lo que te permite crear secciones para agrupar widgets relacionados.

Ventajas de usar secciones

Organización: Esta opción es útil cuando varios widgets se agrupan en un solo Dashboard.

Mejora del rendimiento: Usar secciones puede mejorar el rendimiento de tu Dashboard cargando solo los widgets relevantes, lo que acelera la carga de datos.

Nota

Puedes añadir hasta 20 secciones a un solo Dashboard. Esto ayuda a mantener tu Dashboard organizado y fácil de navegar.

Crear una sección

  1. Ve a Dashboards desde la barra lateral 1 o desde Herramientas 2 del espacio en el que estés.

    navigate_to_dashboard.png
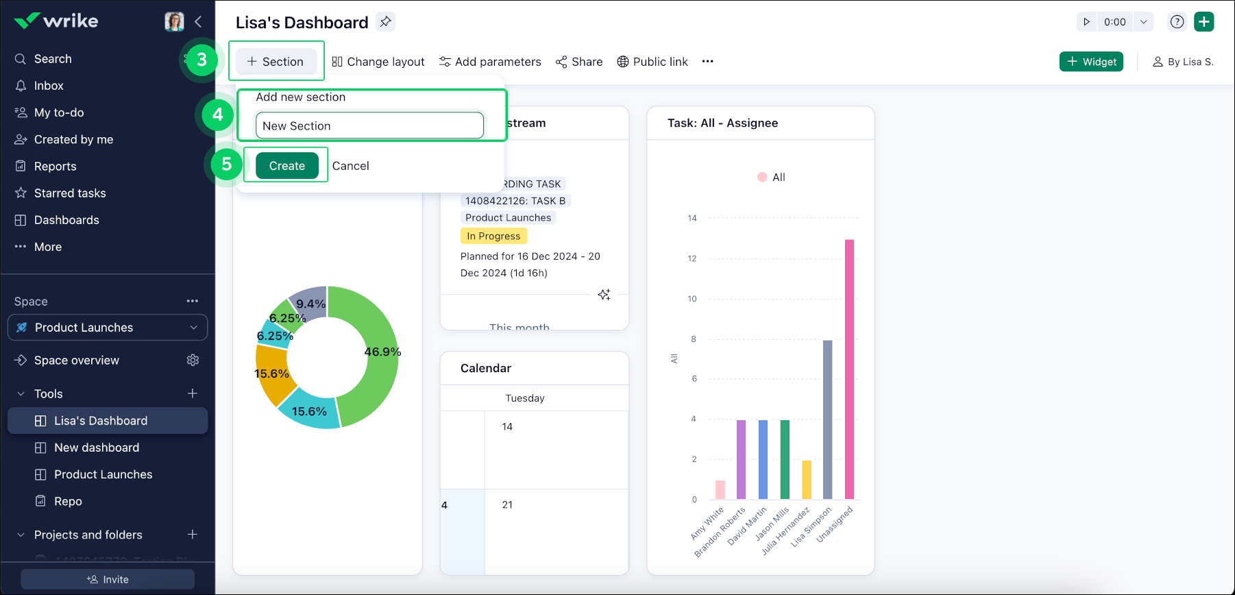
  2. Haz clic en el botón +Section 3 en la barra de herramientas superior de tu Dashboard para crear nuevas secciones y agrupar widgets relacionados.

  3. Elige un nombre para tu nueva sección 4 y haz clic en Create 5.

    create_new_section.png

Nota

Si no añades widgets a la nueva sección, se eliminará automáticamente al actualizar la página.

Añadir widgets a una sección

  1. Haz clic en el botón de menú de los tres puntos 6 del widget que quieras añadir a una sección.

  2. Selecciona Copy to section 7 y elige la sección adecuada de la lista 8.

copy_to_section.png
Superior