Todos los artículos

Duplicar widgets en los paneles de control

Tabla 21. Disponibilidad: planes heredados


Disponibilidad: Professional heredado, Business heredado, Enterprise heredado. No disponibilidad: Free heredado.

Tabla 22. Disponibilidad


Disponibilidad: Team, Business, Enterprise, Pinnacle. No disponibilidad: Free.

Descripción general

Todos los usuarios, excepto los colaboradores, los contribuyentes y los visualizadores, en todas las cuentas de pago, tienen la capacidad de duplicar widgets.

Replica un widget rápidamente en tu panel de control sin tener que volver a crearlo desde cero.

Duplicar widgets de panel de control

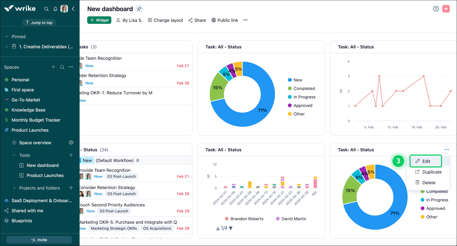
Para duplicar un widget en un panel de control, sigue estos pasos:

  1. Accede al panel de control que contiene el widget que quieres duplicar.

  2. Localiza el widget que quieres duplicar en el panel de control.

  3. Haz clic en el botón del menú de los tres puntos 1 a la derecha del nombre del widget.

  4. En el menú desplegable, selecciona Duplicar 2 para empezar a duplicar el widget.

  5. Se crea un widget que podrás personalizar a tu gusto.

  6. Haz clic en el botón de edición 3 para abrir la ventana del editor del widget.

  7. Puedes cambiarle el nombre 4 si hay varios widgets parecidos.

  8. Haz clic en Guardar cambios 5 para aplicar las modificaciones.

Widget_duplication_sheet_1.png
Widget_duplication_sheet_2.png
Widget_duplication_sheet_3.png

¿Qué viene ahora?

Superior