Todos los artículos

Paneles de control

TL;DR

Los dashboards en Wrike ofrecen vistas personalizables para hacer seguimiento al rendimiento del proyecto y a los indicadores clave. Crea y organiza widgets, analiza datos de múltiples fuentes y comparte insights para mejorar la visibilidad y la toma de decisiones en todo tu trabajo.

Tabla 1. Disponibilidad: planes heredados


Disponibilidad: Professional heredado, Business heredado, Enterprise heredado. No disponibilidad: Free heredado.

Tabla 2. Disponibilidad


Disponibilidad: Team, Business, Pinnacle, Apex. No disponibilidad: Free.

Descripción general

Los paneles de control están disponibles para todos los usuarios en cuentas pagas excepto para Colaboradores, Contribuyentes y Observadores.

Los paneles de control ofrecen opciones de personalización mejoradas para tener un control más profundo de los KPI de los proyectos y del progreso de las tareas.

Personalización al alcance de tu mano: crea, personaliza y guarda varios gráficos como widgets para poder disfrutar de vistas personalizadas con fines operativos y de análisis. Funciones excelentes para la capacitación de los usuarios: interactúa con funcionalidades como la duplicación de widgets, una organización intuitiva basada en arrastrar y soltar, una agrupación eficaz, una navegación innovadora y la creación de enlaces públicos.

Análisis mejorados: utiliza funciones integrales como los desgloses de fechas, el análisis simultáneo de varias métricas y los informes detallados de las aprobaciones.

Vista de gráfico mejorada: una vista de gráfico especializada, basada en el mismo motor de visualización que los paneles de control, se centra en la representación gráfica de los datos. Disponible a nivel de espacio, carpeta o proyecto, complementa la experiencia del panel de control sin agregar datos entre espacios, una función exclusiva de los paneles de control.

Reforzando la toma de decisiones: diseñados para satisfacer diversas necesidades de usuario, los paneles de control facilitan la toma de decisiones mejorada a través de personalización extensa, adaptabilidad y funcionalidades colaborativas, asegurando que los usuarios puedan aprovechar todo el potencial de sus datos de proyecto.

Los paneles de control han sido diseñados para atender diversas necesidades del usuario y mejorar los procesos de toma de decisiones mediante flexibilidad, opciones de personalización y características colaborativas. Entre los principales aspectos se incluyen los siguientes:

  • Fuente de datos: podrás extraer datos de varias ubicaciones, como carpetas, proyectos y espacios. Para ello, debes contar con los permisos necesarios para acceder a dichas ubicaciones. En otras palabras, debes tener acceso directo a estas ubicaciones, o bien las carpetas, los proyectos y los espacios deben compartirse contigo.

  • Opciones de diseño: puedes elegir entre una lista plana o un diseño jerárquico para organizar los datos a fin de obtener visibilidad o datos anidados según las necesidades.

  • Redimensionamiento de los widgets: puedes cambiar el tamaño de los widgets para ajustarlo a tus preferencias y a la cantidad de información mostrada.

  • Uso compartido de los paneles de control: cuando creas un panel de control, este será privado de forma predeterminada, y solo tú podrás verlo hasta que decidas compartirlo y empezar a colaborar.

  • Adición de nuevos campos: puedes añadir nuevos campos o puntos de datos a los widgets, lo que te permite personalizar la visualización para satisfacer la evolución de las necesidades de tu empresa.

  • Agrupaciones: la funcionalidad de agrupación te ayuda a organizar y clasificar los datos dentro de los widgets, lo que facilita el análisis y la comprensión.

  • Enlaces públicos: con los enlaces públicos, ahora puedes compartir fácilmente un panel de control fuera de tu equipo, de tu plan o incluso de tu organización. Cualquier persona que tenga el enlace puede ver este panel de control, pero no puede editar ni abrir sus elementos para consultar más detalles.

Nota

Los paneles de control solo tendrán acceso a los campos y elementos de datos que están disponibles en el plan al cual los clientes están suscritos.

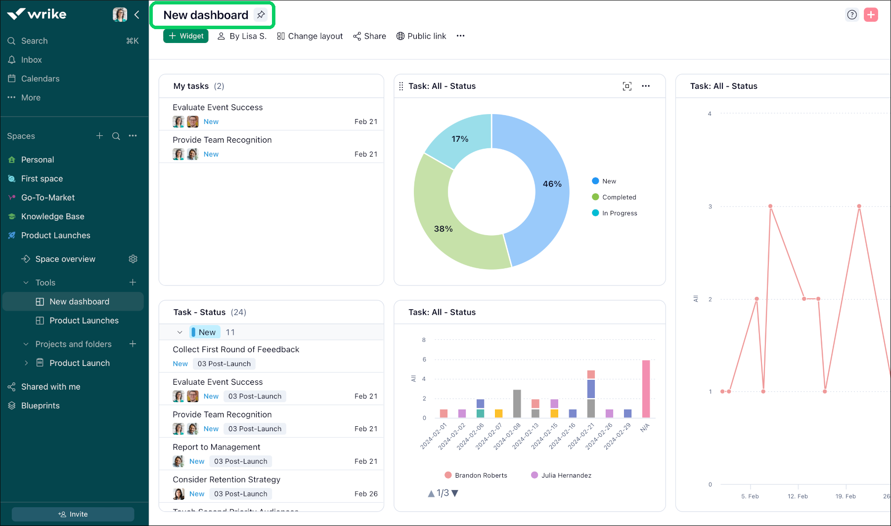
New_dashboard_Sheet_1_.png

Acceder a los paneles de control

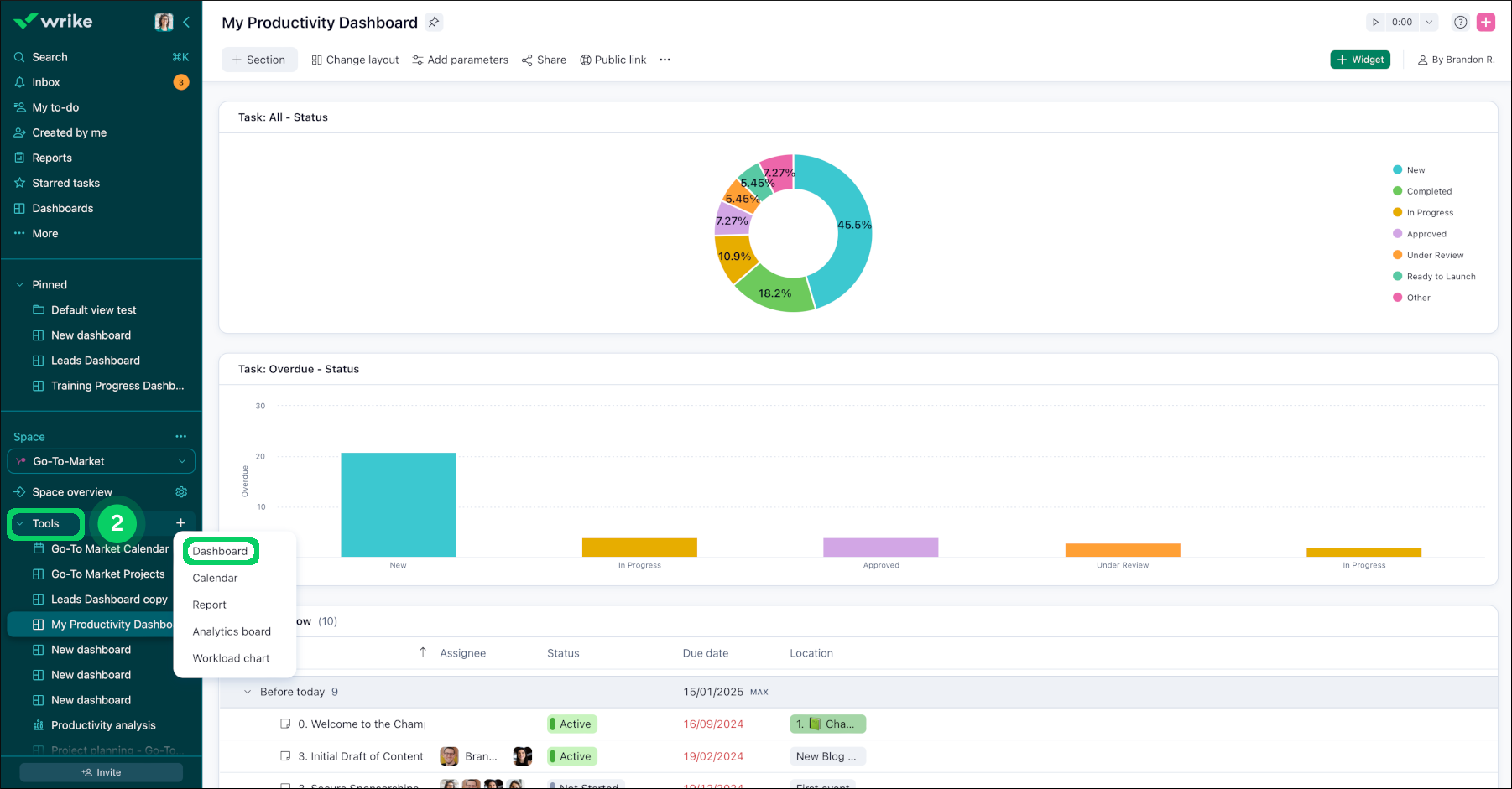
Puedes acceder a tus paneles de control desde la barra lateral, en la sección Más 1. Además, todos los paneles de control de Wrike pertenecen a un espacio concreto, por lo que también puedes acceder a ellos desde la sección Herramientas  2 de la barra lateral. A pesar de que cada panel de control puede pertenecer a un único espacio, puede contener datos de otras carpetas, proyectos y espacios diversos.

Si eres administrador de un espacio, ahora podrás crear paneles de control y widgets en el espacio que gestionas. Si no eres administrador de un espacio, podrás ver los paneles de control creados en los espacios a los que tienes acceso.

Access_dashboard_sheet_1.png
tools.png

FAQ

Si comparto un panel de control, ¿qué contenido pueden ver mis compañeros de equipo?

Widgets compartidos basados en tareas a nivel de toda la cuenta: si creas un widget que compila tareas de toda la cuenta, tus compañeros de equipo solo podrán ver las tareas compartidas con ellos. Esto garantiza que la vista de cada usuario esté personalizada en función de sus permisos de acceso.

Widgets basados en carpetas no compartidas: cuando un widget está configurado para mostrar tareas de una carpeta que no está compartida con un usuario, dicho widget aparecerá vacío para dicho usuario. Esto se aplica aunque el usuario tenga acceso a algunas tareas o subelementos dentro de dicha carpeta.

Nota

Verifica siempre la configuración del uso compartido de tus carpetas y tareas para asegurarte de que tu panel de control muestra la información deseada a tus compañeros de equipo.

¿Cuántos paneles de control puedo crear en mi cuenta?

Los usuarios del plan Team pueden acceder solo a un panel de control en un espacio compartido.

Los usuarios del plan Business pueden crear hasta 50; los usuarios de las cuentas Legacy Enterprise, Pinnacle y Apex pueden crear hasta 200. Este límite solo se aplica a los paneles de control que creas. También puedes acceder a paneles de control adicionales compartidos por otros miembros de tu cuenta.

Tengo un campo personalizado de fórmula para realizar un seguimiento de la duración según la fórmula [Fecha de vencimiento] - [Fecha de inicio]. ¿Por qué los valores de mi campo personalizado no coinciden con los del campo de duración del sistema?

El campo "Duración" del sistema calcula solo los días laborables, mientras que el campo de duración personalizado tiene en cuenta los días naturales, incluidos los no laborables, como los fines de semana, los días festivos, etc.

¿Cómo puedo mostrar las subtareas como tareas independientes en un widget de Tabla?

Puedes mostrar todas las subtareas por separado dentro del widget, asegurándote de que no se te pase ninguna durante la revisión:

  • Haz clic en el menú de los tres puntos en la esquina superior derecha del widget.

  • Selecciona la opción "Mostrar como una lista plana" en el menú desplegable.

Consejo

Utilizar la función "Mostrar como una lista plana" puede mejorar significativamente la visibilidad de todas las tareas y subtareas, por lo que el panel de control resultará más eficaz para la gestión y el seguimiento de las tareas.

¿Qué sigue a continuación?

Superior