All articles

Using Sections to Organize Your Widgets

Table 12. Availability - Legacy plans


Availability: Legacy Professional, Legacy Business, Legacy Enterprise.; Unavailability: Legacy Free.;

Table 13. Availability


Availability: Team, Business, Enterprise, Pinnacle. ; Unavailability: Free;

Overview

Dashboards are available for all users, except Collaborators and Viewers, on all paid plans. Contributors can view Dashboards shared with them.

Use Sections to organize your widgets on the Dashboards. This functionality can be found in the Dashboards toolbar at the top, allowing you to create sections to group related widgets.

Benefits of Using Sections

Organization: This option is helpful when several widgets are grouped under a single Dashboard.

Performance Improvement: Using Sections can improve your Dashboard performance by loading only the relevant widgets, resulting in faster data loading.

Note

You can add up to 20 sections to a single dashboard. This helps keep your dashboard organized and easy to navigate.

Create a Section

  1. Navigate to Dashboards either from the sidebar 1 or from tools 2 in the space you are in.

    navigate_to_dashboard.png
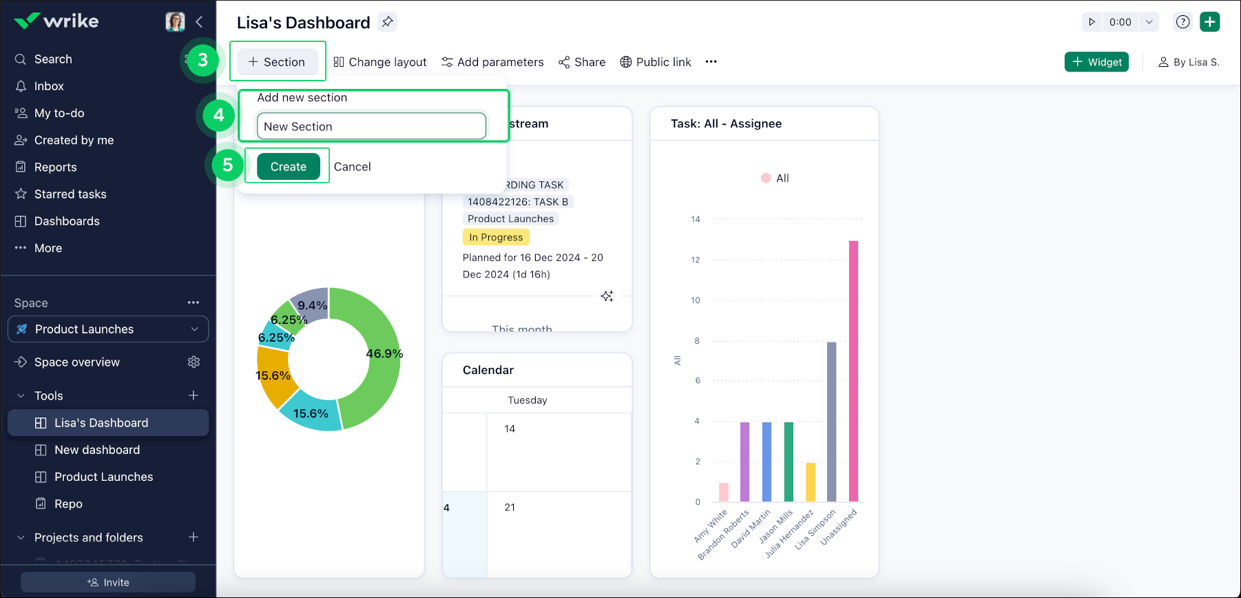
  2. Click on the +Section button 3 in the top toolbar of your Dashboard to create new Sections and group related widgets.

  3. Choose a name for your new Section 4 and click Create 5.

    create_new_section.png

Note

If no widgets are added to the new Section, it will be deleted automatically after a page refresh.

Add Widgets to a Section

  1. Click on the three-dot menu button 6 of the widget you want to add to a Section.

  2. Select Copy to section 7 and choose the appropriate Section from the list 8.

copy_to_section.png
Top