すべての記事

セクションを活用してウィジェットを整理

テーブル 12. 利用可能 - 従来のプラン


利用可能:従来のProfessional、従来のBusiness、従来のEnterprise。利用不可:従来のFree。

テーブル 13. 利用可能


利用可能: Team, Business, Enterprise, Pinnacle。 利用不可:Free;

概要

ダッシュボードは有料プランのすべてのユーザーが利用できますが、CollaboratorsViewers は対象外です。 Contributors は共有されたダッシュボードを閲覧できます。

セクションを使用して、Dashboards 上のウィジェットを整理します。 この機能は上部のダッシュボードツールバーにあり、関連するウィジェットをまとめるセクションを作成できます。

セクションを使用するメリット

整理: 複数のウィジェットを 1 つのダッシュボードにまとめる場合に便利です。

パフォーマンス向上: セクションを使用すると、関連するウィジェットのみを読み込むためダッシュボードのパフォーマンスが向上し、データの読み込みが速くなります。

注記

1 つのダッシュボードに最大 20 個のセクションを追加できます。 これによりダッシュボードを整理し、簡単に操作できるようになります。

セクションを作成

  1. サイドバー 1 から、または現在のスペースのツール 2 から Dashboards に移動します。

    navigate_to_dashboard.png
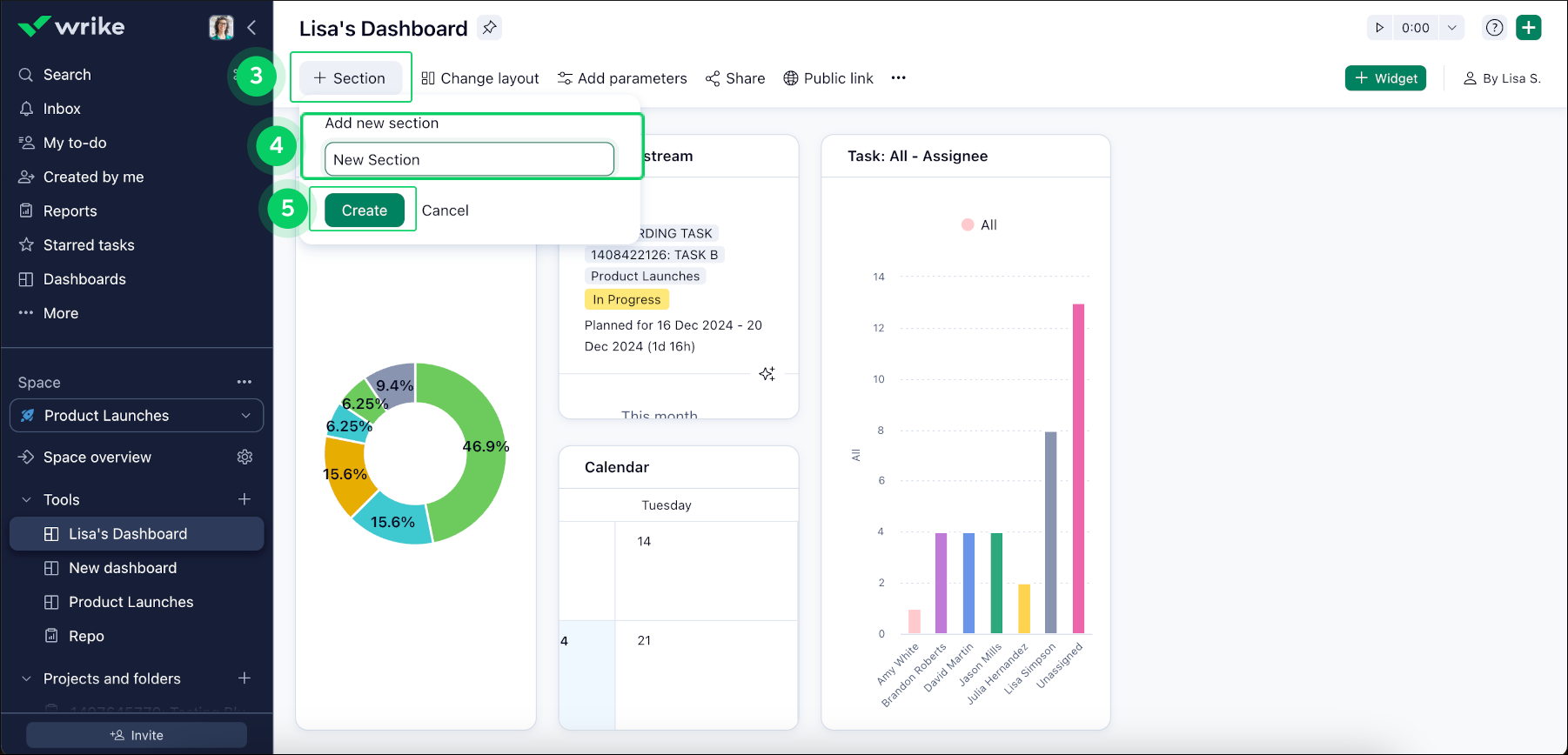
  2. ダッシュボード上部のツールバーにある +Section ボタン 3 をクリックして、新しいセクションを作成し、関連するウィジェットをグループ化します。

  3. 新しいセクションに名前を付け 4Create 5 をクリックします。

    create_new_section.png

注記

新しいセクションにウィジェットが追加されていない場合、ページを更新すると自動的に削除されます。

ウィジェットをセクションに追加

  1. セクションに追加したいウィジェットの 3ドット メニューボタン 6 をクリックします。

  2. Copy to section 7 を選択し、リストから適切なセクションを選びます 8

copy_to_section.png
トップ