Todos los artículos

Crear calendarios y capas

Tabla 3. Disponibilidad: planes heredados


Disponibilidad: Business legado, Enterprise legado. No disponibilidad: Free legado, Professional legado.

Tabla 4. Disponibilidad


Disponibilidad: Business, Enterprise, Pinnacle. ; No disponibilidad: Gratis, Equipo;

Descripción general

Los usuarios normales y externos pueden crear calendarios y, de forma predeterminada, capas de calendario. En los calendarios compartidos, los roles de acceso de los usuarios pueden impedirles crear capas.

Los calendarios te ayudan a mantener un registro del trabajo que se debe hacer y cuándo. En Wrike, los calendarios constan de capas. Cada capa muestra las tareas o proyectos de acuerdo con los filtros y otros parámetros establecidos al crearlos.

Crear calendarios

Calendars_-_Create_calendar.png
  1. Accede a la sección Calendarios.

  2. Siguiente:

    • Si se trata de tu primer calendario: haz clic en Crear nuevo.

    • Si ya tienes algún calendario, expande el panel de calendarios de la izquierda y haz clic en + Nuevo calendario 1.

  3. Escribe un nombre para el calendario 2 y selecciona un espacio al que pertenecerá el calendario 3. De forma predeterminada, todos los calendarios nuevos pertenecen al espacio Personal, y tales calendarios no se comparten con otros usuarios. Si seleccionas otro espacio, el calendario se compartirá automáticamente con todos los usuarios de dicho espacio.

    Nota

    Solo puedes añadir calendarios a los espacios de los que eres administrador.

  4. Haz clic en Crear 4.

Consejo

También puedes crear calendarios directamente desde un espacio pertinente a través de la sección Herramientas.

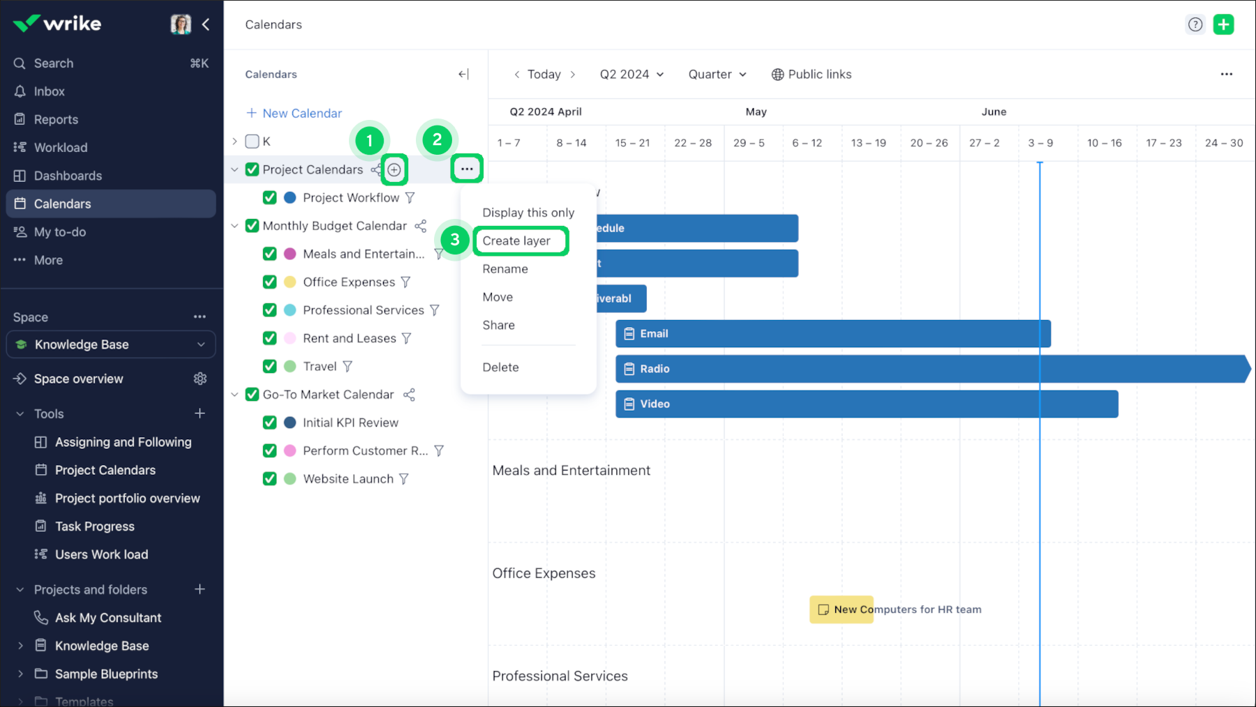
Crear capas de calendario

Calendars_-_Create_layer.png
CreatingCalendars_CreateLayer_2.png
  1. Desplázate hasta el calendario en el que quieres añadir una capa y pasa el puntero del ratón sobre su nombre.

  2. Haz clic en el icono + 1 que aparece. Como alternativa, puedes hacer clic en el botón del menú de los tres puntos 2 situado junto al nombre del calendario o hacer clic con el botón derecho en el nombre del calendario y seleccionar Crear capa 3 en el menú que aparece.

  3. En la ventana emergente:

    • Introduce un nombre para la capa 4.

    • Elige un tipo de capa: clásica; inteligente basada en tareas o inteligente basada en proyectos 5.

    • Para capas inteligentes: selecciona de qué carpetas, proyectos o espacios deseas extraer tareas o proyectos 6, elige si quieres o no incluir tareas y proyectos de subcarpetas y subproyectos 7, y aplica filtros 8.

    • Elige cómo mostrar las tareas y los proyectos. Las barras de tareas o proyectos pueden indicar la duración completa o solamente la fecha límite 9.

  4. Haz clic en Guardar 10.

La capa ya se ha creado.

Preguntas frecuentes

¿Cuántos calendarios puedo tener?

No hay límite en el número de calendarios que puedes crear. Tampoco existe ningún límite en la cantidad de calendarios que se pueden compartir contigo.

¿Puedo crear capas basadas en varias carpetas, proyectos y espacios?

Sí. En las capas clásicas, selecciona manualmente las tareas que deseas incluir desde cualquier ubicación. En las capas inteligentes, puedes seleccionar varios orígenes.

Superior