Alle Artikel

Bereiche verwenden, um Widgets zu organisieren

Tabelle 12. Verfügbarkeit — Legacy Tarife


Verfügbarkeit: Legacy Professional, Legacy Business, Legacy Enterprise.; Nichtverfügbarkeit: Legacy Free.;

Tabelle 13. Verfügbarkeit


Verfügbarkeit: Team, Business, Enterprise, Pinnacle. ; Unavailability: Free;

Übersicht

Dashboards sind für alle Benutzer auf allen kostenpflichtigen Plänen verfügbar, mit Ausnahme von Collaborators und Viewers. Contributors können Dashboards anzeigen, die für sie freigegeben wurden.

Nutzen Sie Abschnitte, um Ihre Widgets auf den Dashboards zu organisieren. Diese Funktion befindet sich in der Dashboards-Symbolleiste oben und ermöglicht es Ihnen, Abschnitte zu erstellen, um zusammengehörige Widgets zu gruppieren.

Vorteile der Verwendung von Abschnitten

Organisation: Diese Option ist hilfreich, wenn mehrere Widgets unter einem einzigen Dashboard gruppiert sind.

Leistungsverbesserung: Durch die Verwendung von Abschnitten kann die Leistung Ihres Dashboards verbessert werden, indem nur die relevanten Widgets geladen werden, was zu einer schnelleren Datenladezeit führt.

Hinweis

Sie können bis zu 20 Abschnitte zu einem einzelnen Dashboard hinzufügen. Dies hilft dabei, Ihr Dashboard übersichtlich zu halten und die Navigation zu erleichtern.

Abschnitt erstellen

  1. Navigieren Sie zu Dashboards, entweder über die Seitenleiste 1 oder über Tools 2 im aktuellen Space.

    navigate_to_dashboard.png
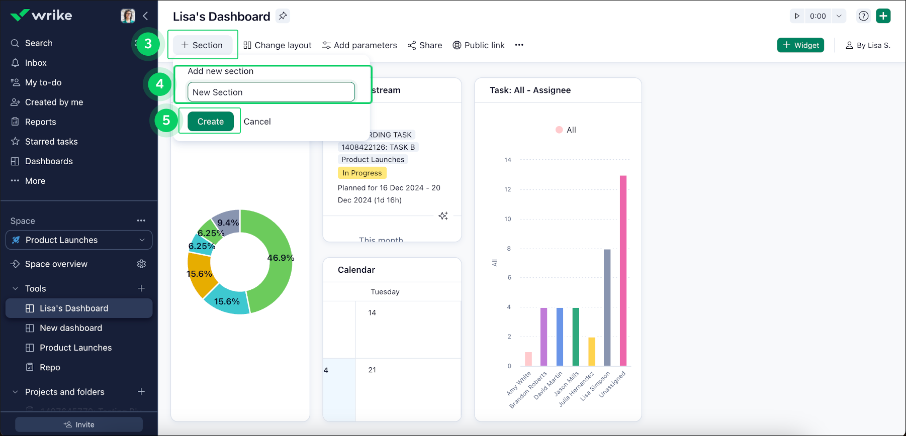
  2. Klicken Sie in der oberen Symbolleiste Ihres Dashboards auf die Schaltfläche +Section 3, um neue Abschnitte zu erstellen und zusammengehörige Widgets zu gruppieren.

  3. Benennen Sie Ihren neuen Abschnitt 4 und klicken Sie auf Create 5.

    create_new_section.png

Hinweis

Wenn einem neuen Abschnitt keine Widgets hinzugefügt werden, wird er nach dem Aktualisieren der Seite automatisch gelöscht.

Widgets zu einem Abschnitt hinzufügen

  1. Klicken Sie auf die Drei-Punkte-Menüschaltfläche 6 des Widgets, das Sie zu einem Abschnitt hinzufügen möchten.

  2. Wählen Sie Copy to section 7 und wählen Sie den entsprechenden Abschnitt aus der Liste 8 aus.

copy_to_section.png

Wie geht es weiter?

Oben