Alle Artikel

Die Größe des Widgets anpassen

Tabelle 23. Verfügbarkeit — Legacy Tarife


Verfügbarkeit: Legacy Professional, Legacy Business, Legacy Enterprise.; Nichtverfügbarkeit: Legacy Free.;

Tabelle 24. Verfügbarkeit


Verfügbarkeit: Team, Business, Enterprise, Pinnacle. ; Nichtverfügbarkeit: Free;

Überblick

Alle Benutzer auf kostenpflichtigen Accounts – mit Ausnahme von Collaborators, Contributors und Viewers – haben die Möglichkeit, die Größe eines Widgets anzupassen.

Anpassung und Optimierung: Durch die Größenanpassung von Widgets lässt sich ein maßgeschneidertes Dashboard-Layout erstellen, auf dem Sie wichtige Daten hervorheben, die Bildschirmnutzung maximieren und die Lesbarkeit der Informationen optimieren können.

Verbesserte Nutzererfahrung: Diese Anpassungsfunktion verbessert nicht nur die visuelle Attraktivität des Dashboards, sondern unterstützt auch eine effektivere Datenanalyse und Entscheidungsfindung, da Sie in der Lage sind, Ihren Arbeitsbereich nach eigenen spezifischen Anforderungen zu organisieren.

Tipp

Passen Sie Ihre Widget-Größen regelmäßig an, um sicherzustellen, dass die wichtigsten Informationen immer im Vordergrund stehen, wodurch ein schnellerer Zugang und bessere Dateneinblicke ermöglicht werden.

Dashboard-Fenster Widgets größenmäßig ändern

Dazu gehen Sie wie folgt vor:

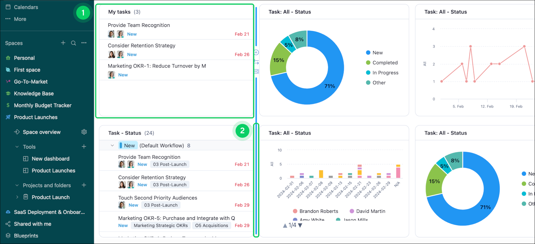
  1. Positionieren Sie den Cursor rechts neben dem Widget 1, dessen Größe Sie ändern möchten.

  2. Suchen Sie nach einer blau hervorgehobenen Linie, die neben dem Widget erscheint.

  3. Klicken Sie auf die blaue Linie 2 und halten Sie die Maustaste gedrückt.

  4. Ziehen Sie die blaue Linie nach links oder rechts, um die Breite des Widgets anzupassen.

  5. Sobald Sie die Breite wunschgemäß eingestellt haben, lassen Sie die Maustaste los.

  6. Alternativ können Sie den Cursor unter dem Widget 3 positionieren, dessen Größe Sie ändern möchten.

  7. Warten Sie, bis eine blau hervorgehobene Linie unter dem Widget erscheint.

  8. Klicken Sie auf die blaue Linie 4 und halten Sie die Maustaste gedrückt.

  9. Ziehen Sie die blaue Linie nach oben oder unten, um die Höhe des Widgets anzupassen.

  10. Sobald Sie die Höhe wunschgemäß eingestellt haben, lassen Sie die Maustaste los.

Adjust_widget_sheet_1.png
Adjust_widget_sheet_2.png
Oben