Alle Artikel

Instrumententafeln

TL;DR

Dashboards in Wrike bieten anpassbare Ansichten, um die Projektleistung und wichtige Kennzahlen nachzuverfolgen. Erstellen und organisieren Sie Widgets, analysieren Sie Daten aus mehreren Quellen und teilen Sie Erkenntnisse, um eine bessere Transparenz und fundierte Entscheidungen in Ihrer Arbeit zu unterstützen.

Tabelle 1. Verfügbarkeit — Legacy Tarife


Verfügbarkeit: Legacy Professional, Legacy Business, Legacy Enterprise.; Nichtverfügbarkeit: Legacy Free.;

Tabelle 2. Verfügbarkeit


Verfügbarkeit: Team, Business, Pinnacle, Apex. ; Nichtverfügbarkeit: Free;

Überblick

Instrumententafeln sind für alle Benutzer mit kostenpflichtigen Benutzerkonten verfügbar, außer für Mitarbeiter, Autoren und Betrachter.

Instrumententafeln bieten erweiterte Anpassungsmöglichkeiten für ein tieferes Verständnis von Projektkennzahlen und Aufgabenfortschritten.

Anpassbarkeit auf Knopfdruck: Verschiedene Diagramme als Widgets erstellen, anpassen und speichern, um personalisierte Ansichten für betriebliche und analytische Zwecke zu ermöglichen. Robuste Funktionen, um die Nutzerleistung zu steigern: Setzen Sie sich ein mit Funktionen wie Widget-Duplizierung, intuitive Organisation per Drag-and-drop, effektive Gruppierung, innovative Navigation und Erstellung öffentlicher Links.

Gesteigerte Analytik: Nutzen Sie umfassende Funktionen wie Datumsaufschlüsselungen, gleichzeitige Analyse mehrerer Metriken und detaillierte Freigabeberichte.

Diagramm-Ansicht Erweiterung: Eine spezialisierte Diagramm-Ansicht, die auf derselben Visualisierungs-Engine wie Instrumententafeln basiert, fokussiert sich auf die grafische Datenrepräsentation. Verfügbar auf Space-, Ordner- oder Projektebene, ergänzt es das Instrumententafel-Erlebnis, ohne Daten über Spaces hinweg zu aggregieren, eine Funktion, die einzigartig für Instrumententafeln ist.

Entscheidungsfindung stärken: Konzipiert, um den unterschiedlichen Benutzeranforderungen gerecht zu werden, erleichtern Instrumententafeln die erweiterte Entscheidungsfindung durch umfangreiche Anpassungsmöglichkeiten, Anpassungsfähigkeit und kollaborative Funktionalitäten, wodurch sichergestellt wird, dass Benutzer das volle Potenzial ihrer Projektdaten ausschöpfen können.

Instrumententafeln wurden entwickelt, um den unterschiedlichen Benutzeranforderungen gerecht zu werden und Entscheidungsprozesse durch Flexibilität, Anpassungsoptionen und kollaborative Funktionen zu verbessern. Zu den wichtigsten Highlights gehören:

  • Datenquelle: Daten können aus mehreren Speicherorten wie Ordnern, Projekten und Spaces abgerufen werden. Dazu benötigen Sie die erforderlichen Berechtigungen, um auf diese Speicherorte zuzugreifen. Mit anderen Worten, Sie benötigen einen direkten Zugriff auf diese Speicherorte, oder diese Ordner, Projekte und Spaces müssen mit Ihnen geteilt werden.

  • Layout-Optionen: Zum Organisieren von Daten, zum Bereitstellen von Sichtbarkeit oder zum Verschachteln können Sie je nach Bedarf zwischen einer flachen Liste oder einem hierarchischen Layout wählen.

  • Widget-Größenänderung: Widgets lassen sich in der Größe anpassen, je nachdem welche Präferenzen Sie haben oder wie viel Informationen dargestellt werden sollen.

  • Teilen von Dashboards: Beim Einrichten eines Dashboards wird dieses erst einmal privat und nur für den Ersteller sichtbar sein, bis es vom Ersteller geteilt wird und die Zusammenarbeit beginnt.

  • Hinzufügen neuer Felder: Neue Felder oder Datenpunkte können zu Widgets hinzugefügt werden, um eine Anpassung an sich ändernde Geschäftsanforderungen zu ermöglichen.

  • Gruppierungen: Die Gruppierungsfunktion hilft dabei, Daten innerhalb von Widgets zu organisieren und zu kategorisieren, was die Analyse und das Verständnis erleichtert.

  • Öffentliche Links: Jetzt kann ein Dashboard bequem über öffentliche Links außerhalb Ihres Teams, Tarifs oder sogar Ihres Unternehmens teilen. Personen mit dem Link können dieses Dashboard sehen, aber keine Elemente bearbeiten oder öffnen, um weitere Details zu sehen.

Notiz

Instrumententafeln haben nur Zugriff auf Felder und Datenelemente, die im Plan verfügbar sind, den die Kunden abonniert haben.

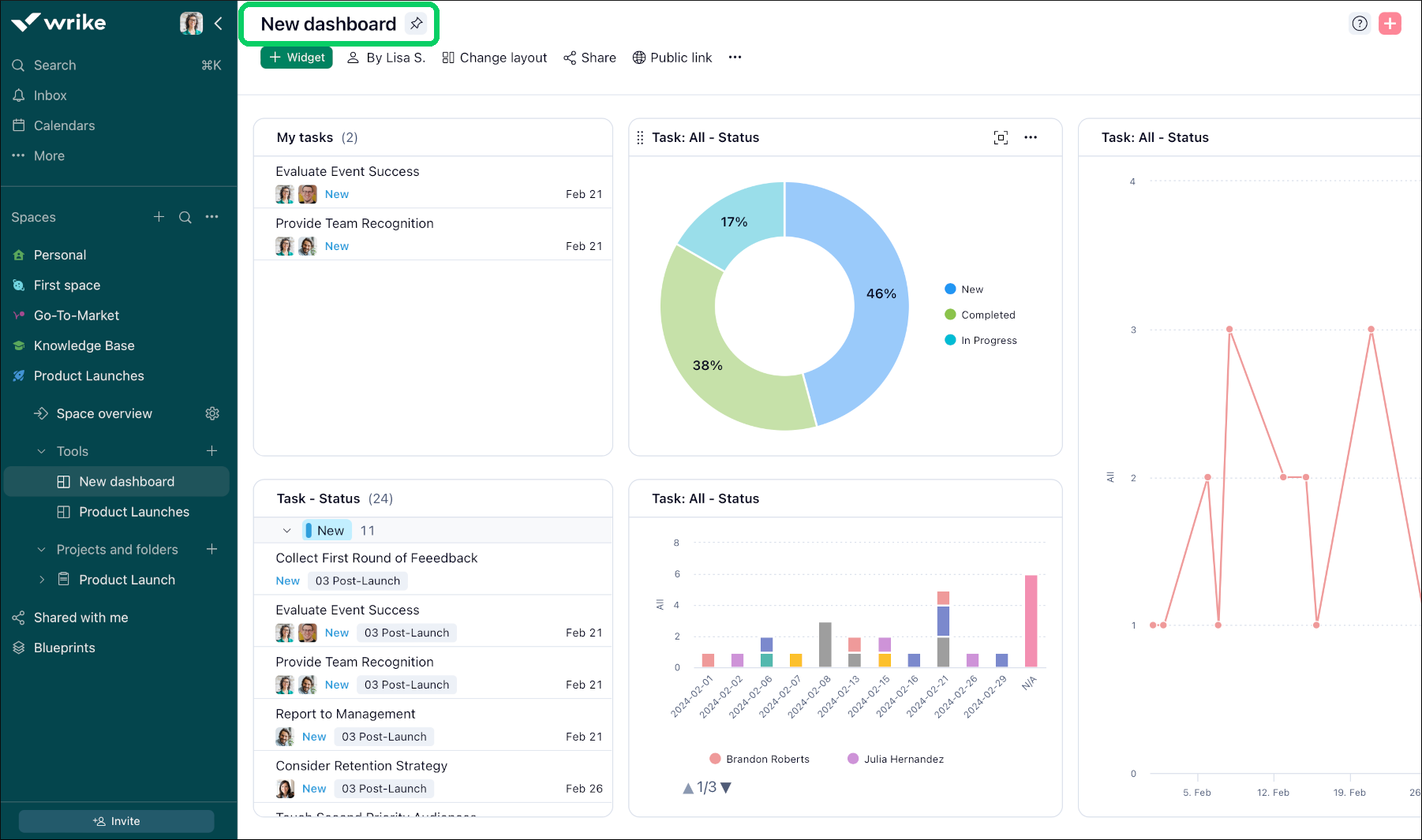
New_dashboard_Sheet_1_.png

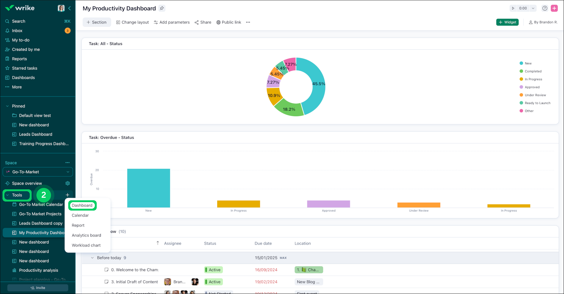
Zugriff auf Dashboards

Sie können über die Seitenleiste unter dem Button Mehr 1 auf Ihre Dashboards zugreifen. Ferner gehören alle Dashboards in Wrike zu einem bestimmten Space; der Zugriff darauf erfolgt somit auch unter Tools 2 in der Seitenleiste. Obwohl jede Instrumententafel nur zu einem einzigen Space gehören kann, können Instrumententafeln auch Daten aus beliebig vielen anderen Ordnern, Projekten oder Spaces enthalten.

Wenn Sie ein Space-Administrator sind, können Sie jetzt Instrumententafeln und Widgets in dem von Ihnen verwalteten Space erstellen. Wenn Sie kein Space-Administrator sind, können Sie Instrumententafeln anzeigen, die in Spaces erstellt wurden, auf die Sie Zugriff haben.

Access_dashboard_sheet_1.png
tools.png

FAQs

Wenn ich ein Dashboard teile, was können meine Teamkollegen sehen?

Geteilte Widgets auf der Basis von Account-weiten Aufgaben: Wenn ein Widget erstellt wird, das Aufgaben aus dem gesamten Benutzerkonto zusammenstellt, können Teammitglieder nur die Aufgaben anzeigen, die mit ihnen geteilt werden. Dadurch wird sichergestellt, dass das, was ein Nutzer sieht, von seinen Zugangsberechtigungen abhängt.

Widgets auf der Basis von nicht freigegebenen Ordnern: Wenn ein Widget so konfiguriert ist, dass Aufgaben aus einem Ordner angezeigt werden, der nicht für einen Nutzer freigegeben ist, wird dieses Widget für diesen Nutzer leer angezeigt. Dies gilt auch dann, wenn der Nutzer Zugriff auf einige Aufgaben oder Teilelemente innerhalb dieses Ordners hat.

Notiz

Überprüfen Sie immer die Einstellungen für das Teilen Ihrer Ordner und Aufgaben, um sicherzustellen, dass Ihre Instrumententafeln Ihren Teamkollegen die jeweils beabsichtigten Informationen anzeigt.

Wie viele Dashboards kann ich in meinem Account erstellen?

Nutzer:innen des Team Plans können in einem freigegebenen Space nur auf ein Dashboard zugreifen.

Business-Benutzer können bis zu 50 erstellen; Nutzer von Legacy Enterprise-, Pinnacle- und Apex-Konten können bis zu 200 erstellen. Diese Begrenzung gilt nur für die Dashboards, die Sie erstellen. Sie können auch auf zusätzliche Dashboards zugreifen, die von anderen Mitgliedern Ihres Accounts geteilt werden.

Ich habe ein benutzerdefiniertes Feld für Formeln, um die Dauer basierend auf der Formel [Fälligkeitsdatum] - [Startdatum] zu verfolgen. Warum unterscheiden sich die Werte in meinem benutzerdefinierten Dauer-Feld vom Dauer-Feld des Systems?

Das System-Feld „Dauer“ berechnet nur Arbeitstage, während ein benutzerdefiniertes Dauer-Feld Kalendertage einschließlich arbeitsfreier Tage wie Wochenenden, Feiertage usw. berücksichtigt.

Wie kann ich Teilaufgaben als eigenständige Aufgaben in einem Tabellen-Widget anzeigen?

Sie können alle Unteraufgaben separat im Widget anzeigen lassen, sodass bei Ihrer Überprüfung keine übersehen wird:

  • Klicken Sie in der oberen Ecke des Widgets auf das Drei-Punkte-Menü.

  • Wählen Sie im Dropdown-Menü die Option „Als flache Liste anzeigen“.

Tipp

Die Funktion „Als flache Liste anzeigen“ kann die Sichtbarkeit aller Aufgaben und Teilaufgaben erheblich verbessern, sodass Ihr Dashboard für die Aufgabenverwaltung und -verfolgung effektiver wird.

Was ist der nächste Schritt?

Oben