Все статьи

Создание календарей и слоев

Таблица 3. Доступность для пользователей старых планов


Доступно: старые планы Business, Enterprise.; Недоступно: старые планы Free, Professional.;

Таблица 4. Доступность


Доступно: Business, Enterprise, Pinnacle. ; Недоступно: Free, Team;

Обзор

Создавать календари и, по умолчанию, слои к ним могут обычные и внешние пользователи. В случае календарей с общим доступом роли доступа пользователей могут не позволять им создавать слои.

С помощью календарей вы можете следить за действиями, которые нужно выполнить, и сроками выполнения. Календари в Wrike состоят из слоев. Каждый слой отражает задачи или проекты в соответствии с фильтрами и другими параметрами, установленными вами при создании слоя.

Создание календарей

Calendars_-_Create_calendar.png
  1. Перейдите в раздел Календари.

  2. Далее:

    • Если это ваш первый календарь, нажмите Создать.

    • Если у вас уже есть календари, расширьте левую панель календаря и нажмите + Новый календарь 1.

  3. Введите название календаря 2 и укажите пространство, к которому он должен принадлежать 3. По умолчанию все новые календари принадлежат личному пространству, и они недоступны другим пользователям. Если вы выберете другое пространство, календарь автоматически станет доступен всем пользователям этого пространства.

    Примечание

    Календари можно добавлять лишь в те пространства, которые вы администрируете.

  4. Нажмите Создать 4.

Совет

Также календари можно создавать напрямую из соответствующего пространства с помощью раздела Инструменты.

Создание слоев календаря

Calendars_-_Create_layer.png
CreatingCalendars_CreateLayer_2.png
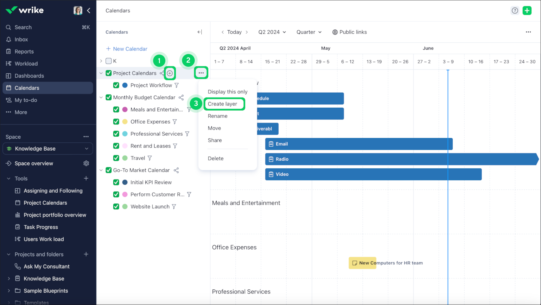
  1. Перейдите к календарю, в котором вы хотите добавить слой, и наведите курсор на название.

  2. Нажмите на появившуюся иконку + 1. Или можете действовать иначе: нажмите на кнопку меню с тремя точками 2 рядом с названием календаря или щелкните название календаря правой кнопкой мыши и выберите Создать слой в раскрывающемся меню 3.

  3. В открывшемся окне

    • Ввести название слоя 4.

    • Выберите тип слоя: классический, смарт-слой на основе задач или смарт-слой на основе проектов 5.

    • Для смарт-слоев: укажите, из каких папок, проектов или пространств следует брать задачи/проекты 6, нужно ли включать задачи/проекты из подпапок и подпроектов 7, а также используйте фильтры.

    • Выберите способ показа задач и проектов. Полосы задач или проектов будут отражать или длительность, или только срок выполнения 9.

  4. Нажмите Сохранить 10.

Вы создали слой календаря.

Вопросы и ответы

Сколько у меня может быть календарей?

Число календарей, которые вы можете создать, не ограничено. Также не ограничено число календарей, к которым вы можете получить доступ.

Можно ли создавать слои на основе нескольких папок, проектов и пространств?

Да. При создании классических слоев вы вручную выбираете задачи из любых местоположений. При создании смарт-слоев вы можете выбрать несколько источников.

Верх